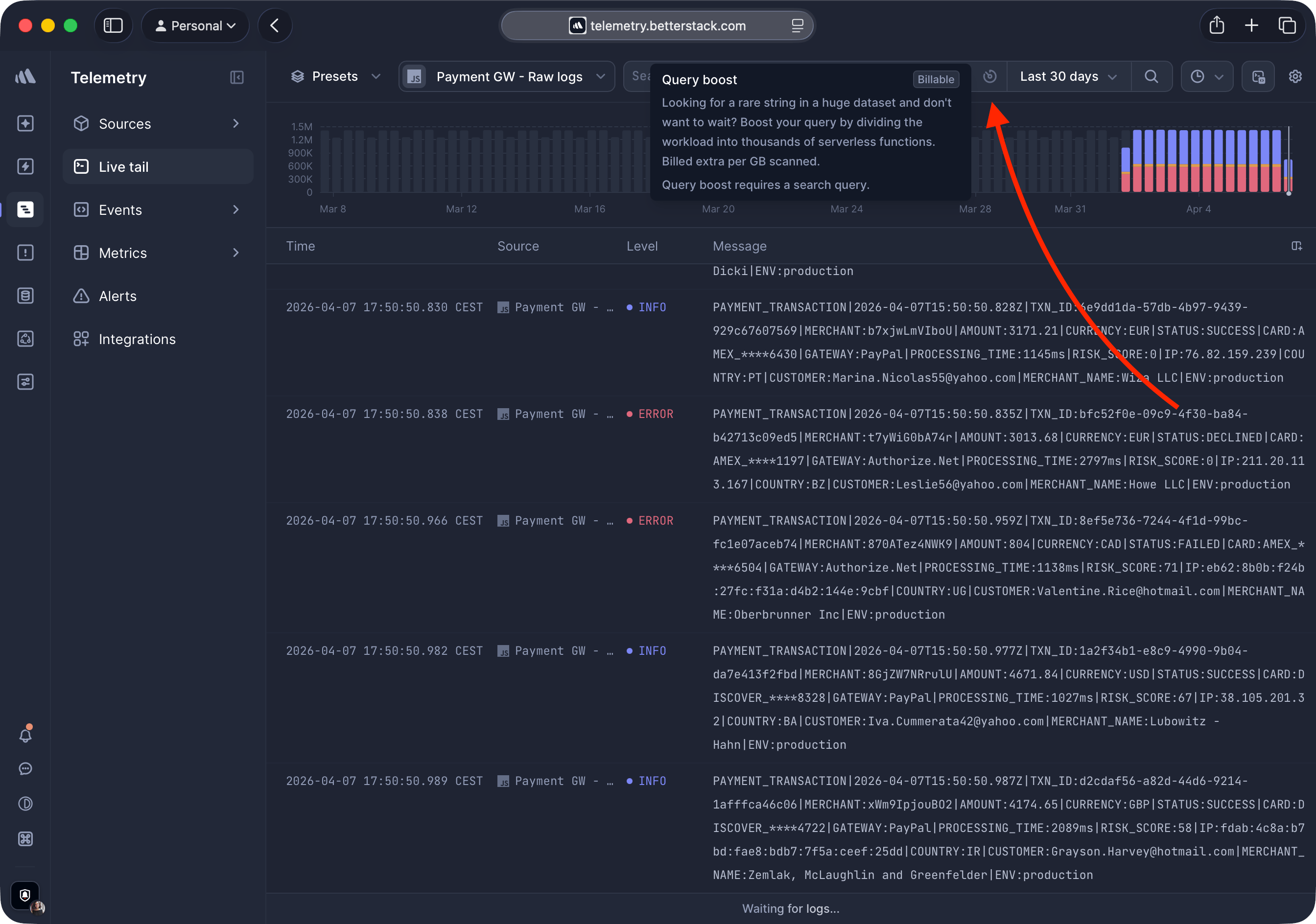
Query boost

Search through terabytes of logs and traces instantly by parallelizing your query across thousands of serverless functions.

What is Query boost?

Looking for a rare string in a huge dataset and don't want to wait?

Query boost divides your search workload across thousands of serverless functions, scanning the entire selected date range at once instead of scrolling sequentially.

It's ideal for finding needle-in-a-haystack matches across large volumes of data where a normal Live tail search would take too long.

Query boost is billed per GB scanned. The cost is based on the total data volume processed, not the number of results returned. See Pricing for details.

Using Query boost

Step 1: Open Live tail

Navigate to Live tail, select your source, and enter a search query in the search bar.

Step 2: Enable Query boost

Click the Query boost icon at the end of the search bar. The icon turns blue when Query boost is active.

Query boost button in the search bar

Step 3: Review results

Results stream in as serverless functions complete their portion of the scan. When the search finishes, all matching results appear sorted by timestamp across your entire date range.

Query boost results

When to use Query boost

  • Searching for a rare string across a large time range.
  • Normal Live tail scrolling would take too long.
  • You need results from the entire date range, not just recent data.

Query boost is not available when

  • No search query is entered.
  • A source with a custom S3 bucket is selected.
  • Your Query boost quota for the current billing period has been exceeded.

Need help?

Running into issues with Query boost or have questions about billing?

  1. Try adjusting your time range or query to reduce the data volume scanned.
  2. Let us know at hello@betterstack.com. We're happy to help.