Releases

The Releases tab lets you see what version of your application introduced a specific error. This is crucial for understanding when bugs were introduced and for quickly identifying the impact of new deployments.

Use the SDK to report a release

  • When your SDK detects a new release (version), it automatically sends this information to Better Stack.
  • Releases are identified by a version number or reference (e.g., "v1.2.3").
  • Each release tracks when it was first and last seen.
  • Errors are automatically associated with the release in which they occurred.

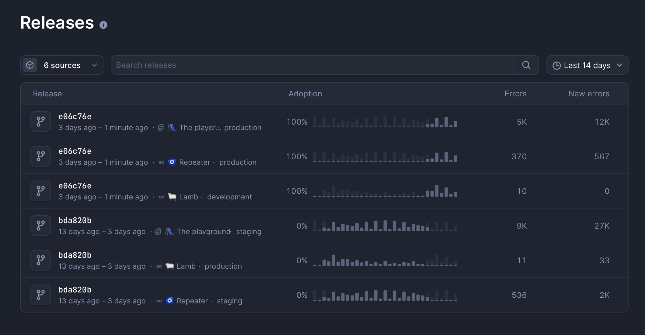
CleanShot 2025-11-07 at 5 .32.18.png

Exploring releases

  • View a paginated list of all releases in Errors -> Releases.
  • Filter releases by date range for historical analysis.
  • Click a release to see its detail page, which includes:
    • An error frequency histogram for that specific release.
    • A list of all exceptions that occurred in that release.
    • Environment information showing where that release ran.
  • Navigate back to the main errors list, filtered for a specific release.
  • See breadcrumbs showing the release context within error details.