💡 New to synthetic monitoring? Explore the basics in: What is synthetic monitoring?
22 Tools for Synthetic Monitoring (Tried & Tested)
Looking for a list of the best synthetic monitoring tools? Then look no further.
Since synthetic monitoring consists of monitoring for:
- Availability (with availability or uptime monitoring)
- Performance (with real-browser monitoring)
- Function (with transaction monitoring)
We grouped the tools into two main categories:
Availability monitoring tools: For teams and indie hackers looking to get the most vital functions like uptime, SSL certificate, and ping checks.
Real-browser and transaction monitoring tools: Tools focused on simulating perceived user experience on a given website using a specific device or browser. And tools for checking common user paths like signups, user logins, or payment confirmations. We have grouped those two together because tools that have real-browser monitoring usually include transaction monitoring as well.
To make this list complete, we have included tools in these categories as well:
Open-source monitoring tools: Simple and advanced tools that can be self-hosted and customized to a great extent.
Incident management and On-call tools: For teams that need advanced alerting and incident management not-offered by regular monitoring tools.
Status page tools: Used to communicate website downtime and incidents to users, clients, or internal teams on a dedicated page.
Sidenote: Several of the mentioned tools have multiple functionalities. For example, offer both real-browser monitoring and availability monitoring. In those cases, we have put them into the category based on what we thought the tool is most suited for.
What didn't make the list?
We didn't include APM: Application Performance Monitoring (Application Performance Management) and RUM: Real User Monitoring tools.
An APM tool is a excellent addition to a monitoring stack, giving insights into errors, traces, and key transactions. However, it can be replaced by dedicated logging, bug tracking, or observability tools depending on the specific problem one is trying to solve. Since they are not essential in solving the monitoring challenge, we have left them out of this selection. However, if you are interested in further resources about APM, read our list of best APM tools.
RUM tools are by definition not synthetic monitoring tools. While synthetic monitoring is called an active monitoring solution as it runs automated tests at a pre-defined frequency. RUM is considered a passive monitoring solution, meaning it needs real users to initiate the test.
In brief, synthetic monitoring is simulating user experience by sending automated requests from a robot client, while RUM is monitoring the experience of real users on the website. For RUM tool reviews see 28 Best Website Monitoring Tools (Tried & Tested).
Availability monitoring tools
Also called uptime monitoring tools - they alert you when your website goes down.
⚙️ What does availability monitoring include?
Availability monitoring checks the availability (accessibility) of a given service. The main forms of availability monitoring include:
- Uptime monitoring checks the availability of a given URL by sending automated requests and looking for a 200 OK response code.
- Ping monitoring checks the availability of any given endpoint by sending a simple ping request. An example is pinging a server to ensure that it is reachable.
- SSL certificate monitoring checks the validity of websites’ security certificates. This prevents situations when Google shows security warnings to users accessing sites without valid SSL certificates.
- API monitoring checks API functionality by sending requests and testing whether they are provided with correct responses - either a success code or a specific data.
- DNS monitoring checks that the Domain Name System (DNS) is configured correctly. This often helps to discover many hacker attacks early.
Other commonly used methods include TCP/UDP port monitoring, domain expiration monitoring and more.
Recommended reading: Better Stack: Monitoring Guide
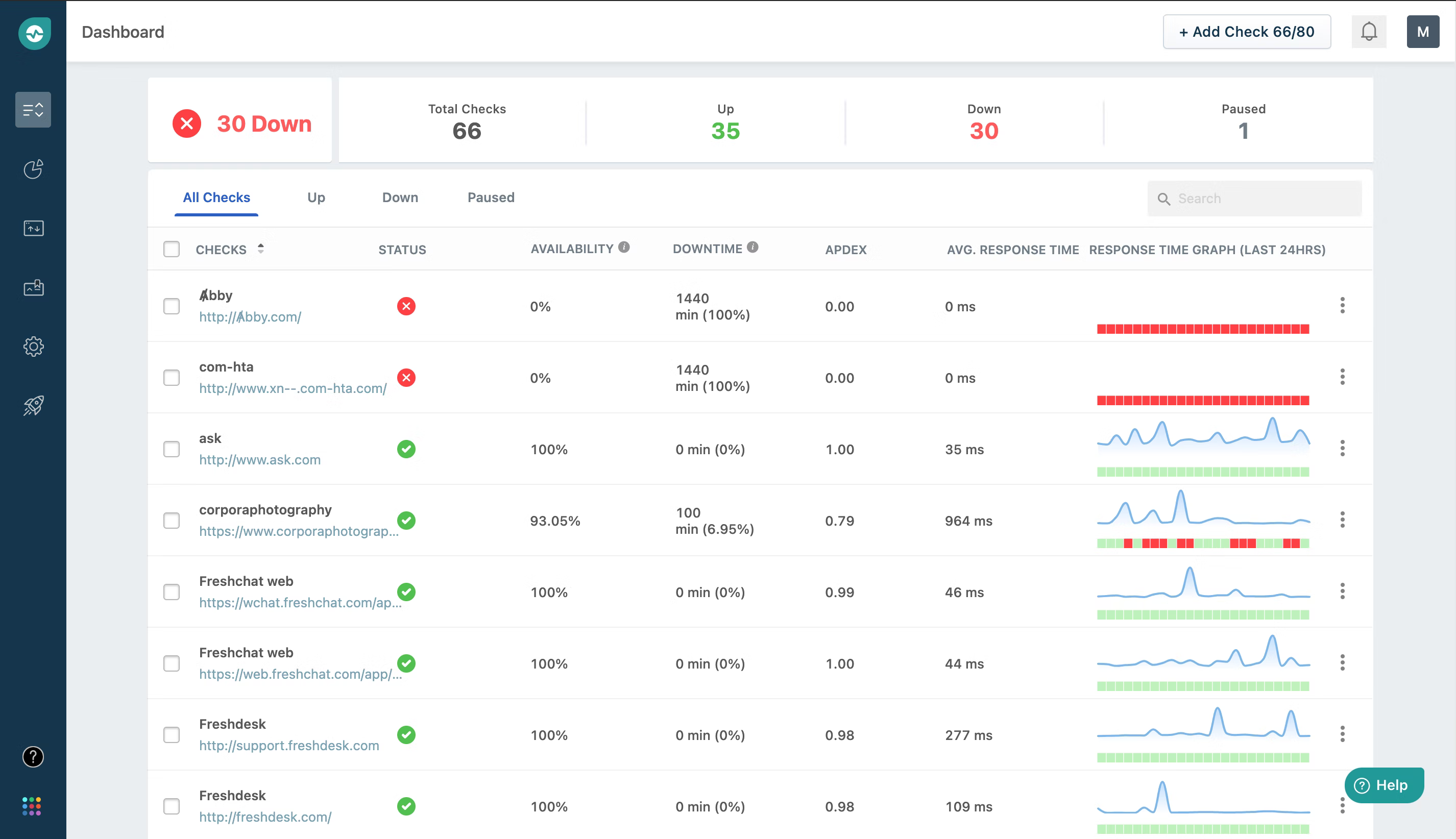
1. Better Stack
Better Stack is a tool that offers availability monitoring, incident management, and status pages in one product.
Synthetic monitoring options includes basic uptime and keyword checks, as well as SSL, ping, port, and DNS checks.
Better Stack alerts have screenshots, responses, and incident timelines for better debugging.
Alerting options include unlimited phone and SMS alerts on paid plans as well as E-mail, Slack, Microsoft Teams, and other 1-click integrations.
2. Uptime robot
Most known uptime monitoring solution, which has been around for years.
It’s a basic tool for uptime monitoring that also includes SSL and ping checks. Recently they have also added status page functionality.
Alerting is the main limiting factor with only 20 SMS or phone calls on the first tier of their paid plan.
Their free plan has 5-min checks and 1 status page, which is suitable for smaller indie hacker projects.
3. Updown
Great project of a french indie hacker, with pay per request model. You can select a number of websites, check frequency and immediately see the price you will pay.
Offers all availability monitoring options and a hosted status page.
Also accepts cryptocurrency alongside regular methods as a mode of payment.
4. Freshping
Freshping synthetic monitoring offers basic availability monitoring together with SSL and DNS checks.
No phone calls and SMS alerts are included, however they can be set up via Twilio integration.
It’s a part of Freshworks company offering different sales, ticketing and support software tools, and therefore bulk pricing might be available.
5. StatusCake
StatusCake synthetics offers basic availability monitoring as well as insights into page speeds.
Status page is also offered, however only as an addon and not within the regular plans.
Alerting includes SMS credits and emails. Phone call alerting is available via 3rd party integrations.
Real-browser and transaction monitoring tools
These tools give you visibility into the perceived user experience and valuable user actions on a given website.
🖥 How does real-browser monitoring work?
It checks the website not by sending an automated HTTP request as a regular uptime monitoring tool would, but by emulating a browser window and checking a website from it.
This way the website loads all its elements exactly how a regular user would see it. Because of this, it’s also called real browser monitoring or mobile website monitoring (when simulating screen sizes of specific mobile devices).
💳 How does transaction monitoring work?
Transaction monitoring is a more complex version of real-browser monitoring. It simulates a multiple steps users take to achieve a specific action.
For example, to sign in, user will:
- Go to the homepage URL
- Click on the sign-in button
- Fill in the username field
- Fill in the password field
- Click on the sign-in button
Transaction monitor simulates this path (typically with Selenium) and if pre-set time threshold time is breached for any of the actions it sends an alert.
6. Checklyhq
Using Puppeteer and Playwright frameworks ChecklyHQ offers reliable workflow monitoring. Currently, only the Google Chrome browser is available for browser and transaction checks.
On top of browser simulating transaction monitoring an option to include error traces is available.
Overall a very nicely designed product with a modern look and easy-to-integrate alerting.
7. Uptrends
Uptrends offers monitoring from Chrome, Firefox, and Internet Explorer browser. It also has one of the best selections of worldwide monitoring locations (IPs): 229.
Uptrends offers availability monitoring and a basic status page and RUM together with browser and transaction checks.
There is no free plan available. Priced plans are based on the number of monitors used.
8. Dotcom-Monitor
Dotcom-monitor has both browser and transaction monitoring capabilities. Compared to others, it offers auto-generation of Google Lighthouse reports.
There is no free plan available. Pricing is quite complex based on what synthetic monitors are used and how.
9. Pingdom
An established tool from SolarWinds, it offers both transaction monitoring as well as availability checks.
There is no free option available and the synthetic monitoring pricing is based on number of transaction or uptime monitors.
10. Site24x7
Site24x7 offers the whole monitoring toolbox. From availability, real-browser and transaction monitoring to server, cloud and APM.
The UX is not the most modern, but there is all the functionality one could need.
Pricing is based on number of monitors and all plans are paid annually.
11. Uptimia
Uptimia offers all availability, real-browser and transaction monitoring. It’s a cheaper alternative to the most popular tools.
Open-source monitoring tools
Simple and advanced tools that can be self-hosted and customized to a great extent.
12. Upptime
Upptime is a GitHub-powered open-source synthetic monitor and status page manager. It uses GitHub actions, which allows a minimum interval of 5 minutes, which explains its monitoring frequency.
Upptime automatically opens a new issue in your GitHub repo. You can edit this repo and add additional information about the outage, including the root-cause analysis.
Recommended reading: Best open-source monitoring tools
13. Uptime kuma
Uptime Kuma is a self-hosted synthetic monitoring tool with a UI that feels a lot like Uptime Robot.
It offers integration with more than 70 notification services, including Telegram, Discord, Slack, Email, and more. Uptime Kuma does not have a website. However, everything you need can be found on Github.
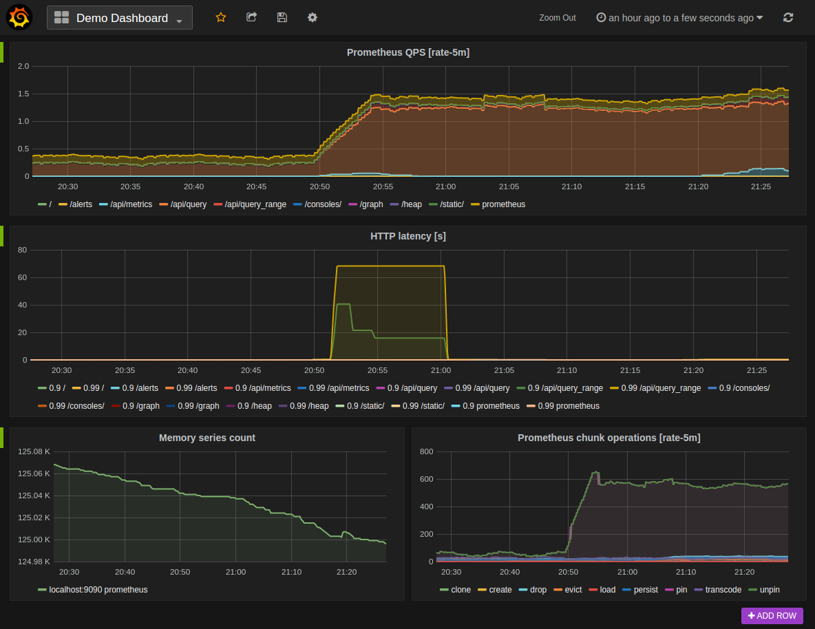
14. Prometheus
Probably the most popular open-source monitoring tool - having over 42k stars on GitHub.
It has all the monitoring functionalities imaginable (from uptime to server or container monitoring) and offers wide customization opportunities and integrations. Especially when it comes to visualizations with Grafana - an open-source visualization tool with over 49k stars on GitHub.
Prometheus has a built-in alert manager that handles basic on-call alerting. However, for more options a dedicated incident management tool (mentioned below) is recommended.
Recommended reading: Monitoring linux servers with Prometheus
15. Zabbix
Zabbix is an enterprise-build solution allowing you to monitor networks, servers, cloud, logs, databases, apps, and yes, websites.
Although powerful, it’s one of the tools that require a lot of learning. Its UX is very basic and honestly quite dated.
Incident management and On-call tools
These tools work in tandem with purely synthetic monitoring tools, offering advanced alerting options and on-call schedules.
Once a monitoring tool spots an incident, it sends the alert to the incident management tool, which then decides who, how and when is someone (or everyone) alerted. For example, it can hold off a low-priority alert till the morning and then send a Slack message or immediately call the whole team in case of a severe incident.
🔔 What is incident management?
It’s the process used by the developer teams to respond to system failures (incidents) and restore normal service operations as quickly as possible. It can be broken down into four main parts:
- Monitoring: detecting incidents, usually via monitoring tools
- Communication: communicating incidents, usually via status page
- Resolution: working on resolving incidents, usually via incident management tools
- Learning: learning from incidents, by writing postmortem, usually via incident management tools
What is on-call?
On-call calendar is a set of scheduled duties that define which team member is responsible for incoming incident alerts. Being on-call means that you are the first person that will receive an alert when something goes wrong.
Recommended reading: What Is Incident Management? Beginner’s Guide and How to Create a Developer-Friendly On-Call Schedule in 7 steps
16. Pagerduty
Pagerduty is an established tool offering all the main capabilities an incident management tool needs:
- Customizable on-call scheduling
- Many alerting options
- Incident lifecycle for collaboration
- Plentiful integrations
It has probably all the functionality anyone could ever need, however, it’s compensated with more complex maintenance and the time it takes to onboard and learn.
Recommended reading: Pagerduty vs Opsgenie, side-by-side comparison
17. Better Stack: Incident Management
Better Stack combines incident management, synthetic monitoring, and status pages into a single product.
On top of regular on-call scheduling capabilities and alerting, Better Stack offers an easy importing and exporting of on-call calendars to and from Google and Microsoft calendar.
Better Stack's incident dashboard has a timeline where team members can be tagged with @ like in Slack and easily collaborate on any ongoing incidents.
18. Opsgenie
A very similar tool to Pagerduty, with a slightly more modern design.
It’s a part of the Atlassian family of products, allowing for easy integrations of Trello and Jira as well as a unified Atlassian login.
Recommended reading: Pagerduty vs Opsgenie, side-by-side comparison
19. VictorOps (now Splunk on-call)
Splunk on-call is an enterprise-focused tool, with all imaginable incident management capabilities.
Status page tools
Once a monitoring solution spots an issue it’s necessary to communicate it both internally to other teams (especially support) and externally to customers. Status page tools automate this process.
📣 Why use a status page?
The 4 main benefits of using a status page are:
- Saving customer support resources: by reducing customer support tickets during incidents
- Saving IT resources: by automating the incident communication process
- Saving business resources: by aligning operations to accommodate for incidents
- Supporting marketing and sales: by building trust with current and potential customers
Recommended reading: What is a status page?
20. Better Stack: Status page
Better Stack Status pages are seamlessly integrated with synthetic monitoring and incident management.
Once a monitor is created it can be added with one click to the status page. Any incidents can be then automatically shown on the status page.
Both private (password-protected) and public status pages are available.
Custom domain status pages are available even on the free plans.
21. Atlassian status page
Statuspage made by Atlassian is the main player on the status page market.
It offers a great selection of various integrations. Since all status changes need to be set up via integrations, almost all monitoring providers are available.
There are also great customer success integrations like Intercom allowing for live chat directly on the status page.
Be aware of the pricing that is based on subscribers.
Recommended reading: 7 best status page examples in 2026
22. Cachet (open-source)
Built on Bootstrap 3, Cachet offers responsive status pages that work well on any device.
A great benefit to anyone looking for extra security is that Cachet offers two-factor authentication, which is compatible with the Google Authenticator app.
Recommended reading: Best open-source status page tools
Final thoughts
As you could see, picking the right synthetic monitoring tool depends mainly on the desired functionality you want to get out of it.
I would recommend writing down the things you really want to monitor and then finding a solution to accommodate those needs. It’s tempting to go with a powerful solution because it has all the features. But it’s often the case that most of such features are never used and just result in more complex management, longer onboarding, and a higher price tag.
There are plenty of amazing tools around, so explore and pick the one that’s the most right for you.
-
10 Best Cron Job Monitoring Tools in 2026
Cron jobs are a programmer's helper in the automation of repetitive yet critical tasks in the life cycle of every program. That's why they should work as they are expected to. However, we know, that flawless program runs and fairies live in the same realm, and in order to keep the magic alive, we need to check our cron jobs on a regular basis. That is achievable with cron job monitoring.
Comparisons -
28 Best Website Monitoring Tools (Tried & Tested)
This is a list of the 28 best website monitoring tools. How do we know? Because we tried and tested them.
Comparisons -
What Is Synthetic Monitoring? Beginner’s Guide
Learn what is synthetic monitoring, how does it work, what are the benefits and drawbacks and how to set it up.
Guides -
What is Uptime Monitoring?
Learn what is uptime monitoring, how does it work, what are the benefits and drawbacks and how to set it up.
Guides