10 Best Server Monitoring Tools for 2026 (And 3 Open-source Options)
Uptime, requests per second, thread count, and more. There are loads of virtual metrics that you could monitor to optimize the performance of your server.
How? With a server monitoring tool, of course. Here’s a list of 10 of the best server monitoring tools on the market today.
What Server Metrics Should You Monitor?
Unsure where to start? Here’s a quick list of 8 of the most useful server metrics to monitor.
1. Uptime
Uptime is potentially the most crucial of all metrics to monitor. After all, if your server is down, then there isn’t much else you can do. Uptime measures how long your server has been running on a percentage scale. No server is going to be 100% perfect, but the closer to 100 you get, the better. Anything less than 99% is something to take notice of.
2. Requests per second (RPS)
Your server’s job is to receive and process requests. If it gets flooded with too many requests, performance can slow down and the end user will suffer. Evaluating RPS can give you better insight into how many requests your server can handle.
3. Error rates
Error rate is calculated based on the number of requests that fail or have no response. Tracking the number of error codes coming from your HTTP server can provide valuable insight into your app’s issues and malfunctions. In turn, DevOps teams can assess the situations and fix the issues more efficiently.
Keep in mind that errors are going to pop up no matter what you do. Setting up alerts for 5xx HTTP error codes is a good precaution, as it can help you minimize problems that may occur before they impact the end user.
4. Thread count
You can assess the server load by tracking the thread count, which gives the the total number of requests being given at one specific time.
A decent number of servers are configured to limit threads per process. If the thread count passes said limit, the requests are put on hold until there’s more space available. As you can imagine, this puts a strain on the system and can result in slow processing times.
Thread count can also be a performance indicator. If your application is generating too many threads, you could have an error spike.
5. System performance metrics
If you’re experiencing some bottleneck issues, the system itself might be to blame. There are a few system-level performance metrics that are worth tracking:
- CPU - Understanding the usage of your server's CPU is essential. If its usage peaks way too often and for longer periods, you are looking for trouble
- RAM - If the server monitor discovers that your server is reaching the memory limit, it is a good time to look for an upgrade or add more RAM
- Disk Storage - Your system needs enough space; if you run out of space, your system will certainly crash
6. Average response time (ART)
ART measures the time between requests and responses. Tracking this gives you the average amount of time the application takes to respond to the server. A low average response time typically means that the application is performing at acceptable speeds, meaning that the end user is having a positive experience.
7. Peak response time (PRT)
In addition to ART (above), peak response time (PRT) should be monitored in order to truly understand response time. The PRT metric is responsible for measuring the length of request/response cycles within the monitoring period.
A good example of how ART and PRT work together is if the ART metric is under 1 second, but the PRT metric is significantly higher. This indicates that one request took longer than the others, which could point to an anomaly. If both ART and PRT are high, you have a server problem.
8. Security metrics
Monitoring modifications to files, changes in the system, or access to sensitive resources can produce awareness of intrusion or vulnerable points in your system.
Truthfully, servers have so much going on at one time that it can be easy to miss any signs of a breach. Monitoring server logs, application logs, and security devices allows system admins to spot patterns of problems or errors to help keep the infrastructure safe and secure.
Top 10 Server Monitoring Tools and Software in 2026
Now that we’re all on the same page, it’s time to look at the top 10 server monitoring tools that you can sign up for and utilize right now.
1. Better Stack
Better Stack allows you to query your logs in the same way you would query your database, using SQL-compatible structured log management. By offering integrations with stacks like Kubernetes, Heroku, Logstash, Rails, Docker, AWS, and more, you have a wide range of options for monitoring.
Thanks to our custom-built technology based on ClickHouse, you can efficiently work with your logs, using them to extract valuable metrics, all while saving on costs (see Nginx example at the top).
Better Stack effortlessly searches through petabytes of logs within moments and is ready to sound an alarm if any anomalies, presence, or absence are detected. With multiple integrations with various DevOps tools, Better Stack provides a reliable log monitoring solution.
The collected data is visualized using Grafana, ensuring even more efficient information management. Enhanced security is one of the primary benefits of log monitoring, and Better Stack itself is one of the most secure tools available. We adhere to industry-standard best practices and exclusively collaborate with data centers compliant with DIN ISO/IEC 27001 certifications, ensuring the safety of your data during both transit and storage.
🌟 Key Features
- Server monitoring
- Log management
- Comprehensive observability dashboards
- Uptime monitoring
- API monitoring
- Incident management
➕ Pros
- Uses ClickHouse , which allows it to work more efficiently and thus save funds
- Incident Management and Status Pages built-in
- On-call scheduling
- Dozens of integrations with popular tools like Slack
➖ Cons
- Not considered a full-stack observability solution
- Not yet as feature-rich as some of the larger, much older platforms in the space
💲 Pricing
Better Stack Uptime is available for free as part of our basic monitoring and incident management package.
Our premium Logs packages start at only $25 per month and include a 30GB data allowance with a 15-day retention period.
Similarly, our premium Uptime packages also begin at just $25 per month, offering features like 50 monitors, 5 status pages, and built-in incident management.
Want to see more? You can check out our full range of packages by visiting the pricing page
2. Datadog
Datadog's server monitoring solution allows you to collect, correlate, and monitor servers alongside data from the rest of your stack. Thanks to their full-stack monitoring tool, you can unify your server monitoring with correlated metrics, traces, and logs, allowing you to investigate server issues down to the individual host level, identify hidden sources of latency, and visualize server metrics.
Datadog allows you to monitor both cloud-based and physical machine servers. You can set conditional alerts to reduce alert fatigue caused by noisy hosts. All this while capturing server status in somewhat beautiful dashboards for all stakeholders to see.
Datadog offers more than 450 key integrations, including AWS, Docker, and Azure which proves it to be a versatile partner when it comes to server monitoring.
🌟 Key features
- Infrastructure monitoring
- Log management
- Synthetic monitoring
- Real user monitoring
- APM
- SIEM
➕ Pros
- Physical machine and cloud-based server monitoring
- Hundreds of integrations
- 20+ individual solutions
➖ Cons
- Very expensive
- Not ideal for small to medium-sized businesses
💲 Pricing
Datadog has over 20 individual solutions, each with its own price. They offer tons of helpful tools, but it would take a while to go through each of their offers. However, there are a few of their solutions that we will mention here:
- Infrastructure monitoring starts at $15 per host per month
- Log management starts at $0.10 per ingested GB and $1.70 per million log events per month
- APM starts at $31 per host per month
- SIEM starts at $5 per million analyzed events
- Real user monitoring (RUM) starts at $1.50 per 1,000 sessions per month
- Synthetic monitoring starts at $5 per 10,000 API runs and $12 per 1,000 browser runs
3. Server and Application Monitor - SAM
SolarWinds is one of the biggest players in the monitoring market, and their 1200+ integrations for performance monitoring only prove that to be true. Server and Application Monitor (SAM) is designed to unify multiple monitoring solutions under one roof.
SAM includes hundreds of out-of-the-box templates to monitor server and application performance and the ability to display both real-time and historical trends, helping you to better understand how your server performs in time.
That said, one of the biggest problems with SAM and SolarWinds in general is that it’s not really a unified solution. SolarWinds offers a multitude of solutions in the observability space, but they’re all under separate URLs. You can still correlate and synchronize between the solutions, but it doesn’t come with its headaches.
🌟 Key features
- Server monitoring
- Application monitoring
➕ Pros
- Server Capacity Planning
- Custom App Monitoring
- Application Dependency Mapping
➖ Cons
- User reviews complain primarily about the UI being confusing
- The same reviews complain about poor customer support
- SolarWinds’ tools aren’t unified
💲 Pricing
SolarWinds offers 2 pricing options for Server Application Monitoring: perpetual and subscription-based. The perpetual licensing starts at $1,813 but can go up considerably depending on your specific requirements.
The subscription-based plan doesn’t offer an exact price, but they do mention that it is considerably cheaper. The only downside to this route is that you lose all rights to SAM the second your subscription expires.
4. PRTG
Paessler's PRTG offers a solution to Mail, Web, Database, and Virtual servers in one tool. PRTG's sensors measure given values and inform you in real time about any anomalies, dangers, or failures with precision. PRTG offers a central monitoring tool for servers and the entire network, allowing you to overview your whole infrastructure via one app, resulting in good funds management.
PRTG is great at providing an overview of multiple systems in one place. This helps greatly in reducing alert fatigue, eliminating the need for numerous alerts from multiple sources or having to view multiple different screens in one session.
🌟 Key features
- Server monitoring
- Network monitoring
➕ Pros
- Easy setup
- Easy to connect additional agentless monitors
- Offers a pay-per-feature licensing option
➖ Cons
- Windows-based. Causes issues with Linux
- Can be expensive for larger networks
💲 Pricing
PRTG offers a few solutions with various offers. What we are looking at here, specifically, is PRTG Network Monitoring.
For this solution, there are 5 different pricing options, each depending on the size of your environment.
At the cheapest, PRTG 500 will cost you $1,899 per license. With this option, you can monitor up to 500 different aspects of your devices in your network. This usually equates to about 50 different devices.
PRTG 1000 is the next step up, and it costs $3,599 per license. This allows you to monitor up to 1,000 different aspects, usually good enough for about 100 devices.
Next, we have PRTG 2500, which is $7,399 per license. This covers 2,500 different aspects or 250 devices.
After that, PRTG 5000 comes out to be $12,999 per license. With 5,000 different aspects to monitor, this package covers roughly 500 devices.
Finally, you have what they call PRTG XL. This is their biggest and most expensive offer, coming out to be $16,899 per license. This covers 10,000 different aspects or 1,000 devices.
5. LogicMonitor
LogicMonitor offers a very competitive monitoring solution that allows you to rapidly deploy and optimize your servers. They pride themselves on being a tool that comes with all the complexity of the big names in the industry, just minus the configuration nightmare.
You can monitor the health, performance, and utilization of your server with what they call LM Envision. Essentially this is LogicMonitor’s SaaS-based monitoring platform. It’s lightweight, agentless, and automatically detects, monitors, and alerts on important metrics like CPU, memory, and disk usage.
LogicMonitor gives you impressive visibility into your SQL infrastructure and provides valuable insight for best practice alerts and thresholds. Doing so can help you pinpoint slow SQL queries, overwhelmed resources, and database events.
🌟 Key features
- Infrastructure monitoring
- Cloud monitoring
- Digital experience monitoring
➕ Pros
- Lightweight
- Agent and agentless monitoring
- Easily customized modules
- Granular data and metrics
➖ Cons
- Pricing is not transparent
- User reviews complain about some difficulties setting up alerts
- User reviews complain about some errors in SNMP connectivity
💲 Pricing
While LogicMonitor has not always made its pricing information available online, this was probably a very deliberate choice. It's expensive!
We won't go into details for every product they offer, but it's worth noting that infrastructure monitoring, which includes servers, begins at $22 per resource per month. For organizations with multiple data sources in their stack, this can really put a dent in the wallet.
6. Dynatrace
Dynatrace is a monitoring tool able to monitor metrics suitable for most of the server monitoring demands. Dynatrace offers an all-in-one platform for full-stack monitoring and out-of-the-box insights into your infrastructure. Advanced observability is available at scale for all infrastructure and is fully automatic. Dynatrace collects data from the cloud, hybrid, containers, VMs, networks, servers, storage, and many more.
Thanks to advanced observability across PaaS and container technologies like AWS, Azure, Kubernetes, or Cloud Foundry, you gain access to process detection and resource utilization, network usage, and performance, and log monitoring. Or you can use it to hold your partners accountable and verify their SLAs by third-party data and event monitoring integration.
One of the things that Dynatrace boasts about is the ability for the user to get started and begin monitoring server metrics within 5 minutes. Dynatrace is capable of showing you your server’s CPU, network, and memory health down to the processing level within 5 minutes of you signing up.
All that said, bear in mind that Dynatrace's complexity comes with a price, and fully plunging into how it works takes time.
🌟 Key features
- Full-stack observability
- Infrastructure monitoring
- Application security
- Real user monitoring
- Synthetic monitoring
- Log management and analytics
➕ Pros
- Full-stack monitoring capabilities
- Extremely feature-rich
- AI-powered
➖ Cons
- Very expensive, especially at scale
- User reviews complain about false signals with alerts
- User reviews complain about having to go through multiple rounds of debugging
💲 Pricing
There’s no way around it, Dynatrace is expensive. Because of the size of the solution and its extensive capabilities, users are somewhat forced to pay for the power and features that Dynatrace boasts about.
For example, with Infrastructure monitoring, they charge $0.04 per hour for any size host. That seems relatively small, but when you do the math, each host is quite expensive month-to-month. ($0.04 x 24) x 30 = $28.80 per host.
7. New Relic
New Relic's infrastructure monitoring solution offers you to observe your whole architecture from one place. Part of their new products emphasizes efficiency achieved by cloud, on-premises, virtual machines, or containers managed by Kubernetes.
Using infrastructure monitoring, you can monitor most of the server monitoring metrics, events, and logs and get a headstart in case of any problem. Their partnership with Pixie is also worth mentioning since it significantly improves its capacity to monitor Kubernetes applications.
With New Relic, you can look at CPU and memory usage for all hosts, containers, and VMs within APM. This allows you to get a bigger picture of the performance of all resources, and pinpoint under-provisioned areas.
🌟 Key features
- Full stack monitoring
- Infrastructure monitoring
- Real user monitoring
- Synthetic monitoring
- Serverless monitoring
- Log management
➕ Pros
- Massive list of integrations
- Dynamic reporting
- Lightweight and consumes very few server resources
➖ Cons
- Expensive, per-seat pricing
- User reviews complain about inaccurate data
- User reviews complain about the platform being overwhelming
💲 Pricing
New Relic claims to have transparent pricing, but it is the exact opposite. Instead of giving a transparent, upfront cost, users are required to either contact sales or do their own calculations.
You can get New Relic for free, for 1 full user, 100GB of data, unlimited querying, and Free Proactive Anomaly Detection. You will pay $0.25 for every extra GB beyond the free starter 100 GB and $0.50 per incident event beyond your first 1,000 events per month.
On top of that, you have to pay per seat, depending on the limitations you want to give each user. For example, basic users are free in any tier, but they’re very limited on the things they can utilize. Core users are $49 per seat per month and full platform users range from $99 all the way to a jarring $658 per seat per month.
8. AppDynamics
Appdynamics offers Server Visibility and Monitoring as a part of their complete monitoring solution, meaning that no matter which plan you opt for, Infrastructure monitoring is included.
Their Server monitoring is "application-centric," meaning that you can drill down to relevant metrics and optimize your server ecosystem bottom-up. Dashboards are organized into a logical, enhanced, and hierarchical overview with a summary of CPU, memory, disk, and network usage and trends for all servers.
Appdynamics pairs its anomaly detection and machine learning algorithms to help baseline and alert you when your servers step outside the norm. Metrics like CPU, memory, and disk usage are all laid out in a clean dashboard to give you a hierarchical overview of their performance.
🌟 Key features
- Infrastructure monitoring
- Application monitoring
- Database monitoring
- Business performance monitoring
- SAP monitoring
- Application security
➕ Pros
- Code-level profiling
- Actionable dashboards and reports
- Clean UI
➖ Cons
- Expensive pricing based on CPU cores
- User reviews complain about improper log parsing - stating that they have to use another tool entirely
- User reviews complain about needing a third-party tool for monitoring instances
💲 Pricing
Although AppDynamics’ pricing is expensive, it’s fairly straightforward to understand. It’s all based on the number of CPU cores you want to utilize in your monitoring endeavors. Here’s what each plan includes and how much it costs per CPU core:
- Infrastructure Monitoring Edition - $6 - Infrastructure monitoring only
- Premium Edition - $33 - Infrastructure, application performance, and database monitoring
- Enterprise Edition - $50 - What’s included in Premium Edition + business performance monitoring
- Enterprise Edition for SAP - $95 - Infrastructure monitoring, business performance, and SAP monitoring
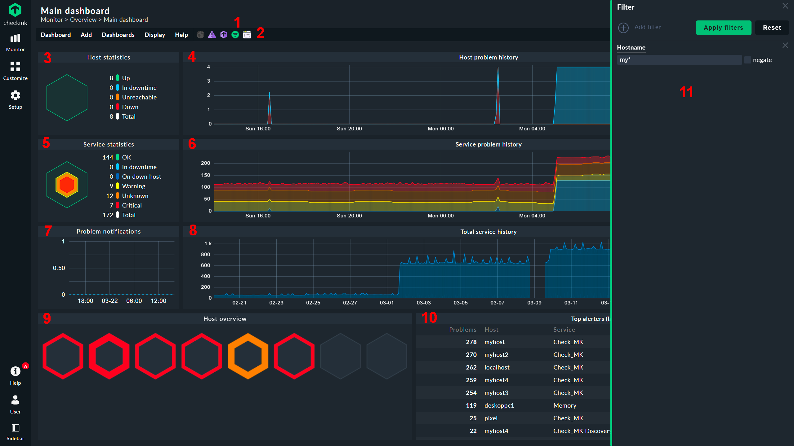
9. Checkmk
With checkmk, you can monitor your entire hybrid IT infrastructure. That includes Servers, Networks, Apps, Databases, Cloud, Containers, Storage, and IoT. Checkmk provides more than 1800 integrations into databases, Cloud services, Operating Systems, or Hardware
You can deploy checkmk within minutes from a single integrated package, available for many platforms and also as a docker container. Checkmk uses auto-discovery to help you pick the most relevant metrics for you and your project. You can monitor your infrastructure using powerful agent-based monitoring, but also agentless monitoring via HTTP/SNMP, or via a direct API connection.
Checkmk offers native agents for Windows, Linux, and a handful of other operating systems. It also offers agentless monitoring with SNMP and TCP/UDP (FTP, LDAP, IMAP, and so on), and check intervals as low as one second.
🌟 Key features
- Server monitoring
- Application monitoring
- Network monitoring
- Database monitoring
➕ Pros
- Huge list of integrations
- Decent pricing based on the number of monitored services
- Comprehensive free plan
- Decent customization options for dashboards
➖ Cons
- User reviews complain about the UI
- User reviews complain about overwhelming dashboards
💲 Pricing
Checkmk does not offer preset subscription models. Instead, they offer pricing based on the number of services you need to monitor. For example, if you want to monitor something like 3,000, which is good for approximately 100 hosts, you’ll pay $80. But, if you increase the number of services to, let’s say, 30,000, which is good for about 1,000 hosts, the price goes up to $475 per month.
10. Sematext Monitoring
Sematext allows you to monitor servers and applications in a unified monitoring solution. Metrics are collected and visualized in comprehensive dashboards, allowing you to observe the overall state of your infrastructure. Sematext also keeps an eye on server processes, system packages, and more.
Users are offered a complete ecosystem of monitoring tools in one place, allowing you to troubleshoot your system, correlate data, detect anomalies, and improve performance. Sematext aggregates all of the server-related metrics you might need, including CPU usage, memory, disk, IO, network, etc.
Sematext also offers out-of-the-box dashboards that are integration-specific. This allows you to sign up and get started relatively fast, regardless of your preferred third-party tool. Customize your experience even further by attaching metadata to each server in the form of tags to help manage your metrics.
🌟 Key features
- Infrastructure monitoring
- Log management and analytics
- Real user monitoring
- Synthetic monitoring
➕ Pros
- Integration specific dashboards
- Automated discovery and Sematext Agent
- 100+ integrations
➖ Cons
- Log monitoring can be expensive
- Dashboard configurations can be a bit overwhelming
- User reviews complain about clunky UX, stating that it takes several clicks to navigate
- User reviews complain about apps getting deleted after 31 days of being paused
- Lacks some helpful integrations with security tools
💲 Pricing
For infrastructure monitoring, Sematext offers a variety of pricing packages. At the bottom, they do offer a free but fairly limited option. It’s good for up to 5 hosts, but the retention period is only 30 minutes. With this, you also only get 1 alert rule and 3 containers per host maximum.
The Standard plans start at $3.60 per host, but it only comes with 7 days of retention. For 15 days, it goes up to $4.32, and for 30 days, it goes up again to $5.04. Each of these plans come with unlimited alert rules and up to 5 containers per host.
Finally, the Pro plan starts at $5.76 per month with 7 days of retention. This plan comes with a few more retention period options, the highest of which is 365 days. Selecting 365 will hike the price up to $10.80 per host. The alert rules with Pro are still unlimited, but the containers per host go up to 8.
Comparing the 10 Best Server Monitoring Tools
| Tool | Best for | Price Breakdown |
|---|---|---|
| Better Stack | Server monitoring, API monitoring, Log management, Uptime monitoring, Incident management, Data visualization | $0.25 - $0.83 per GB of logs per month |
| Datadog | Server monitoring, infrastructure monitoring, log management, real user monitoring, APM, SIEM | $15 per host per month |
| Server and Application Monitor (SAM) | Server monitoring, application monitoring | Perpetual licensing minimum of $1,813 |
| PRTG | Server monitoring, network monitoring | $37.98 per device/host per month on average |
| LogicMonitor | Infrastructure monitoring, cloud monitoring, digital experience monitoring | Contact for quote |
| Dynatrace | Full stack monitoring | $28.80 per host per month on average |
| New Relic | Full stack monitoring | 100GB free - $0.30/GB after allowance + cost per seat ($49 - $658.80) per month |
| AppDynamics | Full stack monitoring | $6 per CPU core per month |
| Checkmk | Server monitoring, application monitoring, network monitoring, database monitoring | $0.80 per host on average (prices based on # of services. Assumes 3,000 services cover 100 hosts per month) |
| Sematext | Infrastructure monitoring, log management and analytics, real user monitoring, synthetic monitoring | $3.60 per host per month |
Top 3 Open-source Server Monitoring Tools
Open-source tools can be very powerful if applied to your workflow correctly. They are free to use, but they don’t come without some sort of cost. In fact, in many cases, the cost of ownership can outweigh the cost of a SaaS subscription.
But, if you know what you’re doing, open-source server monitoring tools can be a huge asset. So, if you’re up for it, here are 3 of the best out there today.
1. Zabbix
As one of the most popular open-source monitoring solutions on the market, Zabbix has a rich set of features to enable users to monitor more than just hosts and offers great flexibility to admins.
Zabbix allows you to control many possible metrics and incidents when it comes to servers like High CPU or memory usage, Packet Loss Rate, or Disk Space. Zabbix's out-of-the-box templates allow you to monitor all popular servers and OS.
You can collect metrics from Network devices, Cloud, containers and virtual machines, Databases, Applications, HTTP(s) endpoints, and many more. Alerting is handled by multiple platforms, including On-Call, Opsgenie, Pagerduty, Slack, MS Teams, Telegram, or Webhooks.
Zabbix also offers a full set of education courses and materials with recognized certificates, confirming a certain level of expertise in Zabbix's function. Zabbix is really lightweight but offers support for almost every aspect of infrastructure.
🌟 Key features
- Server monitoring
- Network monitoring
- Cloud monitoring
- Application monitoring
- Service monitoring
➕ Pros
- Lightweight
- Open-source
- Offers educational courses
➖ Cons
- Cost of ownership can be expensive
- User reviews complain about a steep learning curve
2. Prometheus
Prometheus is a cloud-native, open-source monitoring solution that is heavily focused on data collection and analysis. It has a built-in toolset that essentially allows you to set up all sorts of monitoring capabilities.
It’s able to collect and assemble several server metrics on Kubernetes and various devices using SNMP pings. It can inspect network bandwidth usage from the view of the device point, along with many other functions.
🌟 Key features
- Open-source monitoring
➕ Pros
- Single web portal
- Easy integration with 3rd party tools
- Large number of visualization tools
➖ Cons
- Cost of ownership can be expensive
- User reviews complain about needing third-party tools for better visualization
- User reviews complain about queries being complex and hard to learn
Read more about Prometheus:
- How to Visualize Prometheus Metrics with Grafana
- How to Monitor Linux Servers with Prometheus and Node Exporter
- Prometheus vs Grafana
3. Nagios
Nagios is not only a great option for open-source server monitoring, but it’s also one of the oldest, if not the oldest, tools on this list. Starting in 1999, Nagos is a monitoring solution for all mission-essential infrastructure components.
Applications, networks, databases, operating systems, and of course, servers are all critical aspects of your infrastructure that Nagios can monitor. It implements multiple APIs that provide for simple integration with both in-house and third-party apps. Thousands upon thousands of community-developed add-ons further extend the monitoring and alerting functionality.
The Core 4 monitoring engine enables the highest level of performance available on the market today. The high-efficiency worker processes allow for easy scalability and effectiveness in monitoring.
🌟 Key features
- Open-source monitoring
➕ Pros
- Flexibility and configurability
- Highly efficient data collection
- Easy-to-use GUI
➖ Cons
- Cost of ownership can be expensive
- User reviews complain about difficulties with installing plugins
Conclusion
At last, we’ve come to an end. If you’ve stuck with me this far, let this serve as a reminder to always do your research. As much as the tools might look great on the screen, actually testing and using the tool will prove to be the biggest indicator of success.
-
10 Best DNS Monitoring Tools in 2026
DNS monitoring is essential for ensuring the security of communication between clients and web services. Monitoring itself is based upon consistent and periodic verification of DNS records for any extraordinary changes or localized outages.
Comparisons -
10 Best Infrastructure Monitoring Tools in 2026
Infrastructure monitoring gives you insight into the overall health of your project. By collecting and analyzing data coming from IT infrastructure, systems, and processes, you can prevent incidents, evaluate performance, better optimize and scale, or find a root cause of everything that's happening within your system.
Comparisons -
10 Best Ping Monitoring Solutions in 2026
Ping monitoring is one of the essential practices in any network-related field. Ping monitors work just like the ping command. It verifies connectivity to another device by sending an ICMP echo request. The receipt of the messages is displayed, along with round-trip times. It is an essential tool when it comes to troubleshooting connectivity-related issues.
Comparisons -
10 Best Port Monitoring Tools in 2026
Better Stack offers a creative approach to infrastructure monitoring, combining the essential aspects of incident management, uptime monitoring, intelligent alerting, and status pages.
Comparisons