Better Stack vs SigNoz: a complete comparison for 2026
SigNoz positions itself as the open-source Datadog killer. It is OpenTelemetry-native from day one, built on ClickHouse for fast columnar analytics, and offers a genuinely transparent pricing model with no per-host fees.
But open source is not free. Running SigNoz means operating ClickHouse clusters, managing upgrades, tuning JVM memory, and staffing the on-call rotation for your observability infrastructure itself. Even SigNoz Cloud, their managed offering, leaves gaps in areas where Better Stack delivers a complete platform: incident management with phone/SMS alerting, public status pages, session replay RUM, AI-powered autonomous investigation, and eBPF-based zero-code instrumentation.
Better Stack covers the full operational lifecycle (APM, logs, metrics, error tracking, incident management, status pages, and RUM) at predictable, volume-based prices with zero self-hosting overhead. SigNoz covers observability signals well but expects you to bolt on PagerDuty for incidents, Statuspage for customer communication, and spend engineering hours managing infrastructure or paying $4,000/month for their enterprise managed offering. This comparison covers both platforms honestly so you can decide which tradeoffs fit your team.
Quick comparison at a glance
| Category | Better Stack | SigNoz |
|---|---|---|
| Architecture | Unified (logs, metrics, traces, incidents, status pages) | Unified observability signals (logs, metrics, traces) |
| Instrumentation | eBPF auto-instrumentation (zero code changes) | OpenTelemetry SDKs (manual per-service) |
| Query language | SQL + PromQL | ClickHouse SQL + Query Builder + PromQL |
| Deployment options | Fully managed SaaS | Self-hosted (open source), managed cloud, BYOC |
| Pricing model | Data volume + responders | Data volume (base $49/month + usage) |
| Incident management | Built-in (phone/SMS, on-call, escalation) | Not included (integrate PagerDuty/OpsGenie) |
| Status pages | Built-in (public/private, multi-channel) | Not included |
| RUM / Session replay | Yes (built-in, unified) | Frontend monitoring via OTel (no session replay) |
| Open source | No | Yes (AGPL-3.0) |
| Enterprise compliance | SOC 2 Type II, GDPR | SOC 2 Type II, HIPAA, GDPR |
| MCP server | Yes (GA, all customers) | Yes (GA, cloud + self-hosted) |
Platform architecture
The architectural philosophies of Better Stack and SigNoz share a surface similarity (both store all telemetry in a single backend) but diverge sharply on what "unified" actually means in practice. SigNoz unifies observability signals. Better Stack unifies the entire operational workflow, from data collection through incident response and customer communication.
Better Stack: unified operational platform
Better Stack's architecture is built on three core principles: eBPF-based auto-instrumentation, OpenTelemetry-native data collection, and unified storage that treats logs, metrics, and traces as wide events in a single data warehouse. To see how this works in practice, watch how the Better Stack collector automatically discovers services and begins capturing telemetry data without any code changes:
eBPF collector runs at the kernel level, capturing traces, logs, and metrics without application code changes. Deploy to Kubernetes and the collector automatically discovers services, instruments database queries (PostgreSQL, MySQL, Redis, MongoDB), and builds distributed traces. No SDK installation per service, no language-specific libraries to maintain, no sampling decisions to optimize.
Unified storage means logs, metrics, and traces live in the same warehouse, queryable with SQL or PromQL. But Better Stack extends "unified" beyond telemetry: incident management, on-call scheduling, escalation policies, status pages, and RUM all share the same data layer. When an alert fires at 3am, you see the service map, the relevant logs, the metric anomalies, the trace examples, and the incident response controls in one interface.
Single interface eliminates the context switching that fragments investigation workflows. There is no separate "incidents" product, no separate "status pages" product, no separate "RUM" product. Everything is one surface, one login, one bill.
SigNoz: OpenTelemetry-native observability
SigNoz takes a different architectural bet. Positioning itself as "Enterprise observability, built for the AI era," SigNoz was built from scratch on OpenTelemetry and ClickHouse. It is one of the most technically clean implementations of an OTel-native observability backend. ClickHouse's columnar storage enables sub-second queries across millions of traces, and their ingestion engine has a proven track record of handling 10TB+ data per day. The unified data model correlates logs, metrics, and traces within a single investigation workflow, with one-click navigation from a trace to its correlated log line to the underlying infrastructure metric.
Where SigNoz genuinely excels is data ownership. You can self-host the entire stack (Docker or Kubernetes), run it in your own cloud with SigNoz managing it (BYOC), or use their managed cloud. For organizations with strict data sovereignty requirements, this flexibility is a real differentiator that Better Stack's SaaS-only model cannot match.
The tradeoff? SigNoz is an observability backend, not an operational platform. There is no incident management built in. No on-call scheduling. No phone or SMS alerting. No public status pages. No session replay. These are not oversights. SigNoz deliberately focuses on the observability signal layer and expects you to integrate external tools for the rest of the workflow. For teams that already have PagerDuty and Statuspage, this is fine. For teams building from scratch, it means assembling and maintaining a multi-vendor stack.
Is your team spending more time managing observability infrastructure than actually using it to debug production issues? That is the core question this architectural choice forces you to answer.
| Architecture aspect | Better Stack | SigNoz |
|---|---|---|
| Data collection | eBPF (kernel-level, zero code) | OpenTelemetry SDKs (per-service) |
| Storage engine | Unified warehouse | ClickHouse (columnar) |
| Query language | SQL + PromQL (universal) | ClickHouse SQL + Query Builder + PromQL |
| Incident management | Built-in | Not included |
| Status pages | Built-in | Not included |
| Session replay / RUM | Built-in | Frontend monitoring via OTel (no replay) |
| Self-hosted option | No (SaaS only) | Yes (open source, Docker/K8s) |
| Data ownership | SaaS-hosted (optional S3 bucket) | Full (self-host or BYOC) |
| Time to first insights | Minutes after deployment | Hours to days (depends on self-host vs. cloud) |
Pricing comparison
Both Better Stack and SigNoz use volume-based pricing without per-host fees, which puts them on the same side of the pricing philosophy divide. Neither will surprise you with cardinality explosions or high-water mark billing the way Datadog does. The differences are in what is included in the price and how much operational overhead you absorb.
Better Stack: everything included, volume-based
Better Stack charges based on actual data volume with no hidden multipliers. Logs, traces, metrics, error tracking, incident management, status pages, and RUM all share a single billing model.
Pricing structure:
- Logs: $0.10/GB ingestion + $0.05/GB/month retention (all searchable)
- Traces: $0.10/GB ingestion + $0.05/GB/month retention (no span indexing)
- Metrics: $0.50/GB/month (no cardinality penalties)
- Error tracking: $0.000050 per exception
- Responders: $29/month (unlimited phone/SMS)
- Monitors: $0.21/month each
100-host deployment example: $791/month
- Telemetry (2.5TB/month): $375
- 5 Responders: $145
- 100 Monitors: $21
- Error tracking (5M exceptions): $250
No cardinality penalties, no high-water mark billing, no indexing fees. Incident management and status pages are included. There is no separate SKU for alerting, no additional bill from PagerDuty, and no Statuspage subscription.
SigNoz: low per-GB rates, but add-ons required
SigNoz Cloud starts at $49/month, which includes $49 worth of usage (roughly 163 GB of logs/traces or 490 million metric samples). After that, you pay per unit of ingestion.
Pricing structure (SigNoz Cloud):
- Logs: $0.30/GB ingested (15-day default retention)
- Traces: $0.30/GB ingested (15-day default retention)
- Metrics: $0.10 per million samples (1-month default retention)
- Longer retention periods available at additional cost
- No per-user pricing
- No per-host pricing
- No special pricing for custom metrics
Enterprise: Starts at $4,000/month for dedicated environments, BYOC, or self-hosted with support contracts.
Self-hosted (Community Edition): Free, but you absorb the infrastructure costs (ClickHouse clusters, Kafka/Zookeeper for high availability, compute, storage) and the engineering time to operate it. Teams report that running ClickHouse at scale requires specialized expertise, and memory tuning is a recurring operational challenge.
Here is what SigNoz pricing does not include that Better Stack bundles in: incident management ($0 in SigNoz, you need PagerDuty at $21-49/user/month), status pages ($0 in SigNoz, you need Atlassian Statuspage at $79-399/month), on-call phone/SMS alerting (SigNoz supports Slack, PagerDuty, OpsGenie, and webhooks for alert channels, but no native phone/SMS delivery), and session replay RUM (SigNoz has OTel-based frontend monitoring but no built-in session replay).
What does your observability bill actually look like when you factor in the tools SigNoz expects you to bring yourself?
Cost comparison: 3-year TCO
For a 100-host deployment over 3 years:
| Category | Better Stack | SigNoz Cloud | SigNoz Self-hosted |
|---|---|---|---|
| Platform (logs, metrics, traces) | $33,600 | $64,800* | Infrastructure costs vary |
| Incident management | $5,220 | $21,600 (PagerDuty) | $21,600 (PagerDuty) |
| Status pages | Included | $2,844 (Statuspage) | $2,844 (Statuspage) |
| Error tracking | $9,000 | Included in traces | Included in traces |
| Engineering overhead | $0 | Minimal | $60,000+ (ClickHouse ops) |
| Total | $47,820 | $89,244+ | $84,444+ (excl. infra) |
SigNoz Cloud estimate based on 2.5TB/month at $0.30/GB for logs/traces with 15-day retention. Actual costs depend on retention period selection and log/trace mix.
Better Stack saves roughly 46% over SigNoz Cloud and significantly more over self-hosted when you account for engineering time. The gap widens as you extend retention periods or add operational tools that Better Stack includes by default.
Distributed tracing
Distributed tracing is where the instrumentation philosophy difference between these platforms becomes most visible. Better Stack captures traces with eBPF at the kernel level without touching application code. SigNoz uses OpenTelemetry SDKs, which means you instrument each service manually with language-specific libraries. Both approaches have genuine tradeoffs.
Better Stack: eBPF-based tracing
Better Stack's APM uses eBPF to capture traces automatically. Watch how it visualizes and analyzes distributed traces:
Deploy the collector to Kubernetes or Docker, and HTTP/gRPC traffic between services is captured immediately. Database queries to PostgreSQL, MySQL, Redis, and MongoDB are traced automatically. No SDK per service, no library version management, no sampling decisions.
Frontend-to-backend correlation connects browser experience with backend service behavior. A slow page load traces from the frontend request through your microservices and database calls in one unified view, without switching between products or stitching context together manually.
OpenTelemetry-native, zero lock-in. Better Stack treats OpenTelemetry as a first-class citizen. Your traces use the OTel format natively. If you ever want to send traces elsewhere, you change a configuration line, not your codebase. No proprietary agents, no SDK lock-in, no migration tax.
This matters more than it sounds on paper. How much would it cost your team to rip out SigNoz's OpenTelemetry instrumentation and point it at a different backend? Almost nothing, because OTel is the standard. But how much would it cost to instrument 50 services with OTel SDKs in the first place if you are starting from zero? That is the time Better Stack's eBPF approach saves.
SigNoz: OpenTelemetry SDK-based tracing
SigNoz's tracing is built directly on OpenTelemetry, and their implementation of OTel conventions is one of the best in the market. The Traces Explorer supports multiple views (list, trace, time series, table), and the flamegraph visualization for large traces (10,000+ spans) is genuinely well-built.
Trace Funnels let you filter and analyze traces by building sequential conditions, useful for isolating specific request paths without sampling everything. This is a smart feature for teams that want to ask targeted questions about trace data without querying the full dataset.
Third-party API monitoring automatically tracks external API calls with error rates, latency, and status code breakdowns. If your services depend on payment gateways, shipping APIs, or auth providers, SigNoz surfaces this dependency data without additional configuration.
The tradeoff is real. OTel SDK instrumentation means each service needs manual setup. For a Python service, you install the OpenTelemetry Python SDK and configure the exporter. For Go, the Go SDK. For Java, the Java agent. In a polyglot microservices environment with 20+ services across four languages, that is 20+ instrumentation setups to maintain, update, and debug. Better Stack's eBPF approach sidesteps this entirely.
SigNoz does not have eBPF-based instrumentation. If zero-code tracing is a priority because your team is small, your services are numerous, or you simply do not want to maintain SDK dependencies, Better Stack eliminates that entire category of work.
| Tracing feature | Better Stack | SigNoz |
|---|---|---|
| Instrumentation | eBPF (zero code changes) | OpenTelemetry SDKs (manual per-service) |
| Database tracing | Automatic (Postgres, MySQL, Redis, Mongo) | Via OTel auto-instrumentation libraries |
| Frontend-to-backend | Unified view, no product switching | Via OTel browser SDK (manual setup) |
| OpenTelemetry | Native, included, no lock-in | Native from day one (core identity) |
| Trace Funnels | N/A | Yes (sequential trace filtering) |
| Third-party API monitoring | Via traces | Dedicated feature with latency/error tracking |
| Large trace visualization | Standard flamegraph | Advanced visualization for 10K+ spans |
| Data portability | Full (OTel format) | Full (OTel format) |
Log management
Both platforms store logs alongside traces and metrics, and both let you query logs with SQL-like syntax. The differences come down to searchability guarantees, pricing per GB, and how much of your log volume is actually usable during an incident.
Better Stack: all logs searchable, always
Better Stack logs makes 100% of ingested logs immediately searchable with no indexing fees and no tiering decisions. Watch how the Live Tail feature provides real-time log streaming:
SQL querying provides familiar syntax for anyone who has used a relational database:
The same SQL syntax powers visual charts and dashboards. Watch how to transform log queries into visualizations:
Pricing transparency: $0.10/GB ingestion + $0.05/GB/month retention. A service producing 100GB monthly costs $15 total. At SigNoz's $0.30/GB, that same 100GB costs $30, double the price for the ingestion portion alone (though SigNoz includes retention in the per-GB rate for the default 15-day window).
For frequently used queries, Better Stack lets you save them as presets for quick access:
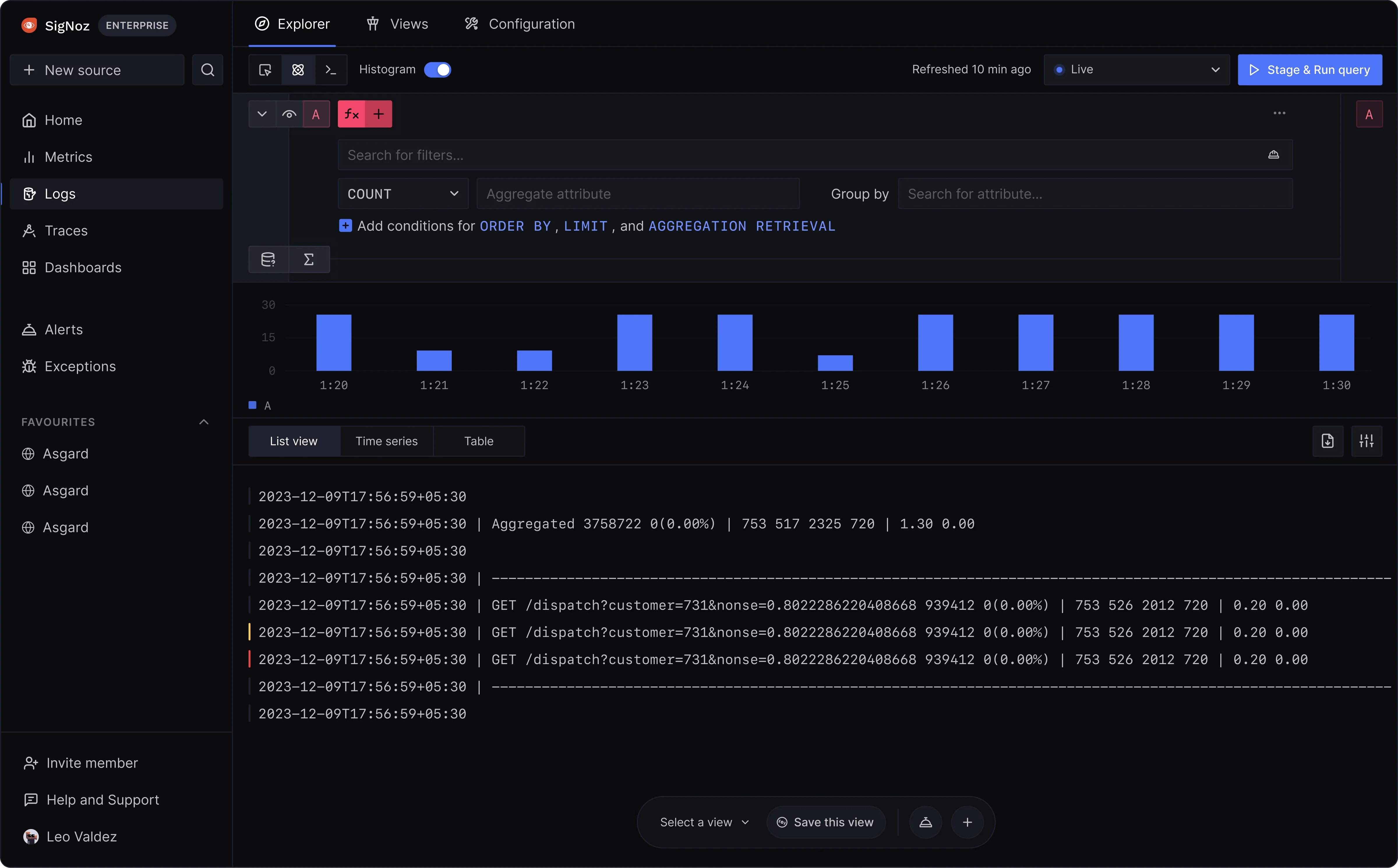
SigNoz: ClickHouse-powered log analytics
SigNoz log management is genuinely strong. ClickHouse's columnar storage makes aggregate log queries fast, and the query builder supports both a visual interface and raw ClickHouse SQL for power users. Saved views, live tail, log pipelines for parsing, and direct JSON log filtering are all well-implemented features.
SigNoz prices logs at $0.30/GB ingested with 15-day default retention. You can extend retention to 30 days, 90 days, 180 days, or 1 year at additional cost. For the self-hosted Community Edition, retention is limited only by your ClickHouse cluster's storage capacity.
The log-to-trace correlation works seamlessly because both live in the same ClickHouse backend. Click a log line, jump to the associated trace, see the full request path. This correlation is automatic and requires no additional configuration.
One limitation worth noting: SigNoz's log querying uses ClickHouse SQL and a visual query builder, which is powerful but has a steeper learning curve than Better Stack's standard SQL. If your team already knows ClickHouse, this is a non-issue. If they do not, expect a ramp-up period.
How much does your team value being able to search every log line during an incident versus optimizing retention windows to manage costs?
| Log management | Better Stack | SigNoz |
|---|---|---|
| Pricing model | $0.10/GB ingestion + $0.05/GB/month retention | $0.30/GB ingested (15-day retention included) |
| Searchability | 100% of ingested logs, always | 100% of ingested logs (within retention window) |
| Query language | SQL + PromQL | ClickHouse SQL + Query Builder |
| Log-to-trace correlation | Automatic | Automatic |
| Live tail | Yes | Yes |
| Log pipelines | Yes | Yes (parsing via pipeline) |
| Saved views | Yes (presets) | Yes |
| Self-hosted option | No | Yes (unlimited retention by storage) |
Infrastructure monitoring
Neither Better Stack nor SigNoz charges per custom metric or penalizes high cardinality, which is already a significant advantage over tools like Datadog. The differences here are in the monitoring surface area, the dashboard ecosystem, and the out-of-box integrations.
Better Stack: no cardinality penalties, Prometheus-native
Better Stack metrics charges based on data volume, not unique metric combinations. Add any tags you want for granular analysis without worrying about cost. Watch how dashboard building works:
Better Stack offers native PromQL support for teams familiar with Prometheus:
And a drag-and-drop chart builder for teams that prefer a visual approach:
The eBPF collector captures infrastructure metrics automatically alongside application traces, so host metrics, container metrics, and network metrics flow in without additional configuration. Better Stack integrates with 100+ covering all major stacks: MCP, OpenTelemetry, Vector, Prometheus, Kubernetes, Docker, PostgreSQL, MySQL, Redis, MongoDB, Nginx, and more.
SigNoz: cloud-native infrastructure coverage
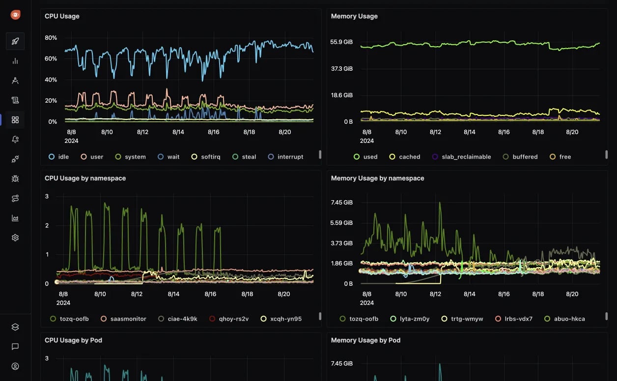
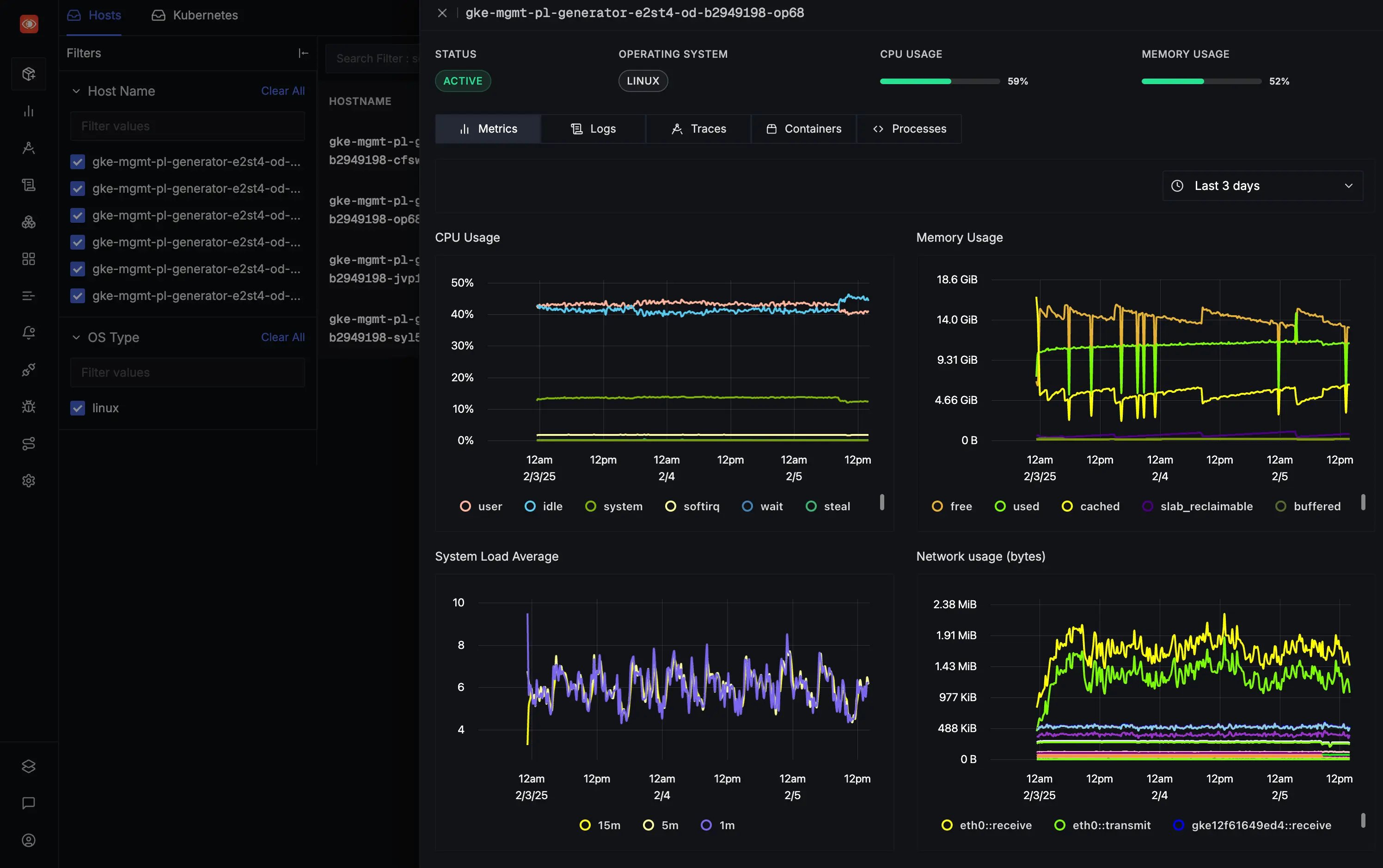
SigNoz's infrastructure monitoring covers host metrics, Kubernetes monitoring, and container monitoring with out-of-the-box dashboards. The Kubernetes monitoring is particularly thorough, with dedicated views for Pods, Nodes, Namespaces, Clusters, Deployments, Jobs, DaemonSets, StatefulSets, and Volumes. Each view includes Metrics, Logs, Traces, and Events tabs, so you can drill from a high-level cluster overview into a specific pod's CPU usage, then jump to the traces or logs from that pod without leaving the interface. Cloud monitoring integrations for AWS (EC2, ECS, EKS, Lambda, RDS, ELB, VPC), Azure (VM, App Service, Functions, AKS), and GCP (Compute Engine, GKE, Cloud Run) are available with single-click AWS integrations and pre-built dashboards.
The pre-built integration library includes dashboards for AWS ElastiCache Redis, AWS RDS MySQL/PostgreSQL, ClickHouse, MongoDB, NGINX, PostgreSQL, and Redis. The Metrics Explorer lets you search, query, and analyze all metrics with quick filters, and the advanced query builder supports filtering, aggregation, and mathematical functions.
SigNoz's cloud monitoring breadth is worth acknowledging honestly. Their AWS, Azure, and GCP integrations with pre-built dashboards provide solid coverage for cloud-native workloads. For teams running primarily on AWS, the single-click integration experience is genuinely convenient.
Are you currently holding back on adding tags to your metrics because of cost anxiety? Neither platform punishes you for high cardinality, which is the right answer.
| Metrics feature | Better Stack | SigNoz |
|---|---|---|
| Pricing model | Data volume based ($0.50/GB/month) | $0.10 per million samples |
| Cardinality | No penalty | No penalty |
| Collection | eBPF auto-discovery + Prometheus | OTel Collector + Prometheus |
| Cloud integrations | 100+ integrations | AWS, Azure, GCP with pre-built dashboards |
| Query language | SQL + PromQL | ClickHouse SQL + PromQL + Query Builder |
| Dashboard builder | Visual drag-and-drop + SQL/PromQL | Visual builder + ClickHouse queries |
| Self-hosted | No | Yes |
Alerts management
Both platforms support alerting on logs, metrics, and traces. The critical difference is what happens after an alert fires: Better Stack routes it through built-in incident management with phone/SMS delivery, on-call scheduling, and escalation policies. SigNoz sends the alert to an external channel and expects you to handle the rest.
Better Stack: alerting to resolution in one platform
Better Stack incident management delivers the complete alert-to-resolution lifecycle: monitoring, alerting, on-call scheduling, phone/SMS delivery, escalation, Slack-native incident channels, and automatic post-mortems.
$29/month per responder includes unlimited phone and SMS alerts worldwide. No per-notification charges, no separate PagerDuty bill, no OpsGenie subscription.
Teams that manage incidents in Slack get dedicated incident channels with investigation tools built right in:
On-call scheduling with rotation management, timezone-aware schedules, and automatic handoffs:
Automatic post-mortem generation from incident timelines:
For enterprise escalation workflows, multi-tier policies with time-based rules and metadata filters:
SigNoz: alerting only, no incident management
SigNoz provides alert rules based on metrics, logs, traces, and exceptions with threshold-based triggers. Alert channels include Slack, PagerDuty, OpsGenie, MS Teams, and webhooks. Anomaly detection is available, and alert-as-code support lets you manage alert configurations programmatically. SigNoz also includes a Planned Maintenance/Scheduled Downtime feature that silences alerts during maintenance windows (one-time or recurring on daily/weekly/monthly schedules), which is a thoughtful addition that prevents alert fatigue during known downtimes.
What SigNoz does not have: on-call scheduling, phone/SMS alert delivery, escalation policies, incident channels in Slack/Teams, post-mortem generation, or any incident lifecycle management. The Planned Maintenance feature pauses alert evaluation during scheduled windows, but it does not provide customer-facing status pages or subscriber notifications. If your alert fires at 3am and nobody acknowledges it in Slack within 5 minutes, SigNoz has no mechanism to escalate to a backup, call a phone, or send an SMS.
This is a deliberate product boundary, not a missing feature. SigNoz integrates with PagerDuty and OpsGenie for these workflows. But integrating means paying separately for those tools, maintaining the integration, and accepting that your observability data and your incident response live in different systems.
Would you rather have alerting and incident response in the same platform, or are you comfortable maintaining PagerDuty alongside SigNoz?
| Alerting and incidents | Better Stack | SigNoz |
|---|---|---|
| Alert channels | Phone, SMS, Slack, Teams, email, webhook | Slack, PagerDuty, OpsGenie, Teams, webhook |
| On-call scheduling | Built-in | Not included |
| Phone/SMS delivery | Unlimited (included at $29/responder) | Via PagerDuty/OpsGenie integration |
| Escalation policies | Multi-tier, time-based | Not included |
| Incident channels | Native Slack/Teams | Not included |
| Post-mortems | Automatic generation | Not included |
| Anomaly detection | Yes | Yes |
| Alert as code | Yes | Yes |
| Planned maintenance / alert silencing | Yes | Yes (scheduled downtime, one-time + recurring) |
| Monthly cost (5 responders) | $145 | $0 (alerts only) + $105-245 (PagerDuty) |
Exceptions monitoring
Both platforms track application exceptions with stack traces, grouping, and correlation to traces. The difference is in the SDK compatibility story and the AI-assisted debugging workflow.
Better Stack
Better Stack Error Tracking accepts Sentry SDK payloads directly, meaning existing Sentry instrumentation works without changes. Already using Sentry? Point the DSN at Better Stack and your errors flow into the unified platform alongside logs, traces, and metrics.
AI-native debugging integrates with Claude Code and Cursor through pre-made prompts that summarize error context. Copy the prompt, paste it into your AI coding agent, and get actionable fix suggestions without manually reading through stack traces. This workflow treats AI assistants as first-class debugging partners rather than afterthoughts.
Full trace context shows the complete distributed trace for each error. When an exception fires, you see exactly which request path triggered it, which upstream service initiated the call, and what the database was doing at the time.
SigNoz
SigNoz's exceptions monitoring automatically captures exceptions in Python, Java, Ruby, and JavaScript. Each exception links to the originating trace, providing request context alongside the stack trace. The exceptions view separates errors by service, groups similar exceptions, and shows occurrence trends over time.
SigNoz does not accept Sentry SDK payloads. Exceptions are captured through OpenTelemetry instrumentation, which means your OTel setup handles both tracing and error collection. This is architecturally clean but means you cannot migrate from Sentry by just changing an endpoint. You need OTel instrumentation in place first.
SigNoz also does not have the pre-built AI debugging prompts that Better Stack offers for Claude Code and Cursor integration. You can, of course, copy exception data into any AI assistant manually, but the one-click workflow is not built in.
| Error tracking | Better Stack | SigNoz |
|---|---|---|
| Sentry SDK support | First-class (accepts payloads) | Not supported (OTel only) |
| AI debugging | Claude Code + Cursor pre-made prompts | Manual (copy data to AI assistant) |
| Trace context | Automatic | Automatic (via OTel) |
| Language support | All via Sentry SDK + OTel | Python, Java, Ruby, JavaScript (auto-capture) |
| Pricing | $0.000050 per exception | Included in traces pricing |
Real user monitoring
RUM is one of the sharpest differentiators in this comparison. Better Stack has a full RUM product with session replay, website analytics, product analytics, and web vitals. SigNoz has frontend monitoring through OpenTelemetry's browser SDK, which gives you Core Web Vitals and basic frontend traces, but no session replay, no website analytics, and no product analytics funnels.
Better Stack: full RUM with session replay
Better Stack RUM captures frontend sessions, JavaScript errors, Core Web Vitals, and user behavior analytics. Because it sits in the same data warehouse as your backend telemetry, frontend events, errors, and traces are all queryable with the same SQL syntax in the same interface.
Session replay lets you watch how users interact with your product, with filters for rage clicks, dead clicks, errors, and frustration signals. Playback runs at 2x speed with automatic pause-skipping. Sensitive fields are excluded at the SDK level to keep PII out of recordings.
Website analytics tracks referrers, UTM campaigns, entry and exit pages, locales, screen resolutions, and user agents in real time. See whether a traffic spike is coming from ChatGPT, Google, or a marketing campaign, and correlate directly with backend load.
Web vitals (LCP, CLS, INP) are tracked per URL with alerting when performance degrades. A slow deployment that tanks Core Web Vitals shows up as an alert before search engines notice.
Product analytics with auto-captured user events and funnel analysis means you define what matters after deployment, not before.
Error tracking is built in. Session replays link directly to JavaScript errors and backend traces from that session. One view shows the replay, the stack trace, and the distributed trace. The same Claude Code / Cursor prompts work for frontend errors too.
Pricing: $0.00150/session replay, volume-based, no per-session indexing surprises.
SigNoz: OTel-based frontend monitoring
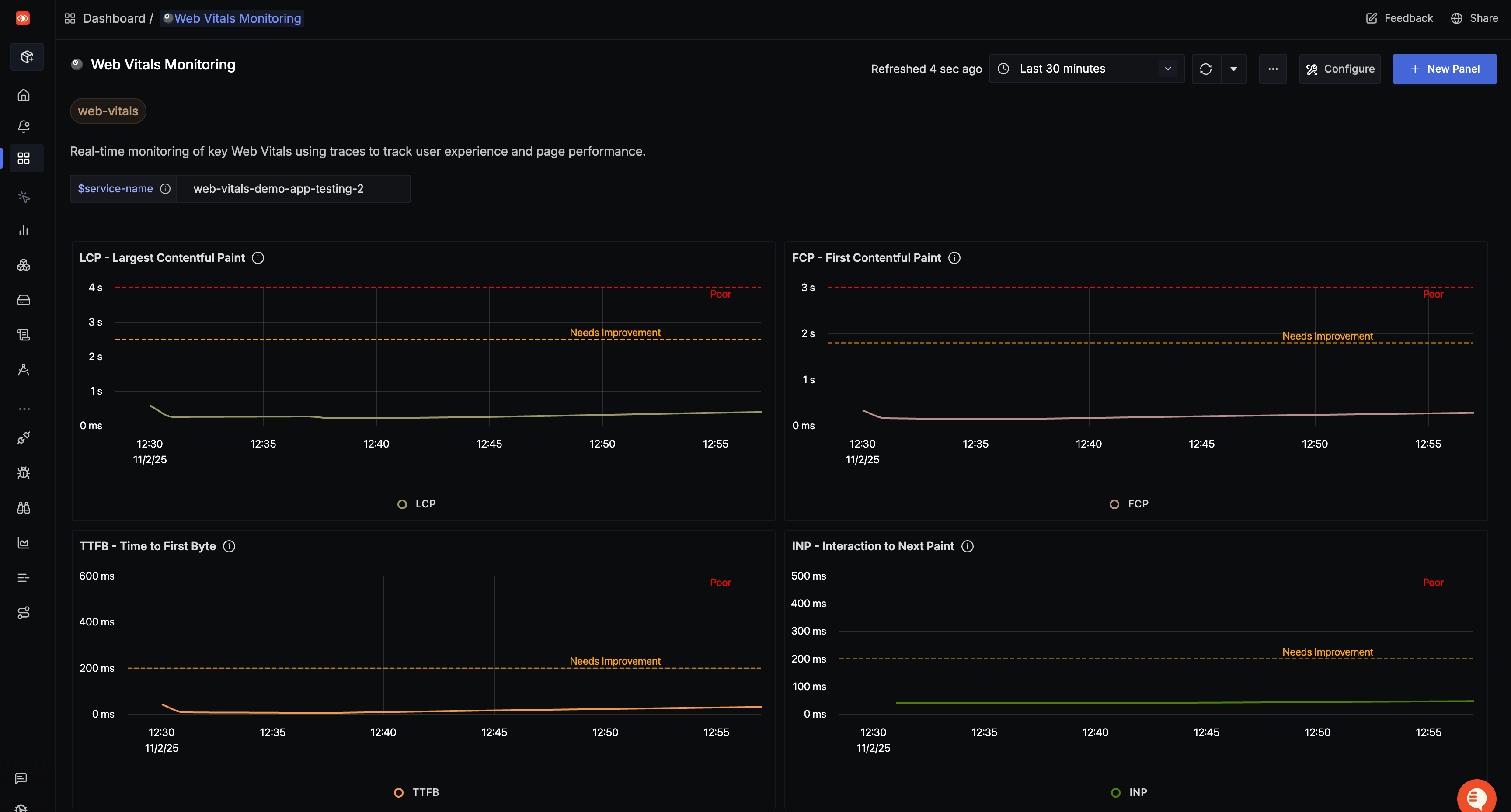
SigNoz offers frontend monitoring through OpenTelemetry's browser SDKs. You can capture Core Web Vitals (LCP, INP, CLS, TTFB, FCP), send frontend traces, and enrich them with browser metadata for RUM-like insights. Pre-built dashboard templates for Core Web Vitals are available.
This is functional but fundamentally different from a full RUM product. There are no session replays, no website analytics, no product analytics funnels, and no rage click detection. The setup requires manual OpenTelemetry browser instrumentation, including configuring the OTel Collector with CORS headers for browser-to-collector communication.
For teams whose primary concern is Core Web Vitals tracking, SigNoz's approach works. For teams that need to watch a user's session to understand a bug report, or track conversion funnels, or analyze traffic sources, Better Stack's RUM covers that ground.
Does your team debug frontend issues by watching what users actually did, or by reading error logs and guessing?
| RUM feature | Better Stack | SigNoz |
|---|---|---|
| Session replay | Yes (with frustration signals) | No |
| Core Web Vitals | Yes (LCP, CLS, INP) | Yes (via OTel browser SDK) |
| Website analytics | Yes (referrers, UTM, real-time) | No |
| Product analytics / funnels | Yes | No |
| Mobile support | Web (mobile coming) | Mobile via OTel SDKs |
| Frontend-to-backend correlation | Unified (same interface, SQL) | Via OTel trace context |
| Pricing | ~$102/mo (5M events + 50K replays) | Included in traces pricing (no replay) |
CI/CD observability and LLM monitoring
SigNoz has two product areas that Better Stack does not cover directly: CI/CD observability and LLM monitoring. These are worth discussing.
SigNoz: CI/CD pipeline monitoring
SigNoz offers CI/CD observability including pipeline health and performance monitoring, DORA metrics tracking and visualization, repository health and PR metrics, and pipeline flakiness detection. For engineering teams measuring deployment frequency, lead time for changes, change failure rate, and mean time to recovery, this is a useful built-in capability.
Better Stack does not have a dedicated CI/CD observability feature. You can ingest pipeline logs and build custom dashboards, but there are no pre-built DORA metric views or pipeline-specific visualizations.
SigNoz: LLM monitoring
SigNoz provides LLM observability through OpenTelemetry, with integrations for Langtrace and OpenLLMetry. You can monitor LLM calls, track token usage, analyze performance, and gain insights into AI application behavior in production. Vector database monitoring via OpenLIT is also available.
For teams building AI-powered applications, this is a differentiating capability. Better Stack can ingest LLM-related telemetry through standard OTel pipelines, but SigNoz has purpose-built integrations and dashboards for this use case.
If your team is heavily invested in AI/ML pipelines and needs native LLM observability alongside traditional APM, SigNoz's integrations in this space are genuinely ahead.
Deployment and integration
The deployment story is where SigNoz's open-source nature provides its clearest advantage, and where Better Stack's managed approach provides its clearest time savings.
Better Stack: managed deployment, eBPF collection
Deploy Better Stack's eBPF collector to Kubernetes via Helm chart. The collector runs as a DaemonSet on each node, automatically discovering services, capturing traces, and instrumenting databases. Watch the overview:
For existing OpenTelemetry setups, Better Stack integrates natively:
Vector integration for log shipping and transformation:
Integrations: Better Stack connects natively to 100+ covering all major stacks: MCP, OpenTelemetry, Vector, Prometheus, Kubernetes, Docker, PostgreSQL, MySQL, Redis, MongoDB, Nginx, and more. The MCP server lets Claude, Cursor, and other AI assistants query your data directly.
SigNoz: flexible deployment options
SigNoz offers three deployment models that Better Stack cannot match:
Self-hosted Community Edition: Free, open source, deploy via Docker Compose or Kubernetes Helm chart. You get the full observability platform running in your own infrastructure. The tradeoff is operational overhead: ClickHouse memory tuning, Zookeeper management, upgrade coordination, and backup responsibility fall on your team.
SigNoz Cloud (Teams): Fully managed, starting at $49/month. No infrastructure to manage, quick onboarding. Data centers in the US, EU, and India.
Enterprise (BYOC / Self-managed): SigNoz manages the stack in your cloud account, or you self-host with a support contract. Starts at $4,000/month. This is the option for organizations with strict data residency or air-gapped requirements.
OpenTelemetry integrations are first-class. SigNoz supports any language or framework that OpenTelemetry supports: JavaScript, Python, Java, Go, .NET, PHP, Ruby, Rust, and more. If it can emit OTLP data, SigNoz can ingest it. Native integrations (with pre-built dashboards and one-click setup) are more limited: Redis, PostgreSQL, MongoDB, ClickHouse, Neon, Microsoft SQL Server, Hasura, Nginx, AWS services (RDS, ElastiCache, one-click AWS integrations), and Temporal. SigNoz also supports log collection via Fluentd, Fluentbit, and Logstash alongside the OTel Collector.
For teams that need to keep all observability data within their own infrastructure for regulatory or policy reasons, SigNoz's self-hosted option is a genuine differentiator that Better Stack cannot offer.
| Deployment aspect | Better Stack | SigNoz |
|---|---|---|
| Time to production | Hours (eBPF auto-discovery) | Hours (cloud) to days (self-hosted) |
| Code changes required | Zero (eBPF) | Per-service (OTel SDKs) |
| Self-hosted option | No | Yes (free, open source) |
| BYOC | No | Yes (Enterprise, from $4,000/month) |
| Managed cloud | Yes (only option) | Yes (from $49/month) |
| Data residency | US, EU | US, EU, India (cloud) or anywhere (self-hosted) |
AI features and MCP
Both platforms have shipped MCP servers and are investing in AI-powered workflows. The maturity and scope of these implementations differ.
Better Stack: AI SRE and MCP server
AI SRE activates autonomously during incidents. It analyzes your service map, queries logs, reviews recent deployments, and suggests likely root causes without manual prompting. During a 3am incident, you start from a hypothesis rather than from scratch.
Better Stack MCP server connects AI assistants (Claude, Cursor, or any MCP-compatible client) directly to your observability data. Your assistant can query ClickHouse SQL against logs, check who is on-call, acknowledge incidents, or build dashboard charts through natural language. The MCP server is generally available to all customers.
Setup is straightforward:
You can control what the AI assistant can access: allowlisting specific tools for read-only access, or blocklisting destructive operations.
SigNoz: MCP server and Agent Skills
SigNoz has shipped an MCP server that works with Claude Desktop, Cursor, VS Code, GitHub Copilot, Claude Code, OpenAI Codex, Windsurf, Gemini CLI, and more. The toolset covers dashboards, APM metrics, services, alerts, and custom ClickHouse SQL queries. Both cloud and self-hosted deployments are supported.
SigNoz Agent Skills are an interesting addition: markdown-based skill files that guide AI coding assistants through observability tasks. These work with Claude Code and skills.sh-compatible agents for workflows like log exploration, latency spike analysis, and trace reconstruction from a trace ID.
MCP use cases documented by SigNoz include natural language log exploration, latency spike investigation, and reconstructing a bug from a trace ID. The ClickHouse SQL execution tool is particularly powerful, giving AI agents the ability to run arbitrary analytical queries against your observability data.
Where SigNoz lacks compared to Better Stack in the AI space is the autonomous AI SRE. SigNoz's MCP server is reactive (your AI assistant queries data when you ask), while Better Stack's AI SRE is proactive (it investigates incidents autonomously and presents findings without prompting). For teams that want AI as an active incident participant rather than a queryable backend, this distinction matters.
| AI capability | Better Stack | SigNoz |
|---|---|---|
| AI SRE | Yes (autonomous incident investigation) | No |
| MCP server | Yes (GA, all customers) | Yes (GA, cloud + self-hosted) |
| Agent Skills | N/A | Yes (markdown-based, Claude Code compatible) |
| MCP clients supported | Claude, Cursor, MCP-compatible | Claude, Cursor, VS Code, Copilot, Codex, Gemini, Windsurf |
| ClickHouse SQL via MCP | Yes | Yes |
| Incident operations via MCP | Yes (acknowledge, on-call check) | N/A (no incident management) |
User experience and interface
Better Stack: one interface for everything
One interface for logs, metrics, traces, incidents, status pages, and RUM. Same query language (SQL or PromQL) across all data types. When alerts fire, all context appears together: service map, logs, metrics, traces. No product switching.
Investigation workflow: Alert fires, single view shows service map, related logs, metric anomalies, and trace examples. Click a trace for details. Time to insight: roughly 30 seconds, 2-3 clicks.
SigNoz: developer-focused observability UI
SigNoz's interface is clean and developer-focused. The service map, traces explorer, and log views are well-designed. The query builder is powerful, offering multiple views for traces (list, trace, time series, table) and supporting complex aggregations. Dashboard customization includes multiple panel types: pie charts, time-series, bar charts, and more.
The learning curve is moderate. ClickHouse SQL is not standard SQL, so teams unfamiliar with it will need ramp-up time. The visual query builder mitigates this, but power-user queries still require ClickHouse syntax knowledge.
SigNoz's investigation workflow involves fewer products than Datadog (since logs, metrics, and traces are in one interface), but the lack of integrated incident management means you still switch between SigNoz and PagerDuty/Slack during an active incident. How much time do you spend switching between your observability tool and your incident management tool during a production issue?
| UX aspect | Better Stack | SigNoz |
|---|---|---|
| Query language | SQL + PromQL (universal) | ClickHouse SQL + Query Builder + PromQL |
| Context switching | None (unified UI including incidents) | Minimal for observability, switches for incidents |
| Investigation clicks | 2-3 average | 3-5 average (more if incident tool is separate) |
| Onboarding time | Hours | Hours (cloud), days (self-hosted) |
| Dashboard customization | Visual builder + SQL/PromQL | Multiple panel types + ClickHouse queries |
Status pages and customer communication
Better Stack: built-in status pages
Better Stack Status Pages syncs automatically with incident management:
Core capabilities: public and private status pages, custom branding and domains, real-time incident updates automatically synchronized with internal incidents, subscriber notifications (email, SMS, Slack, webhook), scheduled maintenance announcements, and multi-language support.
Advanced features: custom CSS for complete visual control, password protection or SAML SSO for private pages, service organization using metadata and catalog, automatic incident timeline publishing, and subscriber management with bulk import.
SigNoz: no status pages
SigNoz does not have a status page product. If you need customer-facing incident communication, you will need a separate tool like Atlassian Statuspage ($79-399/month), Instatus, or an open-source alternative.
This is not a gap SigNoz is likely to fill. Their product focus is on observability signals, and status pages fall outside that scope. But for teams evaluating their total operational toolchain, the cost and integration overhead of a separate status page provider is worth factoring in.
When something breaks, do your customers find out from your status page or from social media? If the answer is the latter, you need a status page, and Better Stack includes one.
| Status pages | Better Stack | SigNoz |
|---|---|---|
| Availability | Included with platform | Not available |
| Incident sync | Automatic | N/A |
| Subscriber notifications | Email, SMS, Slack, webhook | N/A |
| Custom branding | Full customization + CSS | N/A |
| Private pages | Password, SSO, IP allowlist | N/A |
| Pricing | $12-208/month (transparent) | N/A (use Statuspage at $79-399/month) |
Security and compliance
This section is where SigNoz has a genuine advantage in one specific area: HIPAA compliance combined with self-hosting.
Better Stack: SOC 2 Type II, GDPR
Better Stack is SOC 2 Type II compliant and GDPR compliant, with data stored in DIN ISO/IEC 27001-certified data centers. SSO/SAML via Okta, Azure, and Google; AES-256 encryption at rest and TLS in transit; automated backups; and regular third-party penetration testing with reports available to enterprise customers.
Better Stack does not currently offer HIPAA compliance or FedRAMP certification. If your organization handles protected health information or operates in a U.S. federal context, this is a hard constraint.
SigNoz: SOC 2 Type II, HIPAA, GDPR
SigNoz achieved both SOC 2 Type II and HIPAA compliance, which puts it ahead of Better Stack for healthcare and regulated industries. Data centers are available in the US, EU, and India. Enterprise plans include BAA agreements.
The self-hosted option adds another security dimension: organizations that cannot send telemetry data outside their network boundary can run SigNoz entirely within their own infrastructure. For air-gapped environments, government contractors, or organizations with strict data sovereignty policies, this is a real differentiator.
SigNoz does not have a Cloud SIEM, threat detection, or security monitoring product. Like Better Stack, it is an observability platform, not a security platform.
Does your compliance team require HIPAA certification from your observability vendor? If yes, SigNoz covers that today and Better Stack does not.
| Security feature | Better Stack | SigNoz |
|---|---|---|
| SOC 2 Type II | ✓ | ✓ |
| GDPR | ✓ | ✓ |
| HIPAA | ✗ | ✓ |
| SSO/SAML | Okta, Azure, Google | SSO + SAML (Enterprise) |
| Encryption | AES-256 at rest, TLS in transit | AES-256 at rest, TLS in transit |
| Data residency | US, EU | US, EU, India (cloud), anywhere (self-hosted) |
| Self-hosted | No | Yes (full data sovereignty) |
| BAA agreement | No | Yes (Enterprise) |
| Cloud SIEM | ✗ | ✗ |
Enterprise readiness
How do these platforms stack up when your procurement team runs through their compliance checklist?
Better Stack covers what most enterprise procurement processes require: SOC 2 Type II, GDPR, SSO via Okta/Azure/Google, SCIM provisioning, RBAC, audit logs, data residency options, enterprise SLAs, a dedicated Slack support channel, and a named account manager.
SigNoz's enterprise offering (starting at $4,000/month) includes dedicated environments, BYOC deployment, self-hosted support contracts, volume discounts, HIPAA/BAA, dedicated Slack and email support, guided migration, team training, and SLA with downtime developer pairing.
| Enterprise feature | Better Stack | SigNoz |
|---|---|---|
| SOC 2 Type II | ✓ | ✓ |
| GDPR | ✓ | ✓ |
| HIPAA | ✗ | ✓ |
| SSO (SAML/OIDC) | ✓ | ✓ (Enterprise, including IdP-initiated SAML) |
| SCIM provisioning | ✓ | Coming soon |
| RBAC | ✓ | ✓ (finer RBAC with custom roles coming soon) |
| Audit logs | ✓ | Coming soon |
| Data residency | US, EU | US, EU, India, or self-hosted anywhere |
| Dedicated support channel | Slack channel + named account manager | Dedicated Slack, email, in-product (spends above $999) |
| SLA | Enterprise SLA available | SLA with downtime developer pairing |
| Self-hosted/BYOC | No | Yes |
| Multi-tenancy | N/A | Coming soon |
Final thoughts
Better Stack and SigNoz come down to a simple tradeoff: convenience vs control.
If you want to simplify your stack, Better Stack is the stronger default choice. It combines monitoring, incident response, and status pages into one platform, so you avoid stitching tools together and maintaining integrations. Features like eBPF collection, built-in workflows, and AI-assisted debugging reduce both setup and ongoing effort. For most teams, this leads to a lower total cost and faster time to value.
SigNoz makes sense when control is non-negotiable. As an open-source, self-hosted solution, it lets you keep data within your own infrastructure and meet requirements like HIPAA compliance. It is technically solid with ClickHouse and OpenTelemetry, but you take on the cost of operating it and integrating missing pieces like incident management and status pages.
There are still gaps on both sides. Better Stack lacks self-hosting, HIPAA, and native LLM monitoring today. SigNoz lacks built-in incident management, status pages, session replay, and automation.
In practice, unless you have strict compliance or self-hosting needs, Better Stack will be the more practical and cost-effective option for most teams.
Ready to see the difference? Start your free trial: https://betterstack.com
-
Better Stack vs Coralogix: which observability platform should you choose?
A detailed comparison of Better Stack and Coralogix covering APM, log management, infrastructure monitoring, incident management, pricing, AI features, security, and more.
Comparisons -
Better Stack vs Dash0: A Complete Comparison for 2026
detailed comparison of Better Stack and Dash0 covering pricing, architecture, distributed tracing, log management, Kubernetes monitoring, incident management, AI SRE agents, and more. Find out which platform fits your team.
Comparisons -
Better Stack vs Datadog
Better Stack vs Datadog: compare pricing, APM, log management, RUM, incident management, and AI features. See why most teams pay 90% less with Better Stack.
Comparisons -
Better Stack vs Logz.io: Full comparison for 2026
Better Stack vs Logz.io compared across logs, metrics, tracing, pricing, incident management, AI, SIEM, and more. See which observability platform fits your team
Comparisons