Better Stack vs Dash0: A Complete Comparison for 2026
Dash0 is one of the fastest-growing observability startups in recent memory. Founded in 2023 by the team behind Instana (acquired by IBM in 2020), it hit unicorn status in March 2026 with a $110M Series B at a $1B valuation, grew to 600+ paying customers including Zalando, Taco Bell, and The Telegraph, and acquired Lumigo to expand into serverless observability. The platform is built from the ground up on OpenTelemetry, charges per million signals instead of per GB, and recently launched Agent0, a suite of specialized AI agents for production operations.
So why would you pick Better Stack over the new hotness?
Because Better Stack gives you more for less. It covers the same observability ground (logs, metrics, traces, APM, error tracking, website monitoring) plus incident management, on-call scheduling, and status pages that Dash0 simply does not have. Better Stack's eBPF collector instruments services without touching code, its pricing scales predictably with data volume, and its MCP server is already GA for all customers. Dash0's OpenTelemetry-native architecture is genuinely impressive, but the platform is younger, narrower in scope, and still maturing key capabilities like website monitoring and AI agents.
This comparison covers both platforms honestly. Dash0 has real strengths worth acknowledging, and this article will tell you exactly where those strengths matter and where Better Stack pulls ahead.
Quick comparison at a glance
| Category | Better Stack | Dash0 |
|---|---|---|
| Founded | 2021 | 2023 |
| Instrumentation | eBPF (zero code changes) | OpenTelemetry SDKs + Kubernetes operator |
| Architecture | Unified (logs, metrics, traces, incidents) | Unified (logs, metrics, traces) |
| Query language | SQL + PromQL | PromQL |
| Pricing model | Per GB ingested + stored | Per million signals (logs, spans, metrics) |
| Incident management | Built-in (on-call, phone/SMS, escalation) | Not included (integrates with PagerDuty, Opsgenie, ilert) |
| Status pages | Built-in | Not available |
| Website monitoring (RUM) | Available now | Available (newer, maturing) |
| AI capabilities | AI SRE + MCP server (GA) | Agent0 (beta) + no MCP server |
| OpenTelemetry | Native support, no premium charges | Native from the ground up |
| Integrations | 100+ covering all major stacks: MCP, OpenTelemetry, Vector, Prometheus, Kubernetes, Docker, PostgreSQL, MySQL, Redis, MongoDB, Nginx, and more | 50+ via Integration Hub |
| Enterprise ready | SOC 2 Type II, GDPR, SSO, SCIM, RBAC, audit logs | SOC 2 Type II, GDPR, RBAC, audit logs |
Platform architecture
Both platforms claim unified observability, but the word "unified" means different things depending on how far it reaches. Better Stack unifies logs, metrics, traces, incident management, on-call scheduling, and status pages in a single platform with a single bill. Dash0 unifies logs, metrics, and traces. For everything else (incidents, on-call, status pages), you need separate tools. That distinction matters at 3am when an alert fires and you need to page someone, triage the issue, and update your status page without switching between three different products.
Better Stack: unified architecture with eBPF
Better Stack's architecture rests on three pillars: eBPF-based auto-instrumentation, OpenTelemetry-native data collection, and unified storage. To see how the collector automatically discovers services and captures telemetry without any code changes, watch this overview:
The eBPF collector runs at the kernel level. Deploy it to Kubernetes and it automatically discovers services, instruments database queries (PostgreSQL, MySQL, Redis, MongoDB), and constructs distributed traces. No SDKs to install, no library versions to manage, no language-specific configuration. In polyglot environments where Python, Go, Java, Ruby, and Node.js services run side by side, this eliminates an entire category of maintenance work.
Unified storage treats logs, metrics, and traces as wide events in a single data warehouse. Query everything with SQL or PromQL. No indexing fees, no choosing which data to make searchable. All ingested data is immediately available.
Single interface displays service maps, logs, metrics, traces, incidents, and on-call schedules together. When an alert fires, all relevant context appears in one view. You don't navigate between separate products for infrastructure metrics, application traces, and log details.
Dash0: OpenTelemetry-native from the ground up
Dash0's architecture starts and ends with OpenTelemetry. The platform was designed from scratch to ingest, store, and query OTel-native data without converting it to a proprietary format. That is a genuine differentiator. Unlike legacy vendors that bolt OTel support onto existing systems and strip away context in the process, Dash0 preserves the full semantic richness of OpenTelemetry attributes, resource metadata, and span relationships.
The Dash0 Kubernetes Operator installs an OpenTelemetry collector into your cluster and auto-instruments workloads for supported runtimes (Java 8+, Node.js 16+, .NET). Automatic log collection and metrics gathering work independently of runtime. This is a clean, Kubernetes-native approach, though it requires deploying the operator and configuring instrumentation per namespace. For workloads outside Kubernetes, you configure OpenTelemetry SDKs manually.
PromQL everywhere. Dash0 uses PromQL as its universal query language across metrics, traces, and logs. If your team already knows PromQL from Prometheus, the learning curve is minimal. Better Stack offers both SQL and PromQL, giving teams a choice.
Perses dashboards are fully open-source and CNCF-backed. Dashboards built in Dash0 export cleanly, and dashboards built elsewhere import without modification. This is a thoughtful commitment to portability that aligns with Dash0's zero-lock-in philosophy.
What's missing from the architecture: Dash0 covers observability (logs, metrics, traces) but not operational response. There's no incident management, no on-call scheduling, no phone/SMS alerting, no status pages. Alerting exists (checks with PromQL or query builder, notifications to Slack, email, PagerDuty, Opsgenie, ilert, incident.io), but the alert-to-resolution workflow requires external tools. Is your team currently stitching together separate tools for monitoring, alerting, on-call, and customer communication? That's the integration tax Dash0's architecture doesn't address.
| Architecture aspect | Better Stack | Dash0 |
|---|---|---|
| Data collection | eBPF (kernel-level, zero code) | OTel operator + SDKs |
| Storage model | Unified warehouse (all telemetry + incidents) | Unified warehouse (telemetry only) |
| Query language | SQL + PromQL | PromQL |
| Dashboard format | Proprietary | Perses (CNCF open standard) |
| Incident management | Built-in | Not included |
| On-call/paging | Built-in | Via external tools |
| Status pages | Built-in | Not available |
| Auto-instrumentation | eBPF (language-agnostic) | OTel operator (Java, Node.js, .NET) |
| Data ownership | Host in your S3 bucket (optional) | SaaS-only |
| Time to first insights | Minutes after eBPF deployment | Minutes after operator deployment |
Pricing comparison
Pricing is where this comparison gets interesting, because both platforms position themselves as the transparent, predictable alternative to Datadog. They just measure "predictable" differently. Better Stack charges per GB of data ingested and stored. Dash0 charges per million signals (log records, spans, metric data points). Both models avoid per-host and per-user fees, and both are dramatically cheaper than legacy vendors. But the unit economics play out differently depending on your telemetry profile.
Better Stack: volume-based, all-inclusive
Better Stack charges based on actual data volume with no hidden multipliers. The pricing formula is simple: data volume plus responders plus monitors.
Pricing structure:
- Logs: $0.10/GB ingestion + $0.05/GB/month retention (all searchable)
- Traces: $0.10/GB ingestion + $0.05/GB/month retention (no span indexing)
- Metrics: $0.50/GB/month (no cardinality penalties)
- Error tracking: $0.000050 per exception
- Responders: $29/month (unlimited phone/SMS)
- Monitors: $0.21/month each
100-host deployment example: $791/month
- Telemetry (2.5TB/month): $375
- 5 Responders: $145
- 100 Monitors: $21
- Error tracking (5M exceptions): $250
No cardinality penalties, no high-water mark billing, no indexing fees. Costs scale linearly with actual usage. Incident management, on-call scheduling, and status pages are included in the platform price.
Dash0: signal-count based, pure consumption
Dash0 removed its $50 base subscription fee in February 2025 and moved to pure consumption pricing. You pay per million signals, regardless of signal size, compression, or protocol.
Pricing structure:
- Metrics: $0.20 per million data points (13-month retention)
- Spans: $0.60 per million spans or span events (30-day retention)
- Log records: $0.60 per million records (30-day retention)
- Web events: $0.60 per million (for website monitoring)
- Synthetic API check runs: $0.20 per thousand (pricing still being finalized)
- Users/seats: Unlimited, no per-user fees
Zero minimum. If you send no telemetry, you pay nothing. Dash0 also provides Spam Filters and the SIFT framework to drop low-value telemetry (health checks, noisy success logs) before billing, which is a smart approach to cost control at the ingest layer.
What's not included: Incident management, on-call scheduling, phone/SMS alerting, and status pages are not part of Dash0. You'll need PagerDuty ($49-83/user/month), Opsgenie, ilert, or incident.io separately. For 5 responders, that adds $245-415/month on top of Dash0's observability costs.
Comparing the models
The per-signal vs. per-GB distinction creates different cost dynamics. A verbose log line with rich metadata costs the same as a one-line health check in Dash0's model (both count as one log record). In Better Stack's model, the verbose log costs more because it's larger. Conversely, Dash0's per-million pricing can get expensive if you have high signal volume with small payloads (say, millions of short metrics).
For most teams, the all-inclusive nature of Better Stack is the deciding factor. When you add the cost of incident management, on-call, and status pages that Dash0 doesn't provide, Better Stack's total cost of ownership is consistently lower. How much are you currently spending on separate incident management tools on top of your observability platform?
Cost comparison: 3-year TCO
For a 100-host deployment over 3 years:
| Category | Better Stack | Dash0 + required add-ons |
|---|---|---|
| Platform (logs, metrics, traces) | $33,600 | ~$25,000-40,000 (varies by signal volume) |
| APM/Tracing | Included | Included |
| Error tracking | $9,000 | Not included natively |
| Incident management | $5,220 | $21,600 (PagerDuty) |
| Status pages | Included | $5,000+ (Atlassian Statuspage or similar) |
| On-call/paging | Included | Included in PagerDuty estimate |
| Total | $47,820 | $51,600-66,600 |
Better Stack's all-in-one pricing eliminates the integration tax that makes Dash0 more expensive once you account for the operational tools it doesn't include.
Distributed tracing
Better Stack uses eBPF to capture traces at the kernel level without code changes. Dash0 uses OpenTelemetry instrumentation, auto-injected via its Kubernetes operator for supported runtimes and manually configured for everything else.
Better Stack: eBPF-based tracing
Better Stack's APM uses eBPF to capture traces automatically:
Deploy the collector to Kubernetes or Docker, and HTTP/gRPC traffic between services is captured immediately. Database queries to PostgreSQL, MySQL, Redis, and MongoDB are traced automatically.
Frontend-to-backend correlation connects browser-side user experience with backend service behavior. When a page load is slow, you trace from the frontend request through your microservices and database calls in one view, without switching products.
OpenTelemetry-native, zero lock-in. Traces use OTel format natively. If you send traces elsewhere, you change a config line, not your codebase. Dash0 shares this zero-lock-in philosophy, one area where both platforms align against legacy vendors. In polyglot environments, Better Stack's eBPF deploys one collector for all languages. Dash0's operator covers Java, Node.js, and .NET; other runtimes need manual SDK setup.
Dash0: OpenTelemetry-native tracing
The Trace Graph transforms a trace into a functional architecture diagram rather than just a waterfall. For complex traces with thousands of spans, this bird's-eye view reveals architectural patterns that waterfall views obscure.
Synthetic metrics from spans derive error rates and latency percentiles from raw traces on demand, without pre-defining aggregations. These aren't billed separately, since you already paid for the underlying spans.
Where Dash0 falls short: auto-instrumentation covers only three runtimes, there is no eBPF-based language-agnostic coverage, and frontend-to-backend correlation is newer and less mature.
| Tracing feature | Better Stack | Dash0 |
|---|---|---|
| Instrumentation | eBPF (zero code, all languages) | OTel operator (Java, Node.js, .NET) + manual SDKs |
| Database tracing | Automatic (Postgres, MySQL, Redis, Mongo) | Via OTel instrumentation |
| Frontend-to-backend | Unified view, no product switching | Available via website monitoring SDK |
| OpenTelemetry | Native, included, no lock-in | Native from the ground up, no lock-in |
| Trace visualization | Waterfall + service map | Waterfall + flame graph + trace graph |
| Synthetic metrics | N/A | Derived from spans, no extra charge |
| Data portability | Full (OTel format) | Full (OTel format, Perses dashboards) |
| Pricing | Per GB, all included | $0.60 per million spans |
Log management
Both platforms treat logs as first-class telemetry. Better Stack indexes 100% of ingested logs and makes them searchable immediately via SQL or PromQL. Dash0 also makes all ingested logs searchable (no two-tier indexed/archived model like Datadog), but queries use PromQL rather than SQL. The practical difference comes down to query language preference and what sits alongside your logs in the same platform.
Better Stack: SQL-powered log management
Better Stack logs stores all logs alongside metrics and traces in a unified data warehouse. Every log is searchable the moment it's ingested, with no indexing fees and no decisions about which logs deserve to be searchable. Watch how Better Stack's Live Tail provides real-time log streaming:
SQL querying gives you familiar syntax that most engineers already know:
SQL isn't just for querying. You can transform log queries into visual charts and dashboards:
For frequently used queries and filters, Better Stack lets you save them as presets for quick access:
Pricing transparency: $0.10/GB ingestion + $0.05/GB/month retention. A service producing 100GB monthly costs $15 total. Trace correlation happens automatically without additional configuration.
Dash0: PromQL-native log management
Dash0 also makes all ingested logs searchable immediately with no two-tier indexing. It charges $0.60 per million log records regardless of size, so verbose error logs with full stack traces cost the same as one-line health checks. Rich, detailed logs are more cost-efficient in Dash0's per-signal model.
Spam Filters drop noisy logs at the ingest layer before billing, a one-click operation. PromQL for logs is powerful for Prometheus-native teams, but more engineers know SQL than PromQL, which affects how much of your team can self-serve log queries. Retention defaults to 30 days. Better Stack lets you configure retention flexibly.
| Log management | Better Stack | Dash0 |
|---|---|---|
| Pricing model | Per GB (ingestion + retention) | Per million records |
| Searchability | 100% of ingested logs | 100% of ingested logs |
| Query language | SQL + PromQL | PromQL |
| Default retention | Configurable | 30 days |
| Trace correlation | Automatic | Automatic |
| Pre-billing filtering | Via pipeline config | One-click Spam Filters (SIFT) |
| Log size impact on cost | Larger logs cost more | No impact (per-record pricing) |
Infrastructure monitoring
Cardinality is the silent bill-killer in observability, and both Better Stack and Dash0 handle it better than legacy vendors. Neither platform punishes you for adding high-cardinality tags to your metrics. The difference is in how they price metrics and what additional infrastructure features they include.
Better Stack: metrics with zero cardinality anxiety
Better Stack metrics charges based on data volume, not unique metric combinations. Add tags freely for granular analysis without worrying about exponential cost increases. The platform supports full PromQL queries and is Prometheus-compatible.
Better Stack also supports native PromQL for teams already familiar with Prometheus:
For a visual approach, Better Stack provides a drag-and-drop chart builder alongside its query editors:
Managing high-cardinality metrics is still useful for query performance, even when pricing isn't a concern:
Dash0: per-signal metrics with 13-month retention
Dash0 charges $0.20 per million metric data points with 13-month retention. No cardinality penalties. The 13-month retention suits year-over-year comparisons.
Synthetic metrics derive error rates and latency percentiles from raw spans and logs on demand, without pre-defining aggregations. These aren't billed separately. Resource-centric monitoring shows metrics scoped to the resource that produced them (a Kubernetes pod, a service instance), aligning with OpenTelemetry's resource model.
Where Better Stack pulls ahead: SQL and PromQL for metrics, drag-and-drop visual builder, and infrastructure monitoring bundled with incident management. Dash0's metrics are strong but disconnected from operational response tools.
| Metrics feature | Better Stack | Dash0 |
|---|---|---|
| Pricing model | Per GB stored | $0.20 per million data points |
| Cardinality | No penalty | No penalty |
| Retention | Configurable | 13 months |
| Query language | SQL + PromQL | PromQL |
| Synthetic metrics | N/A | Derived from spans/logs, no extra charge |
| Resource-centric views | Service map + infrastructure view | Resource explorer + resource map |
| Visual builder | Drag-and-drop + code | Query builder + visual editor |
Application performance monitoring
APM in Better Stack is powered by eBPF, which means it captures traces at the kernel level without requiring SDK installation in each service. Dash0's APM relies on OpenTelemetry auto-instrumentation via the Kubernetes operator for supported runtimes and manual SDK setup for others. Both approaches have tradeoffs.
Better Stack: zero-code eBPF APM
Deploy the eBPF collector once, and HTTP/gRPC traffic between services is captured automatically. Database queries, service-to-service calls, and external API requests appear in traces without application-level configuration. How many services in your stack are still uninstrumented because nobody found time to add the SDK?
Frontend-to-backend correlation traces from a user's browser through backend microservices and database calls in one view. When a page load takes 8 seconds instead of 2, you see the full journey without switching products.
Dash0: OpenTelemetry-native APM
Dash0's APM preserves the full context of OpenTelemetry traces, including all resource attributes and semantic conventions. The Kubernetes operator auto-instruments Java, Node.js, and .NET workloads. For Go, Python, Ruby, PHP, and other runtimes, you set up OpenTelemetry SDKs manually.
The Service Catalog provides a curated view of all instrumented services with RED metrics (rate, errors, duration), service health status, and dependency maps. You can drill from the catalog into specific operations, traces, and logs for each service.
Triage flow structures incident investigation into a guided path: start with the affected service, pivot to related spans and logs, identify anomalies, and correlate with recent changes. This is more structured than Better Stack's single-view approach, and some teams prefer the guided workflow over an all-at-once view.
Are you running services in languages that Dash0's operator doesn't auto-instrument? That's a gap that Better Stack's eBPF approach handles without any language restrictions.
| APM feature | Better Stack | Dash0 |
|---|---|---|
| Instrumentation | eBPF (zero code, all languages) | OTel operator (Java, Node.js, .NET) + manual |
| Database tracing | Automatic | Via OTel instrumentation |
| Frontend-to-backend | Unified view | Via website monitoring SDK |
| Service catalog | Service map | Service catalog with RED metrics |
| Triage workflow | All context in one view | Structured triage flow |
| Code-level profiling | Network-level only | Not available |
Kubernetes monitoring
Dash0's entire identity is Kubernetes-native. Better Stack deploys to Kubernetes via Helm and captures cluster data through its eBPF collector.
Better Stack deploys its eBPF collector as a DaemonSet via Helm chart. The collector auto-discovers services, captures traces, instruments databases, and collects metrics from nodes and pods automatically with no per-namespace configuration.
Dash0 built a dedicated open-source Kubernetes operator that goes deeper. The operator auto-instruments workloads for supported runtimes, collects pod logs, gathers cluster and workload metrics, and synchronizes PrometheusRule and PersesDashboard CRDs from your cluster into Dash0. You can define alerts, dashboards, and synthetic checks as Kubernetes CRDs, version-controlled in Git and deployed through CI/CD.
Resource-centric views show Kubernetes resources as first-class citizens with metrics, logs, and traces scoped to each resource. Dash0's Kubernetes monitoring is one of its strongest features. How much of your infrastructure runs on Kubernetes, and how much runs elsewhere? If the answer is "all Kubernetes," Dash0's deep integration is a genuine advantage.
| Kubernetes feature | Better Stack | Dash0 |
|---|---|---|
| Deployment method | Helm chart (eBPF DaemonSet) | Kubernetes operator (Helm chart) |
| Auto-instrumentation | eBPF (all languages) | OTel injection (Java, Node.js, .NET) |
| Dashboards as code | Via API | PersesDashboard CRDs |
| Alerts as code | Via API | PrometheusRule CRDs |
| Resource-centric views | Via service map | Dedicated resource explorer |
Incident management
This is where the platforms diverge most sharply. Better Stack includes end-to-end incident management as a core feature. Dash0 does not have incident management at all. Dash0 sends alert notifications to external tools (PagerDuty, Opsgenie, ilert, incident.io, Slack, email, webhook), but the incident lifecycle (on-call scheduling, escalation policies, phone/SMS alerting, post-mortems, status page updates) happens outside Dash0.
Better Stack: built-in incident management
Better Stack incident management includes unlimited phone/SMS alerts at $29/month per responder, on-call scheduling, multi-tier escalation policies, Slack/Teams-native incident channels, and automatic post-mortem generation.
Incidents are managed directly in Slack, where teams are already collaborating:
On-call scheduling with rotation management, timezone-aware schedules, and automatic handoffs:
Automatic post-mortem generation from incident timelines:
Enterprise-grade escalation workflows with time-based rules and metadata filters:
Dash0: alerting only, incidents handled externally
Dash0 provides alerting through check rules (PromQL-based or via query builder) with notifications to Slack, email, PagerDuty, Opsgenie, ilert, incident.io, All Quiet, Microsoft Teams, Google Chat, Discord, Jira Service Management Ops, and generic webhooks. The check rule system supports 400+ pre-built alert templates from open-source knowledge bases, which is a strong foundation.
But alerting is where Dash0's involvement ends. Once a check fires, the alert leaves Dash0 and enters whatever incident management tool you've integrated. On-call scheduling, phone/SMS delivery, escalation policies, incident channels, and post-mortems all happen in separate products.
For a team of 5 responders, adding PagerDuty ($49-83/user/month) costs $245-415/month. Better Stack provides the same capabilities at $145/month (5 responders x $29). That's a $100-270/month difference just for incident management, before you account for the integration overhead of maintaining connections between your observability and incident management tools.
| Incident feature | Better Stack | Dash0 |
|---|---|---|
| Incident management | Built-in | Not available |
| Phone/SMS alerts | Unlimited (included) | Via PagerDuty/Opsgenie/ilert |
| On-call scheduling | Built-in | Via external tools |
| Escalation policies | Multi-tier, time-based | Via external tools |
| Post-mortems | Automatic generation | Via external tools |
| Incident channels | Native Slack/Teams | Via external tools |
| Monthly cost (5 responders) | $145 | $245-415 (PagerDuty) |
Website monitoring
Both platforms now offer website monitoring (RUM), though Better Stack's implementation is more mature and comprehensive. Dash0 launched website monitoring more recently and is still building out session replay and advanced analytics.
Better Stack: unified RUM
Better Stack RUM captures frontend sessions, JavaScript errors, Core Web Vitals, and user behavior analytics in the same data warehouse as backend telemetry. Frontend events, errors, and traces are queryable with the same SQL syntax in the same interface.
Session replay with rage click, dead click, and error filtering. Website analytics tracking referrers, UTM campaigns, and real-time traffic sources. Web vitals (LCP, CLS, INP) tracked per URL with alerting. Product analytics with auto-captured user events and funnel analysis.
Pricing: $0.00150/session replay. For 5M web events and 50,000 session replays per month, Better Stack costs approximately $102.
Dash0: OpenTelemetry-based website monitoring
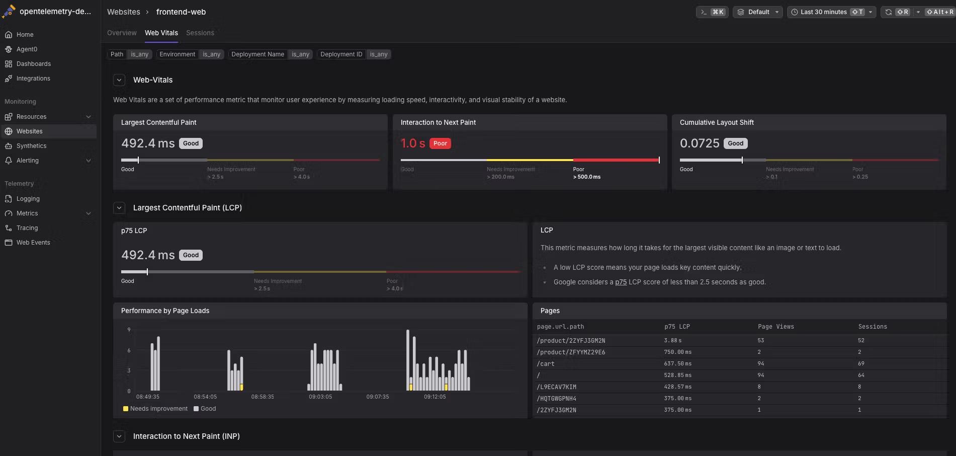
Dash0's website monitoring uses the Dash0 Web SDK to collect frontend telemetry from browsers, built on OpenTelemetry standards. It captures user sessions, page views, Core Web Vitals (LCP, INP, CLS), bounce rates, and session-level detail across three views: Overview, Web Vitals, and Sessions. IP anonymization is handled by default (last octet zeroed for IPv4).
Session replay is less mature than Better Stack's, product analytics and funnel analysis are more limited, and website analytics (referrer tracking, UTM campaigns) are still developing. Dash0's web monitoring is functional but earlier in its lifecycle.
| Website monitoring | Better Stack | Dash0 |
|---|---|---|
| Session replay | Yes (with rage click filtering) | Early stage |
| Core Web Vitals | LCP, CLS, INP with alerting | LCP, CLS, INP with p75 analysis |
| Website analytics | Referrers, UTM, real-time | Basic page views and sessions |
| Product analytics | Funnel analysis, auto-captured events | Limited |
| Frontend-to-backend | Unified (same SQL interface) | Via OTel trace correlation |
| Privacy controls | SDK-level field exclusion | IP anonymization, configurable precision |
| Pricing | ~$102/mo (5M events + 50K replays) | $0.60 per million web events |
Synthetic monitoring
Dash0 has synthetic monitoring with a standout feature: every synthetic check generates spans that correlate with downstream service spans, so you can trace from the synthetic probe through your entire backend. Synthetic checks are also manageable as infrastructure as code via Terraform and Kubernetes CRDs. What happens when a synthetic check catches a problem at 2am but there's no built-in incident management to wake someone up?
Better Stack provides uptime monitoring with HTTP, TCP, and keyword checks from global locations. The differentiator is what happens after a check fails: alerts integrate directly with incident management, so a failure can page your on-call engineer, create a Slack channel, and update your status page automatically. In Dash0, the check failure sends a notification to an external incident management tool.
Alerting
Better Stack and Dash0 both offer robust alerting, but they differ in where alerting ends and incident response begins. Dash0's alerting is technically strong but operationally incomplete without external incident management tools.
Dash0: PromQL-native alerting
Dash0 Checks let you alert on metrics, logs, and RED metrics derived from traces. The system is 100% PromQL-compatible, which means you can import existing Prometheus alert rules without modification. Dash0 also provides 400+ pre-built alert templates from open-source knowledge bases (the same community-maintained rules used with Prometheus Alertmanager).
Notification channels include Slack, email, PagerDuty, Opsgenie, ilert, incident.io, All Quiet, Microsoft Teams, Google Chat, Discord, Jira Service Management Ops, Alertmanager, and webhooks. Check rules support labels, annotations, and template variables for dynamic context in alert messages.
Better Stack: alerting connected to incident response
Better Stack's monitoring creates alerts that flow directly into the built-in incident management system. An alert creates an incident, pages the on-call responder via phone/SMS, opens a Slack channel, and can update the status page, all within the same platform. No integration configuration between separate tools.
The difference is operational completeness. Dash0 alerts. Better Stack alerts, pages, escalates, and resolves.
AI SRE agents and MCP
Both platforms invest in AI-native workflows, and this is one of the most interesting comparison points because Dash0 is betting its entire future on Agent0 (their $110M Series B was largely raised to fund it). Better Stack's AI SRE and MCP server are more narrowly scoped but already generally available.
Better Stack: AI SRE and MCP server (GA)
AI SRE activates autonomously during incidents. It analyzes your service map, queries logs, reviews recent deployments, and suggests likely root causes without manual prompting. During a 3am incident, you start from a hypothesis rather than a blank screen.
Better Stack MCP server connects Claude, Cursor, or any MCP-compatible client directly to your observability data. Your AI assistant can query Better Stack directly: running ClickHouse SQL against logs, checking who's on-call, acknowledging incidents, or building dashboard charts through natural language.
Setup is minimal:
The MCP server covers uptime monitoring, incident management, log querying, metrics, dashboards, error tracking, and on-call scheduling. You can control what the AI assistant can access: allowlisting specific tools for read-only access or blocklisting destructive operations.
The key advantage: Better Stack's MCP server is GA today for all customers. If you want AI-assisted observability workflows through your coding environment right now, Better Stack is production-ready.
Dash0: Agent0 (beta) with specialized agents
Dash0's Agent0 is more ambitious in scope. Instead of a single AI assistant, it's a federation of specialized agents:
- The Seeker investigates alerts and produces structured root cause analyses.
- The Oracle generates PromQL queries from natural language.
- The Pathfinder guides developers through instrumenting new services.
- The Threadweaver analyzes complex traces, identifying erroneous spans and anomalies.
- The Architect generates dashboards and alert rules from existing telemetry.
- The Lookout surfaces web sessions with performance issues.
Each agent exposes its reasoning and data sources, so conclusions are inspectable. The roadmap extends to autonomous agents for migration, cost optimization, security detection, and deployment validation.
Agent0 does not have an MCP server. AI coding integrations use Dash0 Agent Skills (for Claude Code, Cursor, Windsurf) and the Dash0 CLI. Agent0 is in beta for all Dash0 users. If it delivers on its roadmap, it could become the more powerful AI system. But roadmaps are not products, and "beta" means exactly what it says. Would you bet your production AI workflows on a beta product, or would you start with the platform where MCP is already GA?
| AI capability | Better Stack | Dash0 |
|---|---|---|
| AI SRE | Yes (autonomous incident investigation) | Yes (Agent0 with specialized agents, beta) |
| MCP server | Yes (GA, all customers) | No MCP server |
| AI coding integration | Claude Code + Cursor via MCP | Agent Skills for Claude Code, Cursor, Windsurf |
| Natural language queries | Via MCP in any AI client | Agent0 Oracle (within Dash0 UI) |
| Dashboard generation | Via MCP | Agent0 Architect (one-click deploy) |
| Trace analysis | Via AI SRE during incidents | Agent0 Threadweaver (specialized) |
| Instrumentation guidance | N/A | Agent0 Pathfinder |
| Custom agents | N/A | Planned (build on Dash0 platform) |
| Availability | GA | Beta |
Dashboards and observability as code
Dash0 has a genuine edge in openness and GitOps workflows. Dashboards are built on Perses, a CNCF open standard, so they export cleanly and import from other Perses-compatible tools. The Kubernetes operator manages dashboards (PersesDashboard CRDs), alerts (PrometheusRule CRDs), and synthetic checks (Dash0SyntheticCheck CRDs) declaratively. The Terraform provider handles the same resources for non-Kubernetes workflows. Everything lives in Git and deploys through CI/CD.
Better Stack dashboards support SQL and PromQL queries with drag-and-drop visual builders and programmatic management via API and Terraform. The format is proprietary, but SQL accessibility means more team members can build dashboards without specialized query language knowledge.
| Feature | Better Stack | Dash0 |
|---|---|---|
| Dashboard format | Proprietary | Perses (CNCF open standard) |
| Query language | SQL + PromQL | PromQL |
| Terraform provider | Yes | Yes |
| Kubernetes CRDs | N/A | Dashboards, alerts, synthetic checks |
| Portability | Export via API | Perses-native, fully portable |
| CLI | N/A | Dash0 CLI |
Error tracking
Better Stack
Better Stack Error Tracking accepts Sentry SDK payloads, so you can use Sentry's well-documented SDKs while sending data to Better Stack. AI-native debugging includes Claude Code and Cursor integration with pre-made prompts that summarize error context. Copy the prompt, paste into your AI coding agent, and resolve issues without manually reading stack traces.
Full trace context shows the complete distributed trace for each error, revealing what requests led to the exception. Already using Sentry? Better Stack accepts Sentry SDK payloads directly for a migration path without rewriting instrumentation.
Dash0
Dash0 does not have a dedicated error tracking product at the same level as Better Stack or Sentry. Errors surface through traces (span status codes) and logs (error-level log records), and Agent0 can analyze error patterns during triage. But there's no dedicated error grouping, issue management, or Sentry SDK compatibility.
If error tracking with dedicated grouping, AI-native debugging prompts, and Sentry SDK support is important to your workflow, Better Stack is the clear choice here.
| Error tracking | Better Stack | Dash0 |
|---|---|---|
| Dedicated product | Yes | No (errors via traces/logs) |
| Sentry SDK support | First-class | Not available |
| AI debugging | Claude Code + Cursor prompts | Agent0 triage (beta) |
| Trace context | Automatic | Via span analysis |
| Issue grouping | Yes | N/A |
Service map
Both platforms provide service maps that visualize the topology of your distributed system and the relationships between services.
Dash0: resource-centric service map
Dash0's Service Map visualizes interactions between resources, showing request rates, error rates, and latency between services. The resource-centric approach means you can click from the map into the Resource Explorer, see all associated telemetry (metrics, logs, traces), and pivot into the Triage flow. The Trace Graph adds another dimension by transforming individual traces into functional architecture diagrams.
Better Stack
Better Stack's service map shows service dependencies, traffic patterns, and health status in a unified view alongside logs, metrics, and traces. When an alert fires, the service map appears as part of the incident context, helping you quickly identify which services are affected and how they relate to each other.
Status pages and customer communication
Better Stack: built-in status pages
Better Stack Status Pages is integrated into the platform and syncs automatically with incident management:
Core capabilities: public and private pages, custom branding and domains, real-time incident updates synchronized with internal incidents, subscriber notifications (email, SMS, Slack, webhook), scheduled maintenance announcements, multi-language support, custom CSS, password protection or SAML SSO for private pages, and automatic incident timeline publishing.
Pricing: $12-208/month for advanced features, included with Better Stack's platform at no additional cost.
Dash0: no status pages
Dash0 does not have a status page product. If you need to communicate system status to customers, you'll need a separate tool like Atlassian Statuspage, Instatus, or Better Stack's status pages. This is another area where Dash0's narrower scope (observability only) means additional tools and costs.
When something goes down, your users find out regardless. The question is whether they learn from your status page or from social media. Better Stack handles this natively. With Dash0, you need to integrate and maintain a separate status page product.
| Status pages | Better Stack | Dash0 |
|---|---|---|
| Availability | Built-in | Not available |
| Incident sync | Automatic | N/A |
| Subscriber notifications | Email, SMS, Slack, webhook | N/A |
| Custom branding | Full customization + CSS | N/A |
| Private pages | Password, SSO, IP allowlist | N/A |
Transparent cost
Dash0 deserves credit for its cost transparency features. The platform provides real-time visibility into telemetry usage, showing exactly how many signals each service, namespace, and team is producing and what they cost. You can set up alerts for cost spikes (a 50% increase for a specific service, for example) and use Spam Filters to drop noisy telemetry before it's billed.
Better Stack's pricing is transparent in a different way: simple per-GB rates with no hidden multipliers, cardinality penalties, or indexing fees. But Better Stack doesn't provide the same granular, in-platform cost breakdown per service or namespace that Dash0 offers.
If cost visibility at the service level is a priority for your team, Dash0's approach is more mature. If predictable, simple pricing is the priority, Better Stack's model is easier to forecast.
Security monitoring
Neither Better Stack nor Dash0 offers a dedicated SIEM or cloud security monitoring product. Both focus on observability. If your security team needs active threat detection, SOAR automation, or entity analytics, you'll need a dedicated security tool alongside either platform.
Both are SOC 2 Type II certified and GDPR compliant. Neither is HIPAA compliant. Dash0 hosts on AWS (ISO 27001/27017/27018 certified), provides RBAC and audit logs with OTLP export for SIEM integration, and offers EU and North America data residency. Better Stack adds SCIM provisioning, AES-256 encryption at rest, regular third-party penetration testing, and the option to host data in your own S3 bucket, which Dash0's SaaS-only model does not support. Does your compliance team require self-hosted data or just regional residency? That distinction determines which platform's security posture fits.
| Security | Better Stack | Dash0 |
|---|---|---|
| SOC 2 Type II | Yes | Yes |
| GDPR | Yes | Yes |
| HIPAA | No | No |
| SSO/SAML | Okta, Azure, Google | SSO supported |
| SCIM provisioning | Yes | Not confirmed publicly |
| RBAC | Yes | Yes (Admin, Member + asset-level) |
| Audit logs | Yes | Yes (with OTLP export) |
| Data residency | EU + US, optional S3 bucket | EU + North America regions |
| Self-hosted data | Optional (your S3 bucket) | SaaS-only |
| Cloud SIEM | No | No |
Deployment and integration
How fast can you go from zero to observability? That depends on your stack, and these two platforms take different paths to get there.
Better Stack
Deploy Better Stack's eBPF collector to Kubernetes via Helm chart. The collector runs as a DaemonSet, automatically discovering services, capturing traces, and instrumenting databases with zero code changes:
If you're already using OpenTelemetry, Better Stack integrates natively:
For log collection, Vector integrates as a log processing pipeline:
Integrations: Better Stack connects natively to 100+ tools covering all major stacks: MCP, OpenTelemetry, Vector, Prometheus, Kubernetes, Docker, PostgreSQL, MySQL, Redis, MongoDB, Nginx, and more. The MCP server connects AI assistants (Claude, Cursor) directly to your observability data. Dash0's Integration Hub lists 50+ integrations, a smaller catalog but sufficient for most cloud-native stacks.
Dash0: Kubernetes operator + OTel collector
Dash0 deploys via the Kubernetes operator: install via Helm, create a monitoring resource, and the operator handles the rest. For non-Kubernetes environments, configure the standard OpenTelemetry collector to point to Dash0's OTLP ingress endpoint. OTelBin, an open-source tool by Dash0 for validating OTel Collector configs, is worth bookmarking regardless of your platform choice.
| Deployment | Better Stack | Dash0 |
|---|---|---|
| Primary method | eBPF collector (Helm DaemonSet) | K8s operator (Helm) |
| Time to production | Hours | Hours |
| Code changes | Zero (eBPF) | None for supported runtimes, SDKs for others |
| Non-Kubernetes | eBPF collector or OTel | OTel collector configuration |
| Integration count | 100+ | 50+ |
| MCP server | Yes (GA) | No |
| Developer tooling | MCP for AI assistants | Agent Skills + CLI |
User experience and interface
Better Stack
One interface for logs, metrics, and traces. Same query language (SQL or PromQL) across all data. When alerts fire, all context appears together, including service map, logs, metrics, traces, and on-call status:
Investigation workflow: Alert fires, single view shows service map, related logs, metric anomalies, trace examples. Click a trace for details. Time to insight: roughly 30 seconds, 2-3 clicks.
Dash0
Dash0's UI earns consistent praise on G2 for its developer-first design, full keyboard navigation (mouse-optional), and sleek dark mode. Resource-centric navigation lets you explore by resource (pod, service, node) rather than by signal type, which aligns with how engineers think about their systems. Semantic filtering adapts to your technology stack using OpenTelemetry conventions.
The learning curve is minimal if you know PromQL. But is your whole team fluent in PromQL, or would some engineers be more productive with SQL? That's a practical consideration Better Stack addresses by offering both.
| UX aspect | Better Stack | Dash0 |
|---|---|---|
| Query language | SQL + PromQL (unified) | PromQL (unified) |
| Context switching | None (unified UI) | None (unified observability UI) |
| Investigation workflow | All context in one view | Resource-centric + triage flow |
| Keyboard navigation | Standard | Full keyboard support, mouse-optional |
| Dark mode | Available | Default |
| Onboarding time | Hours | Hours |
| G2 sentiment | Strong | Praised for UX, noted for limited advanced features |
Final thoughts
Dash0 is a genuinely good product. The OpenTelemetry-native architecture, Perses dashboards, Kubernetes operator, per-signal pricing, and Agent0 vision represent a thoughtful approach to modern observability. The founding team's track record (Instana, acquired by IBM) gives them credibility most startups lack.
But there's a difference between a focused observability tool and a complete operational platform.
Better Stack gives you logs, metrics, traces, APM, error tracking, website monitoring, incident management, on-call scheduling, phone/SMS alerting, post-mortems, status pages, and an MCP server that's already in production. Dash0 gives you logs, metrics, traces, alerting, website monitoring, synthetic monitoring, dashboards, and Agent0 in beta. Everything else requires separate tools and separate bills.
Ready to see the difference? Start your free trial and see how Better Stack handles your entire observability and incident response workflow in one place.
-
Better Stack vs Coralogix: which observability platform should you choose?
A detailed comparison of Better Stack and Coralogix covering APM, log management, infrastructure monitoring, incident management, pricing, AI features, security, and more.
Comparisons -
Better Stack vs Datadog
Better Stack vs Datadog: compare pricing, APM, log management, RUM, incident management, and AI features. See why most teams pay 90% less with Better Stack.
Comparisons -
Better Stack vs Logz.io: Full comparison for 2026
Better Stack vs Logz.io compared across logs, metrics, tracing, pricing, incident management, AI, SIEM, and more. See which observability platform fits your team
Comparisons -
Better Stack vs New Relic: A Complete Comparison for 2026
Most teams don't outgrow New Relic's capabilities. They outgrow the model it's sold under. Have you ever had to tell an engineer they can't investigate their own service in production because they ...
Comparisons