Better Stack vs New Relic: A Complete Comparison for 2026
Most teams don't outgrow New Relic's capabilities. They outgrow the model it's sold under. Have you ever had to tell an engineer they can't investigate their own service in production because they don't have a full platform seat?
New Relic is a capable platform. The APM is deep, Browser Monitoring is genuinely good, and NRDB can query at petabyte scale. But a specific pattern tends to emerge over time: you restrict who gets a full platform seat to control costs, so engineers without a seat can't dig into traces during incidents. You invest months learning NRQL, write alerts and runbooks around it, and quietly accumulate switching costs you never signed up for. You start with the eBPF agent for fast coverage, realize you need APM agents too for full depth, and now you're maintaining two instrumentation systems across every service.
None of these are bugs. They're the natural consequence of a platform built around selling seats and data volume to a dedicated observability team, not around giving every engineer access to everything. Which matters more for your team: deep profiling and compliance certifications, or full access for every engineer at predictable cost?
Better Stack is built on the opposite assumption. One eBPF collector, no per-user pricing, SQL instead of a proprietary query language, and incident management included so you're not stitching PagerDuty on top. It covers the same ground as New Relic (APM, logs, infrastructure, browser monitoring, error tracking, incident management, and status pages) at 77% less for an equivalent deployment.
New Relic still has edges that matter: thread-level CPU profiling, mature Browser Monitoring with session replay, and FedRAMP/HIPAA eligibility via Data Plus. It also recently introduced a Compute pricing model that removes per-user fees entirely. If those apply to you, they're real reasons to stay. This comparison covers both honestly so you can judge for yourself.
Quick comparison at a glance
| Category | Better Stack | New Relic |
|---|---|---|
| Deployment Time | Hours (eBPF auto-instrumentation) | Hours (eBPF) to days (full APM agent coverage) |
| Instrumentation | Zero code changes | eBPF available, APM agents needed for full depth |
| Architecture | Unified (logs, metrics, traces together) | Product-based (separate pricing per product) |
| Query Language | SQL + PromQL (universal) | NRQL (proprietary) + PromQL-style queries |
| Pricing Model | Data volume + responders | Per-user + data ingest |
| OpenTelemetry | Native, no premium charges | Supported with consumption pricing |
| Integrations | 100+ covering all major stacks: MCP, OpenTelemetry, Vector, Prometheus, Kubernetes, Docker, PostgreSQL, MySQL, Redis, MongoDB, Nginx, and more | 780+ across all products |
| Enterprise Ready | SOC 2 Type II, GDPR compliant | SOC 2, GDPR, HIPAA, FedRAMP (Data Plus) |
Platform architecture
New Relic's architecture story is actually two stories running in parallel. The older one is APM agents: language-specific libraries you install in each service for method-level traces, thread profiling, and transaction detail. The newer one is an eBPF agent: kernel-level instrumentation that requires no code changes and discovers services automatically. New Relic recommends running both for complete coverage, which means you get two systems to deploy, version, and maintain: one per host, one per service.
Better Stack has one story: an eBPF collector that handles logs, metrics, and traces from a single DaemonSet, with everything queryable through SQL or PromQL in one interface.
Better Stack: unified eBPF architecture
Better Stack's architecture rests on three principles: eBPF-based auto-instrumentation, OpenTelemetry-native data collection, and unified storage. To see how this works in practice, watch how the Better Stack collector automatically discovers services and begins capturing telemetry data without any code changes:
eBPF collector operates at the kernel level, capturing traces, logs, and metrics without application code changes. Deploying to Kubernetes means the collector automatically discovers services, instruments database queries (PostgreSQL, MySQL, Redis, MongoDB), and builds distributed traces, all without touching code.
Unified storage treats logs, metrics, and traces as wide events in the same data warehouse. Query everything with SQL or PromQL. No switching between query languages or products. All ingested data is immediately searchable with no indexing fees.
Single interface shows service maps, logs, metrics, and traces together. When an alert fires, all relevant context appears in one view. No navigating between APM, Infrastructure, and Logs products.
New Relic: multi-agent architecture
New Relic offers two instrumentation paths that the platform recommends running together for complete coverage.
Traditional APM agents are New Relic's primary path for deep application monitoring. Installing language-specific agents in each service (Java, .NET, Node.js, PHP, Python, Ruby, Go, C/C++) provides method-level timing, thread profiling, and detailed transaction traces. Each agent requires installation, configuration, and ongoing version management per service.
New Relic eBPF agent (eAPM) provides zero-code instrumentation for Kubernetes clusters and Linux hosts. It automatically discovers services and collects spans, logs, and infrastructure metrics without code changes, across any language. New Relic supports eAPM as a standalone path for teams that want broad, zero-instrumentation coverage, and also recommends running traditional APM agents alongside it for the deepest method-level traces and thread profiling.
NRQL query language provides powerful querying across all data types but requires learning a proprietary syntax rather than standard SQL. Once mastered it's expressive, but it creates vendor dependency that SQL and PromQL don't.
| Architecture aspect | Better Stack | New Relic |
|---|---|---|
| Data Collection | eBPF (sole primary architecture) | APM agents or eBPF (both supported; APM agents for deepest traces) |
| Storage Model | Unified warehouse (all telemetry together) | NRDB (unified backend, product-based navigation) |
| Query Language | SQL + PromQL (universal) | NRQL (proprietary) + PromQL-style queries |
| Investigation Flow | Single interface, all context visible | Navigate between APM, Infrastructure, Logs products |
| Data Ownership | Host in your S3 bucket (optional) | New Relic-hosted only |
| Time to First Insights | Minutes after deployment | Minutes (eBPF) to hours (full APM agent setup) |
| OpenTelemetry Support | First-class native | Supported via consumption pricing |
Pricing comparison
New Relic's pricing has two dials that move independently: how many full platform users you have and how much data you ingest. On the Standard plan, you pay $10 for the first full platform user and $99 per additional user, capped at 5. Once a team needs more than 5 full platform seats, it moves to Pro at $349/month per user annually. A 10-engineer team where everyone needs APM and infrastructure access costs $3,490/month on Pro before a single byte of telemetry. The second dial starts at $0.40/GB beyond the free 100GB/month. Both dials go up as you grow.
Better Stack has one dial: data volume. No per-user fees, no consumption tiers, no committed minimums. The same 100-host deployment costs $808/month on Better Stack versus $4,857/month on New Relic.
Better Stack: transparent and predictable
Better Stack charges based on actual data volume with no hidden multipliers. The pricing formula is simple: data volume plus responders plus monitors.
Pricing structure:
- Logs: $0.10/GB ingestion + $0.05/GB/month retention (all searchable)
- Traces: $0.10/GB ingestion + $0.05/GB/month retention (no span indexing)
- Metrics: $0.50/GB/month (no cardinality penalties)
- Error tracking: $0.000050 per exception
- Responders: $29/month (unlimited phone/SMS)
- Monitors: $0.21/month each
100-host deployment example: $808/month
- Telemetry (2.5TB/month): $375
- 5 Responders: $145
- 100 Monitors: $38
- Error tracking (5M exceptions): $250
No user licensing fees, no cardinality penalties, no high-water mark billing. Every engineer gets full access without adding to your bill.
New Relic: user-based plus consumption
New Relic combines per-user licensing with consumption-based data charges.
Pricing structure:
- Full platform users: $349/user/month annual (Pro), $418.80/month pay-as-you-go
- Core users: $49/month per user
- Basic users: Free (dashboards and queries only, no APM or distributed tracing)
- Data ingest: First 100GB/month free, then $0.40/GB (Standard) or $0.60/GB (Data Plus)
- FedRAMP/HIPAA eligibility requires Data Plus on Enterprise edition
Note: New Relic also offers a Compute pricing model (currently available on Pro and Enterprise) that removes per-user fees entirely in exchange for Compute Capacity Unit (CCU) charges. If your team is large relative to your data volume, this model may be worth evaluating directly with New Relic sales.
100-host deployment example (user-based model, Pro plan, 8 full platform users): $4,857/month
- 8 full platform users x $349 (Pro annual): $2,792
- Data ingest: ~5TB/month minus 100GB free
- Overage: ~4.9TB x $0.40/GB: $1,960
- Additional tooling: $105
Are you limiting who has access to observability data because of per-user licensing costs? That's a direct consequence of the default pricing model, and it slows down incident response when the engineer who needs to investigate doesn't have a full platform seat.
Data consumption unpredictability: New Relic charges $0.40/GB for data beyond the free 100GB tier. High-cardinality metrics, verbose logs, and comprehensive tracing all increase volume. Teams must actively monitor consumption dashboards to avoid surprise bills.
Cost comparison: 3-year TCO
For a 100-host deployment over 3 years:
| Category | Better Stack | New Relic |
|---|---|---|
| Platform (logs, metrics, traces) | $29,081 | $174,852 |
| APM/Tracing | Included | Included in platform |
| Error tracking | $9,000 | Included in APM |
| Incident management | $5,220 | $10,800 (PagerDuty) |
| Status pages | $2,160 | $10,800 (external) |
| Total | $45,461 | $196,452 |
Better Stack saves $150,991 (77%) over three years. What would your engineering team do with an extra $150,000?
Application performance monitoring
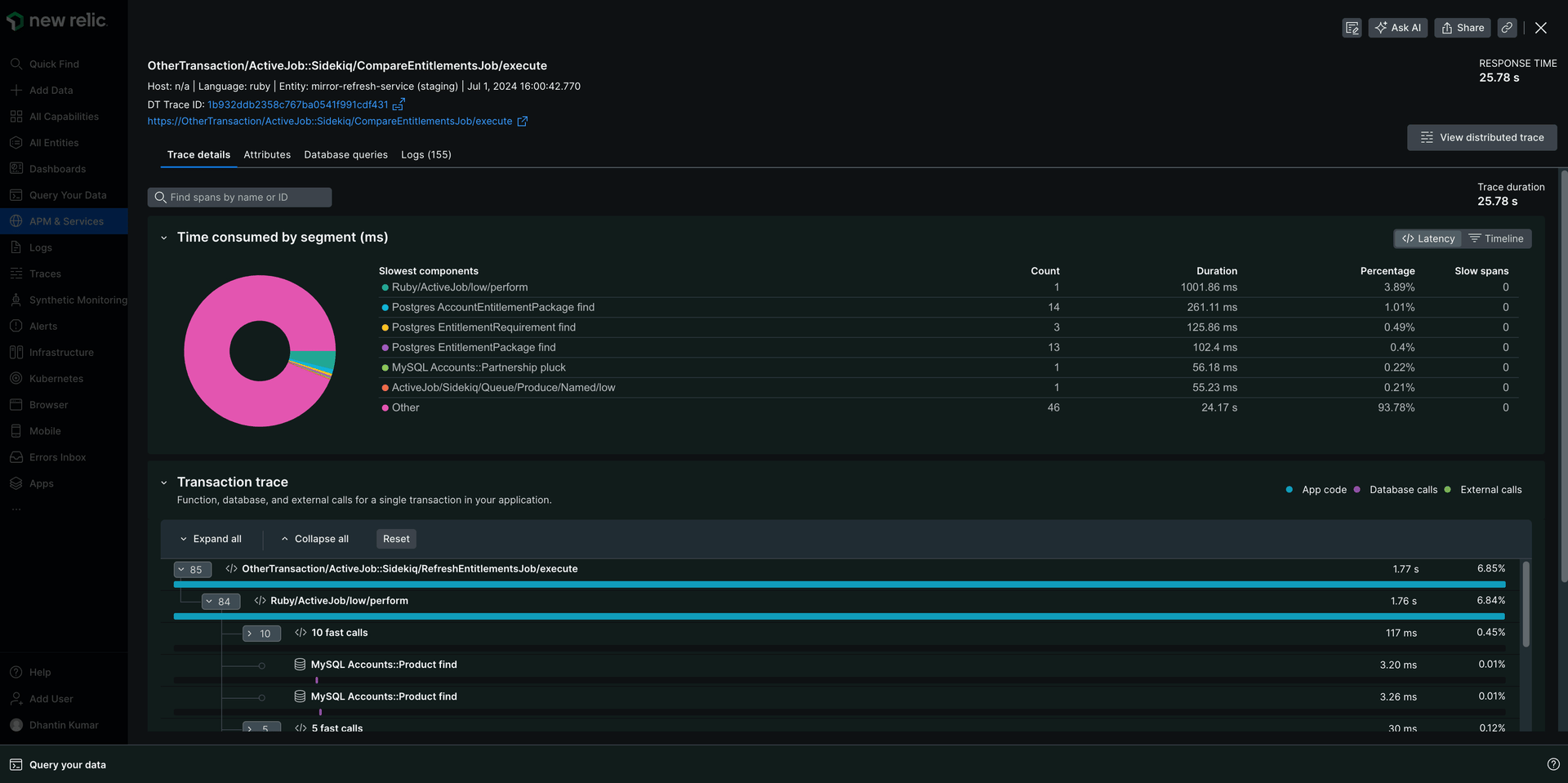
New Relic APM has a depth problem, not in the sense that it lacks features, but in the sense that reaching full depth requires two separate systems. The eBPF agent gives you zero-code coverage fast. The traditional APM agents give you thread profiling, method-level traces, and the full transaction detail New Relic is known for. In practice, teams end up running both: eBPF for the services nobody got around to instrumenting, APM agents for the services where depth matters. Two deployment pipelines, two version histories, two things to update when something breaks.
Better Stack does everything through one eBPF collector. No code changes, no per-language agents, no parallel systems. And because it's OpenTelemetry-native from day one, you own your instrumentation. No proprietary agent format, no migration tax if you ever want to send data somewhere else.
Better Stack: eBPF-based APM
Better Stack's APM uses eBPF to capture traces automatically, no code changes required. Here's how it visualizes and analyzes distributed traces:
Deploy the collector to Kubernetes or Docker, and HTTP/gRPC traffic between services is captured immediately. Database queries to PostgreSQL, MySQL, Redis, and MongoDB are traced automatically.
Frontend-to-backend correlation connects what users experience in the browser with what's happening in your backend services. When a page load is slow, you can trace it from the frontend request all the way through your microservices and database calls in one view, without switching products or manually stitching context together.
OpenTelemetry-native, zero lock-in. Better Stack treats OpenTelemetry as a first-class citizen, not an add-on. Your traces use the OTel format natively, which means you own your data and your instrumentation. If you ever want to send traces elsewhere, you change a configuration line, not your codebase. No proprietary agents, no query language migration, no switching costs. How much would it cost your team to migrate away from New Relic's NRQL-based tooling today? That's the lock-in tax accumulating every month you stay.
Better Stack's APM works in polyglot environments (Python, Go, Java, Ruby, Node.js running side by side) where maintaining separate SDK versions across languages adds real maintenance overhead. One collector handles all of them.
New Relic: dual-agent APM with thread profiling
New Relic APM offers genuine depth that Better Stack can't yet match. Thread profiling via traditional APM agents shows exactly which functions consume CPU and where memory allocations occur at the method level. Infinite Tracing (tail-based sampling) accepts 100% of trace data and retains the most significant traces for high-volume environments.
The dual-agent reality: Teams wanting maximum depth from New Relic typically run both the eBPF agent and traditional APM agents simultaneously. For polyglot environments with dozens of microservices, coordinating agent updates across languages (Java JVM flags, .NET NuGet packages, Node.js npm installs, Python pip installs) adds ongoing overhead that Better Stack's single collector approach eliminates.
NRQL dependency: Once your team has invested in learning NRQL, writing alerts, building dashboards, and training runbooks around it, migration becomes progressively harder. Better Stack uses SQL and PromQL, standards your team already knows and that work with any compatible tool.
Frontend-to-backend correlation in New Relic (APM 360) integrates browser telemetry data with backend APM. This works well once instrumented, but requires both the APM agent and Browser agent to be configured and running.
Is your team managing tracing libraries across services instead of shipping features? That overhead disappears with eBPF-based instrumentation.
| APM Feature | Better Stack | New Relic |
|---|---|---|
| Instrumentation | eBPF (sole architecture, zero code) | eBPF standalone (eAPM) or APM agents for full depth |
| Database Tracing | Automatic (Postgres, MySQL, Redis, Mongo) | Via APM agents (deepest detail) or eBPF (language-agnostic) |
| Frontend-to-Backend | Unified view, no product switching | APM 360 (requires APM + Browser agents) |
| OpenTelemetry | Native, included, no lock-in | Supported via consumption pricing |
| Query Language | SQL + PromQL (open standards) | NRQL (proprietary) |
| Data Portability | Full (OTel format, your data) | New Relic-hosted, NRQL-dependent |
| Thread-level Profiling | Network-level only | Yes, with traditional APM agents |
Log management
New Relic logs work well. 100% of ingested logs are searchable, pattern detection groups similar messages automatically, and AI summarization gives you a hypothesis before you've even opened a terminal. The catch is $0.40/GB ingestion, four times what Better Stack charges. At low volumes that's negligible. At 500GB/month that's $150/month extra. At 5TB/month it's $1,500/month extra, just on logs, before retention factors in. How much log data does your stack produce, and what does 4x look like on your bill?
Better Stack: unified log management
Better Stack logs treats all logs as structured data stored alongside metrics and traces. All ingested logs are immediately searchable. No indexing fees, no choosing which logs to make searchable. Watch how Better Stack's Live Tail provides real-time log streaming with powerful filtering capabilities:
SQL querying provides familiar syntax:
The SQL syntax shown above isn't just for querying. You can also use it to build visual charts and dashboards. Here's how to transform log queries into charts:
For frequently used queries and filters, Better Stack lets you save them as presets so you can quickly access common views. Watch how presets streamline your log analysis workflow:
Pricing transparency: $0.10/GB ingestion + $0.05/GB/month retention. A service producing 100GB monthly costs $10 ingestion + $5 retention = $15 total with all logs searchable. The same 100GB in New Relic costs $40 ingestion, before retention costs are factored in.
New Relic: consumption-based log management
New Relic's log management makes 100% of ingested logs searchable via NRQL with no separate indexing fee. It integrates with common log forwarding tools (Fluentd, Logstash, Fluent Bit, AWS CloudWatch, Azure Monitor) and includes automatic log pattern detection that groups similar messages together.
AI log alert summarization generates an instant hypothesis when an alert fires, providing context across correlated logs, metrics, and traces before your team starts investigating. Data retention is 30 days standard, with long-term archival up to seven years without rehydration.
The 4x cost gap versus Better Stack ($0.40/GB versus $0.10/GB) is the main consideration. Teams must implement log sampling or filtering at the source to manage costs, which means actively deciding which logs to keep, a tradeoff Better Stack's flat pricing avoids entirely.
| Log Management | Better Stack | New Relic |
|---|---|---|
| Ingestion Cost | $0.10/GB | $0.40/GB (4x more) |
| Searchability | 100% of ingested logs | 100% of ingested logs |
| Query Language | SQL + PromQL | NRQL |
| Log Patterns | Manual via SQL | Automatic pattern detection |
| AI Log Insights | Via AI SRE | AI alert summarization |
| Default Retention | Configurable | 30 days |
| Long-term Archival | Your own S3 bucket (optional) | Up to 7 years, no rehydration |
| Trace Correlation | Automatic | Via log in context feature |
Infrastructure monitoring
New Relic infrastructure monitoring is solid: native AWS/Azure/GCP integrations with no agent required, on-host integrations for common services, and 13 months of aggregated rollup data for trend analysis. The friction isn't in the features. It's in who can see them. Infrastructure monitoring is a full platform feature, meaning it requires a $349/month seat. When an on-call engineer who doesn't have that seat needs to check host metrics during an incident, they're blocked.
Better Stack charges for data volume. Everyone sees everything.
Better Stack: no cardinality penalties
Better Stack metrics charges based on data volume, not unique metric combinations. Add tags freely for granular analysis. No cardinality anxiety. Prometheus-compatible, supporting full PromQL queries. Watch how Better Stack makes building metrics dashboards straightforward:
If you are already familiar with Prometheus, Better Stack offers native PromQL support. Here's how to build charts using PromQL syntax:
And if you prefer a visual approach over writing queries, Better Stack also provides a drag-and-drop chart builder:
Consider a metric with high-cardinality tags like this:
With 100 endpoints x 5 regions x 3 tiers = 1,500 unique time series. In New Relic, the extra volume this generates increases your GB ingest bill. In Better Stack, cardinality has no pricing impact. You pay for storage size only.
Are you currently restricting which tags you add to metrics because of cost concerns? That constraint disappears with Better Stack's volume-based model.
New Relic: dimensional metrics with user-based pricing
New Relic provides infrastructure monitoring through its infrastructure agent, which runs on Linux, macOS, and Windows hosts. It collects CPU, memory, disk, network, and process metrics automatically. Cloud integrations for AWS, Azure, and GCP require no agent installation. You connect your cloud account directly. On-host integrations extend monitoring to NGINX, MySQL, Redis, Apache, and RabbitMQ.
Raw metric retention is 30 days, with aggregated rollup data (one-minute intervals and above) retained for 13 months, useful for longer trend analysis without storing every raw data point.
The access restriction problem: New Relic's infrastructure monitoring is a full platform feature, meaning it requires a full platform user license ($349/month annual on Pro). Organizations often limit who has full access, which creates blind spots when a junior engineer or on-call responder without a full platform seat needs to investigate a host-level issue.
| Metrics Feature | Better Stack | New Relic |
|---|---|---|
| Pricing Model | Data volume based | User-based + data consumption ($0.40/GB) |
| Cardinality Impact | No penalty | Increases GB ingest volume |
| OpenTelemetry Metrics | Included | Via data ingest consumption |
| Query Language | SQL + PromQL (open standards) | NRQL (proprietary) |
| Cloud Integrations | Via OTel/agents | Native AWS, Azure, GCP (no agent needed) |
| Raw Metric Retention | Configurable | 30 days |
| Aggregated Rollup Retention | N/A | 13 months |
Incident management
Better Stack includes on-call scheduling, escalation policies, unlimited phone and SMS alerts, and Slack-native incident management at $29/month per responder. New Relic provides alerting, but for production-grade on-call workflows, most teams still integrate PagerDuty ($21-51/user/month) or OpsGenie on top. Are you currently paying for both New Relic and PagerDuty? That's one of the most common cost stacks Better Stack collapses into a single bill.
Better Stack
Better Stack incident management includes unlimited phone/SMS alerts ($29/month per responder), on-call scheduling, escalation policies, and AI-powered investigation. **No additional tools required. Let's start with an overview of how the full incident lifecycle works in Better Stack:
Many teams manage incidents directly in Slack, where they're already collaborating. Here's how Better Stack creates dedicated incident channels and provides investigation tools right in Slack:
Slack/Teams native: Incidents create dedicated channels with investigation tools built-in, so teams can resolve incidents without leaving Slack.
On-call scheduling is critical for 24/7 operations. Better Stack includes rotation management, timezone-aware schedules, and automatic handoffs. Watch how to set up on-call rotations:
AI SRE analyzes service maps, queries logs, and suggests root causes during incidents. Like having an experienced SRE available at 3am. Watch the AI SRE investigate an incident:
After incidents are resolved, learning from them is crucial. Better Stack automatically generates post-mortems from incident timelines. Here's how automatic and manual post-mortems work:
For enterprise customers requiring sophisticated escalation workflows, Better Stack supports multi-tier policies with time-based rules and metadata filters:
New Relic
New Relic provides alert conditions for metrics, events, and log patterns, with threshold-based, anomaly-based, and NRQL-based alerting. Applied intelligence adds incident grouping, anomaly detection, and AI log summarization that generates a root cause hypothesis when an alert fires.
The integration requirement: New Relic's alerting is solid, but it stops at the notification. For production-grade incident management (on-call schedules, escalation policies, phone/SMS alerts), most teams integrate PagerDuty ($21-51/user/month) or OpsGenie on top. That adds $105-255/month for 5 responders to your New Relic bill.
Better Stack includes end-to-end incident management (unlimited phone/SMS, on-call scheduling, escalation) at $29/responder/month with no additional tools required.
| Incident feature | Better Stack | New Relic |
|---|---|---|
| Built-in Incident Management | Yes, comprehensive | Alerting only |
| Phone/SMS Alerts | Unlimited (included) | Via PagerDuty/OpsGenie |
| On-call Scheduling | Built-in | Requires external tool |
| Incident Channels | Native Slack/Teams | Notifications only |
| AI Investigation | AI SRE (autonomous) | Applied intelligence + AI log summarization |
| Monthly Cost (5 responders) | $145 | Alerts included + PagerDuty ($105-255) |
Deployment and integration
Better Stack deploys via a single Helm chart: one eBPF collector runs as a DaemonSet across Kubernetes nodes and automatically discovers services, databases, and HTTP traffic. New Relic's full deployment involves per-host agents plus per-service APM library installation: each Python, Go, Java, Ruby, or Node.js service requires its own tracing library. How many services do you have running right now that still aren't instrumented because nobody got around to it?
Better Stack
Deploy Better Stack's eBPF collector to Kubernetes via Helm chart. The collector runs as a DaemonSet on each node, automatically discovering services, capturing traces, and instrumenting databases. No code changes required. Let's see an overview of how data collection works in Better Stack:
If you're already using OpenTelemetry in your stack, Better Stack integrates natively. Here's how to configure the OpenTelemetry collector to send data to Better Stack:
For log collection, Better Stack supports multiple methods beyond the eBPF collector. Many teams use Vector as a powerful log processing pipeline. Watch how Vector integrates with Better Stack for log shipping and transformation:
Timeline: Deploy collector → automatic discovery → traces and metrics flowing within minutes. One collector, one configuration, no coordinating SDK changes across multiple teams.
Integrations: Better Stack connects natively to the tools already in your stack: OpenTelemetry collectors, Vector log pipelines, Prometheus exporters, Kubernetes, Docker, PostgreSQL, MySQL, Redis, MongoDB, and Nginx. The MCP server adds a layer most observability platforms don't have yet, letting Claude, Cursor, and other AI assistants query your observability data directly. New Relic's 780+ integrations cover more ground by count, but Better Stack covers what most teams actually use.
New Relic: dual-agent deployment
New Relic offers two deployment paths that together provide complete coverage.
eBPF agent deployment installs a single agent on Linux hosts or Kubernetes clusters via Helm chart, automatically discovering services and collecting spans, logs, and infrastructure metrics without code changes.
APM agent deployment adds language-specific agents to individual applications for deeper instrumentation. For Node.js: npm install newrelic --save, then require('newrelic') as the first line. Java uses a JVM flag, .NET uses NuGet packages, Python uses pip. Each language has specific installation steps and ongoing version management.
The dual-agent overhead: Teams seeking full observability depth run both agents simultaneously. For organizations with dozens of microservices across multiple languages, coordinating agent updates adds ongoing overhead that Better Stack's single collector approach eliminates.
| Deployment Aspect | Better Stack | New Relic |
|---|---|---|
| Time to Production | Hours (single collector) | Hours (eBPF) to days (full APM rollout) |
| Code Changes Required | Zero | Zero (eBPF) or per-service (APM agents) |
| Configuration Complexity | Low (one collector) | Low (eBPF) to moderate (agents per service) |
| Ongoing Maintenance | Minimal | eBPF + APM agents across services |
| Cost Risk | Low (predictable volume) | Moderate (consumption varies by usage) |
User experience and interface
New Relic's interface is organized the way the product was built: APM here, Infrastructure there, Logs somewhere else. The Entity Explorer ties things together reasonably well, and Lookout surfaces anomalies across entities without explicit monitors. But investigating an incident still means moving between views, and each view speaks NRQL. That's fine once your team has internalized it, but NRQL is a skill that lives in your team's heads, your runbooks, and your alert configurations. It doesn't transfer anywhere.
Better Stack uses SQL and PromQL. Skills your team already has. Dashboards, alerts, and runbooks that work the same way as everything else in your stack.
Investigation workflow: Alert → Single view shows service map, related logs, metric anomalies, trace examples → Click trace for details. Time to insight: ~30 seconds, 2-3 clicks.
Here's how to personalize the Live Tail experience:
New Relic
New Relic organizes its interface around product categories: APM, Infrastructure, Logs, Browser, Mobile, and Synthetics. The Entity Explorer provides a unified view of monitored services, hosts, and containers with relationship mapping. Lookout surfaces anomalous behavior across entities without requiring explicit monitors.
Investigation workflow typically involves: Alert fires → Check APM for transaction traces → Switch to Infrastructure for host metrics → Jump to Logs for error details → Return to APM to correlate. Each transition is navigable, but involves reorienting to different interfaces and NRQL-based queries.
NRQL learning curve: New Relic's query language is powerful but proprietary. Teams familiar with SQL can leverage that foundation, but NRQL has its own syntax, functions, and idioms. Better Stack's use of standard SQL eliminates this learning investment entirely.
| UX Aspect | Better Stack | New Relic |
|---|---|---|
| Query Language | SQL + PromQL (universal) | NRQL (proprietary) |
| Context Switching | None (unified UI) | Between APM, Infrastructure, Logs products |
| Investigation Clicks | 2-3 average | 4-6 average |
| Onboarding Time | Hours | Days (NRQL learning curve) |
| Alert Context | All data in one view | Navigate between product views |
AI SRE and MCP
Both platforms now have an AI SRE product, but they're at different stages and built on different philosophies. Better Stack's AI SRE is generally available and activates autonomously during incidents. New Relic's SRE Agent launched in preview in February 2026 and is explicitly designed to support rather than replace human judgment, with no autonomous actions on production systems.
Better Stack: AI SRE and MCP server
AI SRE is an AI-powered on-call engineer that activates during incidents. It analyzes your service map, queries logs, reviews recent deployments, and suggests likely root causes, all without you having to prompt it manually. During a 3am incident, this means you're not starting from scratch; you're starting from a hypothesis.
Better Stack MCP server connects your AI assistant (Claude, Cursor, or any MCP-compatible client) directly to your observability data. Instead of copying log snippets into a chat window, your AI assistant can query Better Stack directly, running ClickHouse SQL against your logs, checking who's on-call, acknowledging incidents, or building dashboard charts through natural language.
Setup is straightforward: add the MCP server configuration to your client, authenticate via OAuth or API token, and your AI assistant gains access to your full observability stack:
From there, you can ask questions like "show me all monitors currently down," "who's on-call right now?", "build a query to find HTTP 500 errors in the last hour," or "create a dashboard showing error rates for my API service." The MCP server covers uptime monitoring, incident management, log querying, metrics, dashboards, error tracking, and on-call scheduling.
You can also control what the AI assistant can access: allowlisting specific tools for read-only access, or blocklisting destructive operations like removing dashboards.
New Relic: SRE Agent and MCP server
New Relic launched its SRE Agent in preview at New Relic Advance on February 24, 2026. It is an "always-on" agentic teammate designed to manage the full incident lifecycle: it performs autonomous full-stack diagnostics across services and infrastructure, often identifying root cause and recommending a fix before an engineer acknowledges the alert. It integrates with Slack and Zoom, joining triage rooms to capture human context while simultaneously running automated fact-finding, impact assessments, and post-incident reporting. It does not take remediation action in production (no code changes, no deployment modifications), but its diagnostic and investigation work runs autonomously rather than waiting for human prompting. The SRE Agent, Agentic Platform, and Intelligent Workloads are all currently in preview.
New Relic also launched its MCP server in Public Preview in November 2025. It connects GitHub Copilot, ChatGPT, Claude, Cursor, and other MCP-compatible clients directly to New Relic observability data. You can query metrics, traces, and logs using natural language, and the server converts requests to NRQL automatically. It's available to all customers who enable the preview, but is not supported for production use and is explicitly prohibited for FedRAMP or HIPAA-regulated accounts.
The meaningful difference between the two platforms is scope, not philosophy: Better Stack's AI SRE is GA and handles the full investigation-to-alert loop autonomously. New Relic's SRE Agent is in preview, covers autonomous diagnosis and root cause analysis, but stops short of production remediation. Which matters for your team depends on how much automated action you want versus human sign-off before changes are made.
| AI Capability | Better Stack | New Relic |
|---|---|---|
| AI SRE | Yes (GA, autonomous investigation) | Yes (Preview, autonomous diagnosis + RCA, no production remediation) |
| MCP Server | Yes (GA, all customers) | Yes (Public Preview, not for HIPAA/FedRAMP) |
| AI Coding Integration | Claude Code + Cursor | GitHub Copilot, ChatGPT, Claude, Cursor |
| Natural Language Queries | Via MCP, any AI client | Via MCP server (converts to NRQL) |
| AI Alert Summarization | Via AI SRE | Yes (Applied Intelligence) |
| Autonomous Action | Yes (AI SRE investigates and acts without prompting) | Partial (SRE Agent diagnoses autonomously; production remediation requires human approval) |
Error tracking
Error tracking surfaces application errors, groups them into issues, and helps you prioritize what to fix. Better Stack built its error tracking to be Sentry-compatible and AI-native; New Relic's Errors Inbox is deeply integrated across APM, browser, mobile, and Lambda.
Better Stack
Better Stack Error Tracking accepts Sentry SDK payloads, meaning you can use Sentry's well-documented SDKs while sending data to Better Stack.
AI-native debugging includes Claude Code and Cursor integration with pre-made prompts that summarize error context. Copy the prompt, paste into your AI coding agent, and resolve issues without manually reading stack traces.
Full trace context shows the complete distributed trace for each error, revealing what requests led to the exception. This integration between error tracking and tracing happens automatically without configuration.
Already using Sentry? Better Stack accepts Sentry SDK payloads directly, so you can migrate without rewriting your instrumentation.
New Relic: Errors Inbox
New Relic's Errors Inbox provides unified error tracking across APM, browser monitoring, mobile monitoring, and AWS Lambda functions in a single inbox. Fingerprint-based grouping normalizes away high-variability values like UUIDs and email addresses, producing stable error groups even when individual occurrences vary.
Error profiles analyze attribute distributions across all occurrences, surfacing which attributes correlate with errors. User impact tracking shows how many users were affected by each error group. Regression detection automatically tags previously-resolved errors that reappear.
Better Stack focuses on AI-native workflows with pre-made debugging prompts for Claude Code and Cursor, treating Sentry SDK as a first-class citizen. New Relic offers cross-platform coverage (APM, browser, mobile, Lambda) with strong grouping intelligence and user impact tracking, but no Claude Code or Cursor integration.
| Error Tracking | Better Stack | New Relic |
|---|---|---|
| Sentry SDK | First-class support | Migration path (New Relic agents preferred) |
| AI Debugging | Claude Code + Cursor integration | Not available |
| Trace Context | Automatic | Direct link to distributed trace |
| Error Grouping | Automatic | Fingerprint-based with custom override |
| User Impact | Not specified | Built-in user impact count |
| Regression Detection | Not specified | Automatic regression tagging |
| Cross-platform Coverage | APM + error tracking | APM, Browser, Mobile, Lambda |
Browser monitoring
New Relic Browser Monitoring is one of the more mature products in its portfolio, and for a long time it represented a meaningful gap versus Better Stack. That gap is now closed. Better Stack RUM is live, built into the same unified platform as logs, metrics, traces, and error tracking. Frontend data sits in the same warehouse as your backend telemetry, queryable with the same SQL syntax, no cross-product wiring required.
Is your team currently paying full platform seats just so engineers can view session replays? That's the access model Better Stack removes entirely.
For 5M web events and 50,000 session replays per month, Better Stack comes in at approximately $102. New Relic's cost in this category depends not just on data volume but on how many engineers need a full platform seat to view and act on that data, making direct per-feature price comparison difficult. The table below shows how Better Stack stacks up against the broader market.
| Provider | Approx. monthly cost |
|---|---|
| Better Stack | $102 |
| PostHog | $175 |
| Sentry | $232 |
| Datadog | $405 |
Assumes 1 Responder license and $0.00150/session replay with Better Stack, European data location, monthly on-demand billing.
Better Stack RUM
Better Stack RUM ships with session replay, website analytics, web vitals tracking, product analytics with funnel analysis, and error tracking, all unified in one interface. When a user hits a bug, the session replay, the JavaScript error, and the backend distributed trace are visible together without navigating between products. The same one-click Claude Code and Cursor prompts available for backend errors apply to frontend errors too.
Frontend-to-backend correlation works out of the box. A slow page load traces directly into the backend service that caused it, using the same SQL query interface you already use for logs and metrics. No separate agent to configure, no explicit linkage to set up.
Website analytics covers referrers, UTM campaigns, entry and exit pages, locales, and screen resolutions in real time. Web vitals (LCP, CLS, INP) are tracked per URL and alertable, so a performance regression surfaces as an incident before it affects search rankings. User events are auto-captured, meaning you can define what matters after the fact rather than predicting it upfront.
No full platform seat is required to view any of this. Every engineer investigates frontend sessions on equal footing.
New Relic Browser Monitoring
New Relic Browser Monitoring is a GA product with real depth. It captures Core Web Vitals, session replay, frustration signals including rage clicks and dead clicks, and user journey analytics across web and mobile platforms: iOS, Android, React Native, and Flutter. New Relic was named a Leader in the 2025 Gartner Magic Quadrant for Digital Experience Monitoring for the second consecutive year, a level of recognized maturity that reflects years of investment in this category.
APM 360 connects browser telemetry to backend traces: from a slow page load you can follow the request into the backend service that caused it. That correlation works well once both the Browser agent and APM agent are configured. Mobile coverage is a real differentiator, particularly for teams running native iOS or Android apps alongside their web stack.
The access model is where friction shows up. Browser Monitoring is a full platform feature, so every engineer who needs to view session replays or investigate Core Web Vitals requires a full platform user license at $349/month on Pro annual. For a 10-person team, that cost exists before a single byte of data is ingested. Is that the right tradeoff for your organization?
| Browser Monitoring Feature | Better Stack | New Relic |
|---|---|---|
| Availability | Available now | Available now (GA) |
| Session Replay | Yes | Yes |
| Core Web Vitals | Yes (LCP, CLS, INP) | Yes (30+ out-of-box metrics) |
| Website Analytics | Yes (referrers, UTM, real-time) | Limited |
| Product Analytics / Funnels | Yes | Yes |
| Mobile Support | Web (mobile coming) | iOS, Android, React Native, Flutter |
| Frontend-to-Backend | Unified, no agent configuration | APM 360 (requires APM + Browser agents) |
| Error Tracking | Built-in, linked to replays | Via Errors Inbox |
| Per-seat Requirement | None | Full platform seat ($349/mo per user) |
| Gartner Recognition | N/A | 2x Leader, 2025 Magic Quadrant for DEM |
Status pages and customer communication
When something goes down, your users will find out. The question is whether they find out from you or from Twitter. Better Stack has a native status page product. New Relic doesn't, but it does have a documented path to monitor an external status page tool if you already use one.
Better Stack: built-in status pages
Better Stack Status Pages is built into the platform and syncs automatically with incident management. Watch the overview:
Core capabilities include public and private status pages, custom branding and domains, real-time incident updates automatically synchronized with internal incidents, subscriber notifications (email, SMS, Slack, webhook), scheduled maintenance announcements, and multi-language support.
Advanced features provide custom CSS for complete visual control, password protection or SAML SSO for private pages, service organization using metadata and catalog, automatic incident timeline publishing, and subscriber management with bulk import.
Pricing: $12-208/month for advanced features, included with Better Stack's incident management at no additional platform cost.
New Relic: external status pages with synthetic monitoring
New Relic doesn't have a native status page product. Teams use Atlassian's Statuspage ($29-2,499/month) or similar tools for customer-facing communication. What New Relic does offer is a documented integration pattern: you can use a scripted API synthetic test to pull Statuspage component data into New Relic logs, then build NRQL dashboards and alerts on top of it. It works, but it's a workaround rather than a product. Updates to your status page still require a separate tool and a separate workflow.
| Status Pages | Better Stack | New Relic |
|---|---|---|
| Built-in Pages | Yes, included | No (external service required) |
| Incident Sync | Automatic | Manual or via Statuspage integration |
| Subscriber Notifications | Email, SMS, Slack, webhook | Via Statuspage |
| Custom Branding | Full customization + CSS | Via Statuspage |
| Setup Required | None | Synthetic script + Log API + NRQL dashboard |
| Additional Cost | $12-208/month (transparent) | $29-2,499/month (Statuspage) + synthetic checks |
Enterprise readiness
Should you choose Better Stack or New Relic as your enterprise observability platform? For most enterprise teams, the answer depends on three things: your compliance requirements, whether you need FedRAMP or HIPAA eligibility, and whether per-user pricing is sustainable as your team grows.
Better Stack covers the compliance and access control requirements most enterprise procurement processes need: SOC 2 Type II, GDPR, SSO via Okta/Azure/Google, SCIM provisioning, RBAC, audit logs, and data residency options including optional S3 data hosting for complete data sovereignty. Support comes with a dedicated Slack channel and a named account manager: the kind of direct access you actually use when something breaks at 2am, not a ticketing queue.
New Relic has a broader compliance portfolio (HIPAA, FedRAMP via Data Plus) which matters for healthcare, government, and financial services. But every engineer who needs full observability access requires a full platform user license at $349/month annual on Pro, a cost that scales directly with team size and limits who can investigate incidents effectively. Is that ceiling sustainable as your engineering org grows?
The honest difference: if your requirements are standard (SOC 2, GDPR, SSO, RBAC) and your team is growing, Better Stack covers them at a fraction of New Relic's cost with no per-user ceiling. If you're in a regulated industry with FedRAMP or HIPAA mandates, New Relic's Data Plus tier covers those requirements that Better Stack doesn't yet support.
| Enterprise Feature | Better Stack | New Relic |
|---|---|---|
| SOC 2 Type II | Yes | Yes |
| GDPR | Yes | Yes |
| HIPAA | No | Yes (Data Plus required) |
| FedRAMP | No | Yes (Data Plus required) |
| SSO (SAML/OIDC) | Yes | Yes |
| SCIM Provisioning | Yes | Yes |
| RBAC | Yes | Yes |
| Audit Logs | Yes | Yes |
| Data Residency | EU + US regions, optional S3 bucket | US, EU, AU regions |
| Dedicated Support Channel | Slack channel + account manager | Enterprise support tiers |
| SLA | Enterprise SLA available | Enterprise SLA available |
| Self-hosted Data | Optional (your S3 bucket) | New Relic-hosted only |
| Per-user Licensing | None (volume-based) | $349/user/month (Pro annual) |
| Full Access for All Engineers | Yes, included | Requires full platform seat per user |
Final thoughts
Most teams don't leave New Relic because it stops working. They leave when observability becomes something you ration: who has a seat, which logs are worth the ingest cost, which services actually got instrumented.
New Relic is a capable platform. The APM depth is real, Browser Monitoring is genuinely strong, and NRDB handles scale. But the model it's sold under creates predictable friction as teams grow. Seat-based access limits who can investigate during incidents. NRQL accumulates as a long-term dependency your team didn't explicitly sign up for. Full APM depth often requires running both the eBPF agent and traditional APM agents side by side, two systems to maintain instead of one.
Better Stack removes those tradeoffs by design. No per-user fees means every engineer investigates on equal footing. SQL and PromQL means your existing skills transfer directly. One eBPF collector handles everything from a single DaemonSet. Incident management, status pages, and RUM are included rather than stitched on. For the same 100-host footprint, that works out to roughly 77% less. What would your team do with that budget and those hours back?
New Relic still holds ground in areas that can be decisive: thread-level CPU profiling, mobile RUM with two consecutive years of Gartner recognition, and FedRAMP and HIPAA eligibility via Data Plus. Its Compute pricing model also changes the seat equation for some configurations. If those requirements apply to your situation, the case for staying is genuine.
Ready to see the difference? Start your free trial or check the pricing page to see how much you could save.
-
Datadog vs. New Relic: a side-by-side comparison for 2026
I have deployed, tried and tested Datadog and New Relic, to help you pick the right observability platform.
Comparisons -
10 Best New Relic Alternatives in 2026
There are many alternatives to New Relic's APM offering a better, less complicated and more reliable solution to application monitoring.
Comparisons -
New Relic vs. Splunk
In this article, we are going to compare New Relic vs. Splunk in detail to help you find out which one is better suited for your project.
Comparisons