8 Best Traefik Monitoring Tools for 2026
Traefik is renowned for its dynamic approach to load balancing and reverse proxying, making it ideal for microservices and containerized applications.
However, sudden traffic surges or evolving infrastructure can challenge even Traefik. While it offers built-in metrics, interpreting them without the right tools can be daunting.
Third-party monitoring solutions can transform raw Traefik data into clear, actionable insights, allowing you to quickly spot bottlenecks, optimize performance, and maintain smooth traffic flow.
This article will explore some of the eight best Traefik monitoring tools available today.
Understanding Traefik monitoring
Traefik continuously handles traffic distribution, routing, and service discovery, making its performance monitoring critical. Key aspects to watch include:
- Traffic metrics: Keep an eye on request rates, response times, and error codes to gauge how efficiently Traefik handles incoming traffic.
- Resource utilization: Monitor resource metrics like CPU, memory usage, and connection counts to detect when scaling is necessary.
- Routing health: Track the status of frontends and backends, ensuring that services behind Traefik are responding as expected.
A good monitoring tool will present these metrics through intuitive dashboards, real-time alerts, and detailed analytics, giving you a comprehensive view of your Traefik environment.
8 best Traefik monitoring tools in 2026
Below is an overview of 8 leading solutions that can help you transform Traefik’s traffic data into actionable dashboards, alerts, and insights.
| Tool | Key strengths | Ideal for | Pricing model |
|---|---|---|---|
| Better Stack | Intuitive interface, ready-to-use dashboards, anomaly detection, flexible log integration | Teams needing fast setup and proactive monitoring | Free tier available; paid plans start at $29/month |
| IBM Instana | Automatic sensor deployment, comprehensive metrics, distributed tracing, rich dashboards | Organizations seeking full-stack, out-of-box Traefik monitoring | Usage scales from ~$18/MVS; pricing calculator for custom needs |
| Grafana Cloud | Pre-built dashboards, powerful visualization, automatic service discovery, scalable configurations | Teams wanting deep insights via customizable dashboards | Free tier available; Pro from $19/month, Advanced Premium from $299/month |
| SigNoz | Open-source, flexible deployment (self-hosted or cloud), combines metrics/traces/logs | Teams needing detailed Traefik insights with control | Teams plan starts at $199/month; enterprise from $4,000/month; free community edition |
| New Relic | Pre-built dashboards, robust query capabilities, consolidates diverse monitoring data | Users seeking broad observability with Traefik integration | Free tier with 100 GB/month; standard plan starts at $99 plus $0.35/GB beyond free limits |
| Netdata | Real-time, second-by-second tracking, auto-discovery, proactive alerts | Small-to-mid setups needing instant, granular insights | Free plan available; Business Plan from $4.50/node/month; Enterprise On-Premise ~ $3.52/node/month |
| Splunk | Detailed dashboards, robust alerting, versatile environment support | Modern applications across diverse environments | Starts at $15/host/month for infrastructure, $55/host/month for APM, additional costs vary |
| Elastic Cloud | Strong integration with Elastic Stack, scalable log management, pre-built Kibana dashboards | Teams requiring scalable, deep log and metric analysis | Free basic plan; Standard/Enterprise plans with custom pricing; Elastic Cloud from $95/month |
1. Better Stack
Better Stack is an excellent observability platform with a comprehensive feature set, seamless integrations, and an intuitive interface.
It allows you to proactively monitor and optimize Traefik’s performance while simplifying incident response and log management.
🌟 Key features
- Log and metrics management
- Incident management
- Status pages
- Uptime and infrastructure monitoring
➕ Pros
- Ready-to-use dashboards include visualizations for metrics
- Automatically detects unusual patterns in metrics and logs to resolve issues proactively
- SQL-based querying provides flexibility
- Supports collecting logs and metrics from Traefik using Vector, Fluent Bit, Logstash, Syslog, and other log forwarders
➖ Cons
- Requires a little bit of configuration effort to set up Traefik monitoring
💲 Pricing
Better Stack offers a free tier with up to 3 GB of log storage and 10 monitors—ideal for low-traffic Traefik deployments. Paid plans start at $29/month, unlocking advanced features like anomaly detection, customizable dashboards, and enhanced alerting options.
2. IBM Instana
IBM Instana delivers full-stack, out-of-the-box monitoring for Traefik. It simplifies gaining deep insights into traffic routing performance while allowing you to monitor infrastructure and servers more easily.
🌟 Key features
- Automatic sensor deployment
- Comprehensive metrics collection
- Distributed tracing
- Automatic deployment
➕ Pros
- Automatic sensor installation and easy configuration reduce the learning curve and accelerate time-to-insight
- Rich dashboards and real-time metrics provide actionable insights, empowering teams to optimize traffic routing and performance
- Built-in troubleshooting guides for common issues, such as metrics endpoint accessibility and tracing, enable quick resolution
- Handles a large number of entry points and dynamic environments
➖ Cons
- Configuring advanced metrics and tracing can be challenging
- Running an observability agent and sensor can introduce additional system overhead
💲 Pricing
IBM Instana’s pricing scales meet your monitoring and analytics needs. For example, a single-managed virtual server (MVS) under the essentials plan starts at an estimated USD 18 per month (excluding taxes). Use their pricing calculator to adjust parameters like the number of MVSs, add-ons (e.g., Logs in Context), and synthetic testing features.
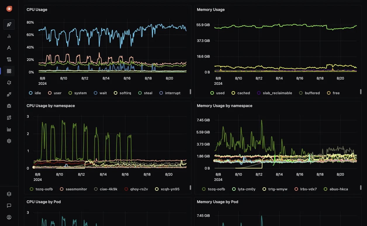
3. Grafana Cloud
Grafana Cloud lets you monitor Traefik through its pre-built dashboards. Combining Grafana’s powerful visualization and analytics with Traefik’s automatic service discovery, metrics, and tracing, this integration delivers comprehensive insights into your load balancer’s performance.
🌟 Key features
- Comprehensive Metrics & Tracing
- Visualization
- Automatic service discovery
➕ Pros
- Pre-built dashboards and straightforward setup reduce time to value
- Grafana's rich visualization tools transform raw data into actionable insights
- The free tier offers substantial resources (e.g., 10k metric series, 50 GB logs/traces) to start without upfront costs
- Flexible configuration options accommodate various infrastructure scales and complexities
➖ Cons
- Advanced configuration (e.g., using Alloy in advanced mode) may require familiarity with Grafana’s configuration language and Prometheus
- Monitoring numerous Traefik instances might need careful planning to manage data ingest costs and performance
💲 Pricing
Grafana Cloud offers a forever-free tier with generous limits, including 14-day retention, 10k Prometheus metric series, 50 GB logs/traces/profiles, and more—no credit card required.
For expanded needs, paid plans start at $19/month for the pay-as-you-go pro tier and $299/month for the advanced premium bundle, scaling resources, retention, and support as you grow.
4. SigNoz
SigNoz is a powerful open-source observability platform for monitoring Traefik. It provides detailed insights into your traffic management, enabling you to ensure optimal performance and bottlenecks early and troubleshoot issues effectively.
🌟 Key features
- Distributed tracing & APM
- Metrics & dashboards
- End-to-End Monitoring
➕ Pros
- Flexibility to choose between a self-hosted deployment for full control or a managed SigNoz Cloud instance for ease of use
- Ready-to-use dashboards tailored for Traefik
- Tracks requests as they traverse through Traefik and backend services
- Combines metrics, traces, and logs into a single platform
➖ Cons
- The self-hosting option can be complex to set up and maintain
💲 Pricing
SigNoz offers a team plan starting at $199/month with usage-based pricing for logs, traces, metrics, and unlimited teammates. The enterprise plan begins at $4,000/month with advanced features like custom retention, VPC peering, and SLA-based support, while the community edition is free and self-hosted.
5. New Relic
New Relic is a strong option for monitoring Traefik, offering pre-built dashboards, alerts, and robust metric query capabilities to ensure the health and performance of your Traefik instances.
🌟 Key features
- Visualization
- Infrastructure monitoring
- Kubernetes monitoring
- Network monitoring
- Prometheus monitoring
- AWS Cloud monitoring
- Azure Cloud monitoring
➕ Pros
- Easy connection of Traefik metrics via Prometheus or Remote Write, supported by detailed documentation
- NRQL enables complex queries to extract actionable insights from Traefik metrics
- Includes Traefik-specific entities with capabilities like workloads and golden metrics tracking
- Consolidates Traefik monitoring with other infrastructure, application, and network data on a single platform
➖ Cons
- NRQL syntax has a steep learning curve
- Requires Prometheus integration, which may add setup complexity if you're not familiar with it
💲 Pricing
New Relic includes a free tier that offers 100 GB of data ingest per month, unlimited basic users, and one free full-platform user.
The standard plan starts at $99 for additional full platform users, with extra data ingest priced at $0.35 per GB beyond the free 100 GB.
6. Netdata
Netdata delivers highly effective Traefik monitoring, offering real-time visibility into key performance metrics through intuitive dashboards and lightweight, auto-discovery capabilities.
🌟 Key features
- Auto-discovery
- Comprehensive metric coverage
- Visualization
- Real-Time Monitoring
➕ Pros
- Offers second-by-second tracking of Traefik metrics for instant insights
- Auto-discovery minimizes setup effort, with straightforward manual configuration if needed
- Enables proactive monitoring with alerts for critical metrics like latency or connection issues
➖ Cons
- Custom integrations or unique metrics may require additional manual setup
💲 Pricing
Netdata provides a free plan for individual users and smaller setups, offering real-time monitoring with unlimited metrics and logs at no cost.
The business plan starts at $4.50 per node/month (billed annually at $540 for 10 nodes), adding features like custom dashboards, RBAC, SSO, SCIM, and centralized configuration management.
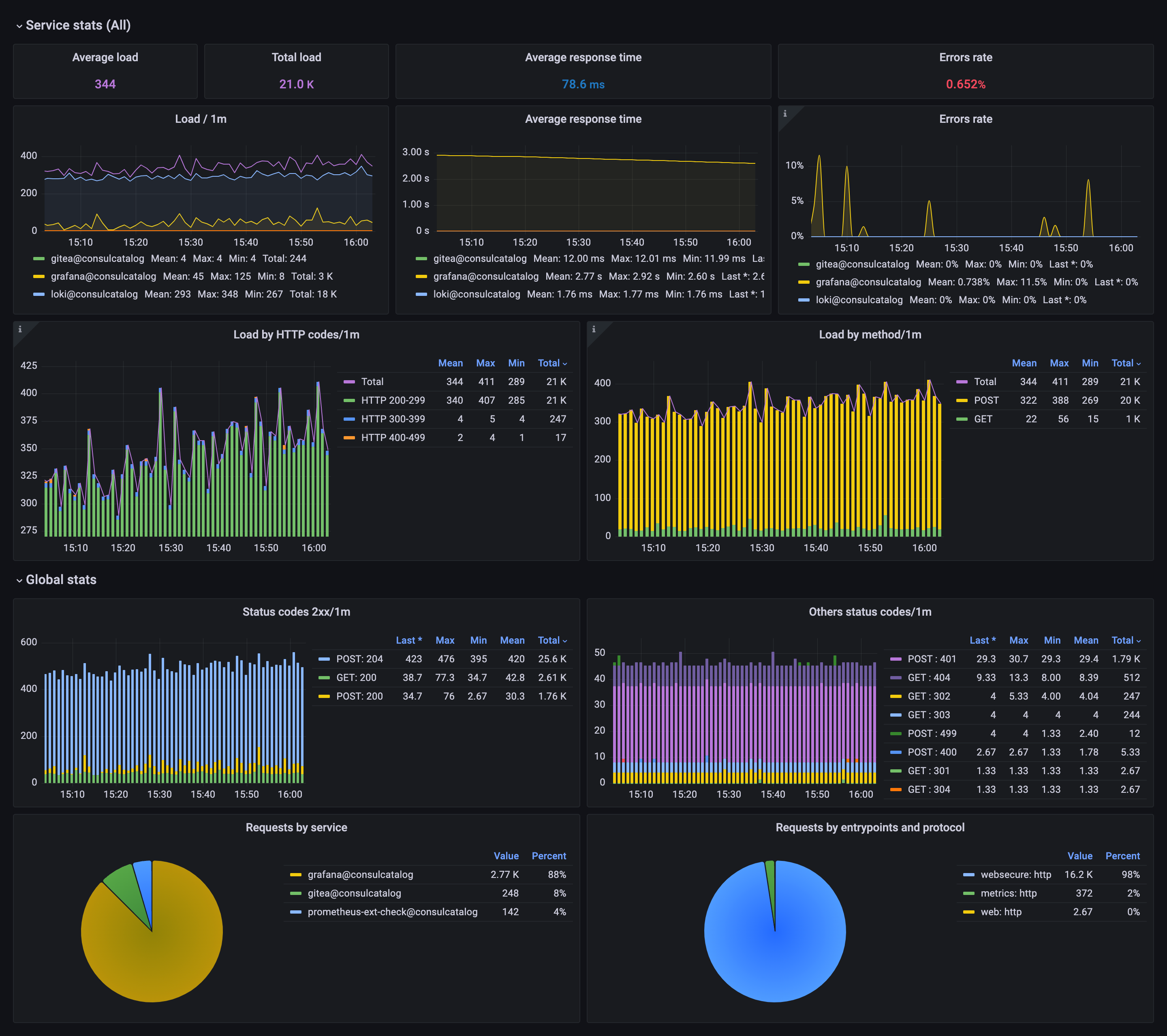
7. Splunk
Splunk Observability Cloud can monitor Traefik effectively. Integrating Traefik with Splunk via the Smart Agent receiver lets you track key metrics, access built-in dashboards, and create custom visualizations to gain deep insights into your load balancer’s performance.
🌟 Key features
- Visualization
- Metrics monitoring
- Log management
- Alerting and notifications
➕ Pros
- Visualizes resource usage trends and optimizes performance through detailed dashboards
- Supports diverse environments, including Kubernetes clusters, making it suitable for modern applications
- Tracks specific metrics like open connections, request durations, and backend server health
- Configures alerts based on thresholds or anomalies using Splunk’s robust alerting system
➖ Cons
- Usage-based pricing can lead to unpredictable costs for high data ingestion rates
💲 Pricing
Splunk Observability Cloud starts at $15/host/month for infrastructure monitoring and $55/host/month for APM, with synthetic monitoring at just $1 per 10,000 uptime requests.
8. Elastic Cloud
Elastic Cloud Traefik integration enables smooth monitoring and analysis of Traefik access logs, providing actionable insights and enhanced observability for modern infrastructure.
🌟 Key features
- Visualization
- Log management
- Metric monitoring
- Scalability & resiliency
- Analytics
➕ Pros
- Integrates well with the Elastic Stack: store logs in Elasticsearch for scalable search and visualize data with Kibana
- Pre-built Kibana dashboards for visualizing and analyzing Traefik metrics and trends
- Elastic's distributed design supports massive data volumes, ideal for growing infrastructures
- Can be self-hosted for full control
➖ Cons
- Requires familiarity with the Elastic Stack to leverage its capabilities fully
💲 Pricing
Elastic offers a free basic plan with log ingestion and basic visualizations. Standard and enterprise plans are available with custom pricing based on usage for advanced features like extended support and longer data retention.
Final thoughts
Monitoring your Traefik load balancer isn’t just about preventing downtime—it’s about gaining insights to optimize performance and scale confidently.
The tools we’ve explored offer unique features and pricing options, so if you’re unsure where to start, try out free tiers and trials.
The right Traefik monitoring tool not only alerts you to issues but also helps you understand traffic patterns, forecast capacity needs, and make informed decisions.
Thanks for reading, and happy monitoring!
-
Best Apache Monitoring Tools for 2026
Discover the 10 best Apache monitoring tools of 2026 in this comprehensive guide. Learn how each tool can transform complex server metrics into actionable insights, compare key features and pricing, and find the perfect solution to optimize your Apache server's performance and reliability.
Comparisons -
14 Best AWS Monitoring Tools
Learn about the best AWS monitoring tools for 2026. Compare features, pros and cons, and choose the right tool for your needs.
Comparisons -
Best HAProxy Monitoring Tools
Discover the top 11 HAProxy monitoring tools for 2026. This guide offers succinct overviews of features, ideal uses, and pricing models, helping you choose the best solution to ensure reliable, real-time performance monitoring for your HAProxy load balancer.
Comparisons -
22 Tools for Synthetic Monitoring (Tried & Tested)
We know that synthetic monitoring gives you the upper hand, now let's take a look at the best services in 2026.
Comparisons