Top 10 Checkly Alternatives 2026
Checkly is a powerful tool that has helped many code, test, and deploy synthetic monitoring at scale. It’s known as being a comprehensive tool, but is it right for you?
Odds are, since you’re here, you’re looking for a Checkly alternative. If that’s the case, don’t worry. There are plenty of people out there in the same boat.
Although Checkly is a decent tool, it doesn’t have many reviews online. This could be because it was founded not too long ago in 2018, or it could be because it’s relatively unused. In either case, there are tools are there that could be a better fit for you and your team.
The good news is that there are tons of good options out there that offer very similar solutions to Checkly. We’re going to jump into those in a bit. For now, let’s understand Checkly a little bit better.
Checkly Key Features
Checkly checks all the boxes as far as synthetic features go. On paper, it looks really good. Here are some of the key features that Checkly offers:
- Synthetic monitoring
- API monitoring
- Heartbeat monitoring
- Alerting
- Playwright script hosting
You’ll notice that last one, “Playwright script hosting” stands out a good bit. Playwright is an open-source front-end testing tool that helps businesses understand how users interact with elements on their applications.
The reason this is so helpful is because normally, you’d have to self-host Playwright yourself, which is a job in itself. Checkly steps in and runs these scripts for you via Playwright so that you can monitor your front end, too.
But…. Checkly isn’t the only service to do this. More on that in a bit.
Checkly Pricing
Checkly pricing, fortunately, is super straightforward. However, they only offer one price officially online.
They offer what they call the Hobby package, which is free and comes with 10,000 API test runs and 1,500 browser test runs. After that, they offer the Team plan for $40/month, and it comes with 50,000 API runs and 6,000 browser runs.
Finally, if you so desire, you can opt for the custom, Enterprise plan. This plan doesn’t come with a specific dollar amount attached, as it’s tailored to meet your needs. If you want to learn more about that, you’ll have to contact their sales team.
The Top 10 Checkly Alternatives 2026
1. Better Stack
Better Stack is primarily known for its synthetic monitoring capabilities that allow you to keep tabs on critical infrastructure elements, schedule on-call coverage, and resolve incidents before they affect the end user.
Offering a radically better monitoring solution, Better Stack covers all the important aspects of synthetic monitoring, such as HTTPs keyword checks, Heartbeat, SSL, Ping, TLD, TCP/UDP, POP3/IMAP/SMTP, and DNS server monitoring. It hits all the boxes that Checkly does.
Your website is monitored as often as every 30 seconds from multiple locations to prevent false alerts, and you can also set geo-specific checks to focus on location-related issues.
Better Stack alerts have screenshots, responses, and incident timelines for better debugging.
Alerting options include unlimited phone and SMS alerts on paid plans as well as E-mail, Slack, Microsoft Teams, and other 1-click integrations.
What’s more, Better Stack also helps you monitor your front end by running Playwright script. It’s as simple as copying and pasting the code, and then letting us take care of the rest.
🌟Key features
- Synthetic monitoring
- Uptime monitoring
- API monitoring
- Log management
- Incident management
- Comprehensive observability dashboards
➕Pros
- Incident Management and Status Pages built-in
- Runs Playwright script
- 30-second check frequency
- On-call scheduling
- Dozens of integrations with popular third-party platforms
➖Cons
- Not considered a full-stack observability solution
- Not yet as feature-rich as some of the larger, more expensive platforms
💲Pricing
Better Stack Uptime is available for free in a basic monitoring and incident management package. Better Stack Logs is also available with a free plan of up to 1GB/month.
Uptime premium packages also start at just $25/month and come with 50 monitors, 5 status pages, and built-in incident management.
The Logs premium packages start at just $25/month and come with a 30GB allowance and 15 days of retention.
Want more details? Check out our pricing page.
2. Datadog
Datadog’s biggest complaint topic on is that it’s expensive. While this is true, and it’s not at all aimed at anything smaller than a large enterprise, it’s still a very comprehensive Checkly alternative.
Datadog's Proactive API monitoring offers a smart way to streamline site availability checks and swiftly pinpoint the root causes of problems. Datadog provides the ability to validate every aspect of your systems, from the basic HTTP to the intricate DNS, across different locations. You can even personalize these monitoring locations to give extra attention to the areas critical to your business.
What's more, Datadog users can effortlessly set up end-to-end tests using a web recorder that doesn't require coding. This feature allows you to interact with your applications just like a regular user, providing real-time API testing. Additionally, you gain valuable insights into the root causes of issues through test components like screenshots, performance metrics, backend traces, error logs, and more.
Datadog goes the extra mile by enabling you to compare your application's performance both within and outside your network firewall. They also prioritize efficient time management with tools to maintain and test automation. With Datadog's diverse monitoring solutions, you can swiftly address any hiccups and achieve a holistic view of your Full Stack Visibility.
Unfortunately, there’s no way to run Playwright script directly in Datadog. You can do things like set the Datadog API trigger to run a workflow that integrates with the Playwright API, but that requires a third-party tool.
🌟Key features
- Synthetic monitoring
- Log management
- Real user monitoring
- Infrastructure monitoring
- APM
- SIEM
➕Pros
- Full-stack observability
- Hundreds of integrations
- 20+ individual solutions
➖Cons
- Very expensive
- Does not support Playwright script
- Not designed for small businesses
💲Pricing
20+ solutions can be difficult to summarize here. The breakdowns can often be complicated, and it’s highly advised that you speak with one of their representatives for accurate pricing on all of their solutions.
That said, some solutions are pretty straightforward, although still very expensive. Here’s a little run-through:
- Synthetic monitoring: $5 per 10,000 API runs and $12 per 1,000 browser runs
- Log management: $0.10 per ingested GB and $1.70 per million log events per month
- Real user monitoring (RUM): $1.50 per 1,000 sessions per month
- Infrastructure monitoring: $15 per host per month
- APM: $31 per host per month
- SIEM: $5 per million analyzed events
3. Sematext Synthetics
Sematext Synthetics provides a decent solution for monitoring both APIs and websites, tailored to meet the demands of modern monitoring, whether you operate in hybrid environments, the cloud, or on your servers.
Sematext Synthetics gives you the ability to keep track of a broad range of performance metrics. It offers Uptime and API monitoring, with the flexibility to monitor from multiple locations, including private networks and behind firewalls. It covers all layers of your infrastructure, such as DNS, TCP, SSL, and HTTP. You can also customize API monitoring according to your specific needs.
In addition, Synthetics diligently monitors SSL certificates and website performance and provides comprehensive End-to-End visibility into your systems.
Sematext simplifies the process by adopting a unified "single-pane" approach, making it easier for users to connect the dots and identify correlations across infrastructure metrics, application logs, events, real-user data, and synthetic performance metrics. This consolidated view enhances your ability to analyze data efficiently.
🌟Key features
- Synthetic monitoring
- Real user monitoring
- Infrastructure monitoring
- Log management
➕Pros
- Full-stack monitoring
- Price-per-monitor option
- Out-of-the-box dashboards
- Helpful support
➖Cons
- User reviews indicate difficulties with user management
- Does not support Playwright script
- Base log monitoring prices are a bit expensive
- Dashboard configurations can be a bit messy and overwhelming
💲Pricing
Sematext offers flexibility in its pricing models, giving you a few options depending on your preferences. You can opt for the pay-as-you-go model, where you tailor your subscription to match your specific requirements or choose from their standard subscription packages.
With the pay-as-you-go option for Synthetics, prices begin at just $2 per HTTP monitor and $7 per browser monitor.
If you’re after the bundled approach, Sematext's Standard package starts at $29 per month. This package includes a maximum of 40 HTTP monitors and 5 Browser monitors, along with a data retention period of 30 days. This straightforward pricing structure ensures you can select the plan that aligns best with your monitoring needs and budget.
4. Dynatrace
Dynatrace is a robust full-stack observability solution equipped with a wide array of functionalities, including synthetics. Like Datadog, it isn’t very well known for being cheap. But it excels in terms of API monitoring and synthetics in general.
One of Dynatrace's standout features is its ability to automatically detect and help resolve issues before the end-users are affected. By conducting comprehensive tests to assess application availability and performance, users can swiftly identify the underlying causes of incidents within their applications and subsequently address or optimize them with efficiency.
Dynatrace has thousands of test locations distributed across the globe. This extensive network enables users to continuously assess the performance of their APIs, ensuring their proper functionality and proactively addressing any potential issues. This global reach is a significant asset in maintaining the reliability and responsiveness of your applications on a global scale.
🌟Key features
- Full-stack monitoring
- Synthetic monitoring
- Real user monitoring
- Log management and analytics
- Infrastructure monitoring
- App security
➕Pros
- Utilizes AI
- Powerful API monitoring capabilities
- Prices based on data usage
- Powerful alerting capabilities
➖Cons
- Does not support Playwright script
- User reviews report extreme expenses at scale
- User reviews report difficulties with data collection
- User reviews report difficulties with the debugging tool
💲Pricing
As mentioned just above, Dynatrace pricing is based on data usage. Instead of charging per-monitor for synthetics, you get charged based on the number of synthetic requests. But this doesn’t mean that it’s cheap.
At first glance, $0.001 per request seems reasonable, but when you break it down, it can become costly at scale. For example, running checks every 2 minutes from one location results in 720 requests per day and 21,600 per month. Monitoring expenses can add up quickly, so it's important to consider scalability and long-term costs. Here’s what that looks like drawn out:
21,600 * 0.001 = $21.6 per monitor!
5. Dotcom-monitor
Dotcom-monitor's Web API monitoring is a versatile solution designed to help you keep a close eye on SOAP, REST, JSON, and XML web services, ensuring their continuous uptime and functionality.
What sets Dotcom-monitor apart is its seamless integration with Postman, a popular API development and testing tool. This integration allows you to leverage a collection of integration tests specifically for internal API testing. You can effortlessly share these tests using a public link, streamlining collaboration and quality assurance within your team.
While Dotcom-monitor's API monitoring solution is simple to use, it remains highly effective. It offers the capability to monitor from a robust network of 30 global locations, which is especially valuable for businesses with a global presence. This means you can configure multi-step API calls, enabling you to verify and validate complex API sequences with precision.
The combination of accessibility, integration with industry-standard tools like Postman, and the ability to conduct comprehensive monitoring from a global network of locations makes Dotcom-monitor a valuable asset for businesses looking to ensure the reliability and performance of their APIs.
🌟Key features
- Synthetic monitoring
- API monitoring
- Infrastructure monitoring
- Web application monitoring
➕Pros
- Comprehensive dashboards and real-time data
- Load testing
- Multi-location testing
➖Cons
- Price per monitor is expensive
- Does not support Playwright script
- User reviews report some difficulties setting up more complex workflows
- User reviews indicate reporting complexities
💲Pricing
Dotcom-Monitor provides Web API monitoring as part of their Web Services package, with prices starting at just $29.99 per month. The pricing structure then varies based on your chosen check frequency and task frequency.
You can opt for the 5-minute Premium package or the more frequent 1-minute Platinum package, depending on your specific monitoring needs. This flexibility allows you to select the pricing tier that best aligns with your requirements and budget, ensuring you have access to comprehensive API monitoring without breaking the bank.
6. New Relic
In the observability space, New Relic is a giant. It’s very well known for being an all-in-one solution that doesn’t have any negatives in terms of functionality and capabilities. That said, as it is a giant tool, it does come with a giant price tag. But we’ll get more into that below.
For now, what we need to talk about is New Relic’s synthetic monitoring capabilities. They promise an essentially bullet-proof solution for improving the quality of builds, troubleshooting with lightning-fast speeds, collaborating with ease, and making your CFO happy with free ping checks.
With New Relic synthetics, you can simulate the entire user journey and test for traffic across thousands of public and private locations. You can simulate different devices, browsers, and operating systems to understand which ones are underperforming and need improvements.
Unfortunately, like Datadog, New Relic doesn’t allow for Playwright scripting. Also like Datadog, a workaround is available via a third-party tool, but it’s still not the full experience that a tool like Better Stack would offer with built-in Playwright functionality.
🌟Key features
- Full stack monitoring
- Synthetic monitoring
- Real user monitoring
- Log management
- Serverless monitoring
- Infrastructure monitoring
➕Pros
- Pretty bulletproof solution
- Lightweight
- Massive list of integrations
- Dynamic reporting
➖Cons
- Per-seat pricing can be expensive for teams
- Does not support Playwright script
- User reviews report the platform being overwhelming
- User reviews report receiving inaccurate data
💲Pricing
New Relic promotes its pricing structure as being transparent, but in my research, it’s anything but transparent. Instead of providing a straightforward, upfront cost, users are often required to either engage with the sales team or perform calculations to determine the full extent of their expenses.
New Relic does offer a free option, providing one user full access, 100GB of data, unlimited querying capabilities, and complimentary Proactive Anomaly Detection. However, beyond these basic limits, New Relic adopts a pay-as-you-go model, where you are charged $0.25 for each additional gigabyte of data beyond the initial 100 GB. Additionally, users are billed $0.50 per incident event exceeding the initial 1,000 events per month.
Furthermore, the pricing structure involves per-seat charges, with costs varying based on the level of access and features granted to each user. For instance, basic users are included for free in any tier but come with significant limitations. Core users cost $49 per seat per month, while full platform starts at $99 per seat per month and escalates to a substantial $658 per seat per month.
This tiered approach, while offering flexibility, can result in varying costs that may not align with every organization's budget or needs.
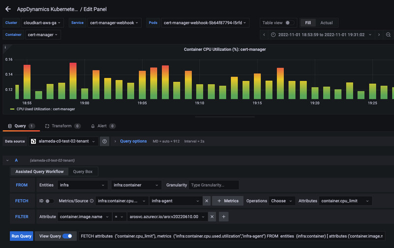
7. AppDynamics
AppDynamics allows you to take the observability of your web applications to the next level with synthetic monitoring. It allows you to proactively assess the performance and availability of your apps from thousands of locations around the globe, both publicly and privately.
Like any synthetic monitoring tool, AppDynamics is designed to help you spot and resolve issues before they become a problem for the end user. What AppDynamics does a little differently, although some tools offer this feature as well, is retest any failures that trigger. In theory, this will eliminate, or at least greatly reduce the frequency of false positives.
AppDynamics is very much designed to be used as an all-in-one tool, bundling synthetics with solutions like RUM, Infrastructure monitoring, and security monitoring. Although you can absolutely utilize a single solution, you really only get what you pay for (and it’s still expensive, even at that) when you opt for multiple solutions for data correlation purposes.
🌟Key features
- Synthetic monitoring
- Real user monitoring
- Infrastructure monitoring
- Application monitoring
- Database monitoring
➕Pros
- Full-stack observability
- Actionable dashboards and reports
- Code-level profiling
- Clean UI
➖Cons
- Expensive pricing based on CPU cores
- Does not support Playwright script
- User reviews report needing a third-party tool for monitoring instances
- User reviews report improper log parsing - stating that they have to use another tool
💲Pricing
Although AppDynamics’ pricing seems pretty straightforward, it can get a little complicated if you’re not super familiar with your system. The prices are all based on the number of CPU cores you utilize, aside from RUM.
- Infrastructure Monitoring Edition - $6 per CPU core - Infrastructure monitoring only
- Premium Edition - $33 per CPU core - Infrastructure, application performance, and database monitoring
- Enterprise Edition - $50 per CPU core- What’s included in Premium Edition + business performance monitoring
- Enterprise Edition for SAP - $95 per CPU core- Infrastructure monitoring, business performance, and SAP monitoring
- Real user monitoring - $0.06 per month per 1,000 tokens
8. Assertible
Assertible stands out as a comprehensive synthetic monitoring tool, priding itself on being the easiest way to monitor your APIs effectively. This claim is substantiated by its wealth of features, including custom API tests built on industry-standard patterns for data validation, and functional test cases.
What sets Assertible apart is its commitment to hassle-free maintenance. API tests are automatically updated to match the latest specifications, alleviating the need for manual user intervention. When specifications change, you can effortlessly incorporate updated responses, parameters, and headers, by clicking 'sync,' ensuring that all your API tests remain current and accurate.
Collaboration is also a cornerstone of Assertible's offering. It provides Collaborative API monitoring, enabling your entire team to engage in diagnostic activities. On top of all of this, you don't need any coding expertise. Assertible simplifies the process with built-in assertions and single-click monitoring, making synthetic monitoring accessible and efficient for teams of all backgrounds.
🌟Key features
- Synthetic monitoring
- API monitoring
➕Pros
- Powerful HTTP assertions
- Post-deploy smoke tests
- Multi-environment testing
➖Cons
- Zero reviews online
- Does not support Playwright script
💲Pricing
Assertible offers a free plan that provides 10 tests for 2 services and offers up to 1,000 test results at no cost.
Their Standard plan allows you to monitor 25 services, run up to 500 tests per service, and retain up to 5,000 test results, all for $25/month. The catch is that you’re only allowed one user. The Startup plan offers the same number of monitors, tests, and results as the Standard plan. The biggest difference, however, is that you’re allowed up to 10 users. The price also increases to $50/month.
Lastly, their business plan starts at $100 per month and essentially doubles everything offered in the Standard plan. You can get 50 web service tests, 1,000 tests per service, 10,000 test results, and up to 20 users.
9. Pingdom
As part of the SolarWinds ecosystem, Pingdom is a decently powerful yet simplified website monitoring tool. Instead of offering a giant platter of solutions like some tools on this list, Pingdom offers only two solutions: Synthetics and RUM.
Even the solutions themselves are quite simple. Synthetics help monitor transactions, uptime, and page speed. Depending on what you’re looking for in a Checkly alternative, this could be a good option if you’re looking to significantly simplify things.
But before we get too far ahead of ourselves here, there are some drawbacks. As simple as it is, it’s not known for being a cheap tool. On top of that, because of its lack of features, they don’t offer support for Playwright script to test your front end like Checkly and Better Stack do.
🌟Key features
- Synthetic monitoring
- Real user monitoring
➕Pros
- Straightforward tool
- Shareable reports
- Public status pages
- Powerful alerting via email and SMS
➖Cons
- Kind of expensive per monitor
- Lacks a lot of features
- Does not support Plawright script
- Can have some false positives, latency, and health check issues
💲Pricing
Pingdom’s pricing is all based on the number of monitors you want with synthetic monitoring and the number of pageviews for RUM, making it fairly simple.
Synthetics starts at just $10, but it only comes with 10 uptime and 1 advanced monitor. You’re also capped at 50 SMS alerts. These plans can go all the way up to 30,000 uptime and 2,500 advanced monitors with 1,500 SMS alerts, but you’re looking at a staggering $18,300/month, and that’s if you opt for annual payments.
RUM starts at $15/month for 100,000 pageviews and goes up to $19,500/month for 1 billion pageviews. But again, that’s if you opt for annual payments.
10. UptimeRobot
UptimeRobot is very similar to Checkly in terms of uptime monitoring. It offers a compelling sense of simplicity that is very attractive to those looking for a reliable tool.
It allows you to monitor keywords, websites, ping, Cron jobs, SSL, Ports, and domains. One thing that makes UptimeRobot a popular choice for Checkly alternatives is the alerting channel selection. You can get alert notifications via email, SMS, voice calls, email to SMS, and mobile apps.
Like most others on this list, however, UptimeRobot does not offer any support for Playwright script. This means that your monitoring capabilities will stop at uptime and that you won’t be able to get valuable insight into your front end.
🌟Key features
- Synthetic monitoring
- Uptime monitoring
➕Pros
- Simple and easy to use
- Decent pricing options
- Powerful alerting
➖Cons
- Does not support Playwright script
- Very limited in terms of capabilities
- User reviews report occasional glitches that hinder UX
💲Pricing
UptimeRobot offers a free plan, but it’s highly limited. The first paid plan is only $8/month, but it only comes with 10 monitors with 60-second intervals. This tier also has limitations on integrations and status pages.
Next, the Team plan starts at $34/month, increasing the number of monitors to 100, but keeping the check intervals at 60 seconds. This is the first tier where you have full access to the platform, including all the integrations and the full-featured status pages.
Finally, they offer an enterprise plan that starts at $64/month with 200 monitors. The monitoring intervals go down to 30 seconds, but the rest of the features remain the same, aside from login seats and notification seats.
The Top 10 Checkly Alternatives Comparison
| Tool | Best for | Synthetics Pricing |
|---|---|---|
| Better Stack | Synthetic monitoring, Uptime monitoring, API monitoring, Log management, Incident management, Comprehensive observability dashboards | Starts at $25/month (50 monitos) |
| Datadog | Synthetic monitoring, Log management, Real user monitoring, Infrastructure monitoring, APM, SIEM | $5 per 10,000 API runs and $12 per 1,000 browser runs |
| Sematext Synthetics | Synthetic monitoring, Real user monitoring, Infrastructure monitoring, Log management | Starts at $2 per HTTP monitor and $7 per browser monitor |
| Dynatrace | Full-stack monitoring, Synthetic monitoring, Real user monitoring, Log management and analytics, Infrastructure monitoring, App security | $0.001 per synthetic request |
| Dotcom-monitor | Synthetic monitoring, API monitoring, Infrastructure monitoring, Web application monitoring | Starts at $29.99/month |
| New Relic | Full stack monitoring, Synthetic monitoring, Real user monitoring, Log management, Serverless monitoring, Infrastructure monitoring | 100GB allowance, but charges per seat (expensive) |
| AppDynamics | Synthetic monitoring, Real user monitoring, Infrastructure monitoring, Application monitoring, Database monitoring | Starts at $33/month for application performance monitoring |
| Assertible | Synthetic monitoring, API monitoring | Starts at $25/month (25 monitors) |
| Pingdom | Synthetic monitoring, Real user monitoring | Starts at $10/month (10 monitors) |
| UptimeRobot | Synthetic monitoring, Uptime monitoring | Starts at $8/month (10 monitors) |
Conclusion
As we make it to the end, it’s important to note that the same tool doesn’t work for everyone. What works well for someone else might not work well for you. The best thing you can do is to sign up for free trials and test these tools yourself.
It’s also important to note that there are some open-source options out there, but they require some extensive overhead with maintenance and service. If that’s your forte, I’d advise looking at our API monitoring tools article and scrolling to the bottom.
-
10 Best Cypress Alternatives in 2026
Cypress is a powerful front-end monitoring tool, but it's not for everyone. If you're looking for a Cypress alternative, then there are plenty of options out there.
Comparisons -
The Top 10 Playwright Alternatives in 2026
Playwright is a powerful, open-source, front-end monitoring tool, but it's not right for everyone. Check out these Playwright alternatives.
Comparisons -
Top 10 Puppeteer Alternatives 2026
Puppeteer is a powerful front-end monitoring tool in its own right, but it's not for everyone. If you're looking for a Puppeteer alternative, then there are plenty of options.
Comparisons -
22 Tools for Synthetic Monitoring (Tried & Tested)
We know that synthetic monitoring gives you the upper hand, now let's take a look at the best services in 2026.
Comparisons