9 Best Real User Monitoring Tools in 2026
Have you ever shipped a performance fix, watched your lab scores improve, and then heard users still say the app feels slow?
Lab tests run in controlled environments. They cannot replicate the diversity of devices, networks, browsers, and geographies your actual users bring. Real user monitoring (RUM) closes that gap by capturing performance and behavioral data directly from real sessions in production.
Real user monitoring tools collect metrics like Core Web Vitals, JavaScript errors, network request timings, and user interactions from actual visitors and surface them in dashboards you can act on. What once required piecing together log files, error reports, and synthetic results can often be answered in one place.
But not all RUM tools solve the same problem. Some are deeply integrated into full observability platforms and correlate frontend sessions with backend traces. Others focus on session replay and behavioral analytics. Some are open source and self-hostable. Others are designed for standalone, lightweight frontend monitoring.
Choosing the right tool is less about the feature list and more about what your team actually needs.
This guide breaks down the key features, strengths, limitations, and pricing of the leading tools so you can decide which one fits your workflow.
What is a real user monitoring tool?
A real user monitoring tool is software that captures performance and behavioral data from actual users of a web or mobile application in production. A lightweight JavaScript agent or mobile SDK embedded in the application collects metrics on every user session including page load times, Core Web Vitals, JavaScript errors, network request timings, and user interactions. That data is sent to a monitoring backend where it can be analyzed, visualized, and correlated with other signals from the application stack.
RUM differs from synthetic monitoring, which simulates user interactions from controlled test environments. Synthetic monitoring is useful for uptime checks and baseline performance benchmarks. RUM is useful for understanding actual user experience across the full diversity of devices, browsers, network conditions, and geographies that real users bring to your application.
Modern RUM tools in 2026 go well beyond basic page load timing. The leading platforms track Core Web Vitals including Largest Contentful Paint (LCP), Cumulative Layout Shift (CLS), and Interaction to Next Paint (INP), capture JavaScript errors with stack traces, record network waterfalls, and correlate frontend sessions directly with backend APM traces and infrastructure metrics.
What factors should you consider when choosing a real user monitoring tool?
How well does the tool track Core Web Vitals and SPA behavior?
Google's Core Web Vitals are the standard metrics for measuring real-world user experience and directly influence search ranking. LCP measures loading performance, CLS measures visual stability, and INP replaced FID as the interactivity metric. Any RUM tool selected in 2026 must accurately capture all three. Single-page applications (SPAs) present additional complexity because client-side routing does not trigger a full page reload, and tools that do not detect soft navigations will produce incomplete or misleading Core Web Vitals data.
How deeply does the tool correlate frontend and backend data?
The most effective RUM tools link a slow or broken frontend session directly to the backend trace, log entry, or infrastructure event that caused it. Platforms like Datadog, New Relic, Dynatrace, Sentry, and Elastic Observability offer this correlation natively because they instrument both the frontend and backend within the same platform. Standalone tools like Raygun or Grafana Faro require additional tooling for backend correlation.
What are the privacy and compliance requirements?
RUM agents collect user interaction data from production environments. Any tool that captures personal information, form inputs, or sensitive content must provide masking and redaction controls. For organizations subject to GDPR, CCPA, HIPAA, or PCI compliance, the location of data storage and the availability of data residency controls are also relevant. Tools with self-hosting options like Elastic Observability and Grafana Faro allow organizations to keep all RUM data within their own infrastructure.
How is the tool priced?
RUM tools use three main pricing models. Session-based tools like Datadog, Dynatrace, and Raygun charge per 1,000 user sessions or per session tier. Data ingest tools like New Relic charge per gigabyte of telemetry data ingested regardless of the product generating it. Event-volume tools like Sentry charge per event across all product areas. Pricing can escalate quickly for high-traffic applications under session-based models.
How easy is it to set up?
Most RUM tools require adding a single JavaScript snippet or SDK to the application to begin capturing data. Tools embedded in full observability platforms like Datadog and Dynatrace require additional configuration to unlock correlation with backend signals. Open-source tools like Grafana Faro and Elastic Observability require operating the collection and storage backend, which adds significant operational overhead compared to SaaS platforms.
| Tool | Pricing highlight | Platform support | Backend correlation | Session replay | Free tier |
|---|---|---|---|---|---|
| Better Stack | Web events from $0.10/GB; replays $0.0015 each | Web, iOS, Android | Full APM + logs + infra | Yes | Yes |
| Datadog | RUM from $1.50/1K sessions (annual) | Web, iOS, Android | Full APM + logs + infra | Yes (add-on) | No (trial only) |
| New Relic | Free: 100 GB/month; $0.40/GB beyond | Web, iOS, Android | Full APM + logs + infra | Yes | Yes (100 GB/month) |
| Dynatrace | Per-session, usage-based; contact sales | Web, iOS, Android | Full APM + logs + infra | Yes (add-on) | Free trial |
| Sentry | Free: 5K errors/month; Team from $26/month | Web, iOS, Android | Native error tracking | Yes | Yes |
| Elastic Observability | Serverless: $0.15/GB; hosted: from $99/month | Web | Elasticsearch + APM + logs | No | Yes (self-hosted) |
| LogRocket | Free: 1K sessions; Team from $69/month | Web, iOS, Android | Datadog + Jira integrations | Yes | Yes |
| Raygun | RUM from $40/100K sessions/month (annual) | Web, iOS, Android | Raygun APM (same platform) | No | No (14-day trial) |
| Grafana Faro | Free (open source); Grafana Cloud free tier | Web | Grafana Tempo + Loki + Mimir | No | Yes (self-host or cloud) |
1. Better Stack
Most RUM tools give you a number when something breaks. Better Stack shows the full picture. A slow LCP appears next to the backend trace that explains it, the request logs, the error from that session, and the uptime check confirming the service issue. All of it lives in the same interface, so you do not need to match timestamps across tools.
This connection runs deeper than simple dashboard links. Better Stack RUM shares the same data layer as its logs, distributed tracing, infrastructure monitoring, error tracking, and incident management. When a session replay shows a user hitting a 500 error, you can immediately open the related logs, trace the backend failure, and view the incident timeline your on-call team handled. Better Stackβs AI SRE can even help investigate incidents and guide debugging directly from this unified data layer.
Frontend monitoring is also unusually deep. Core Web Vitals (LCP, CLS, INP) are tracked per URL with alerts, Chrome RAM usage is monitored per page and script, and product analytics uses autocapture so every user action is recorded from the first page load. Behind the scenes, Better Stack Collector gathers logs, traces, and metrics from your systems so this cross-stack visibility works out of the box.
Session replay includes sensitive field filtering, rage click detection, 2x playback, and pause skipping, with each replay linked to the logs, traces, and errors from that exact session. When something fails, you move directly from replay to trace to logs in one workflow.
π Key features
- LCP, CLS, and INP tracked per URL with alerting when vitals decline β know immediately when a deploy hurts your Core Web Vitals score
- Chrome RAM consumption monitoring per URL and script, so you can identify which pages are freezing user browsers before complaints arrive
- Session replay with full production context β every recording is linked to its related errors, distributed traces, frontend and backend logs, and infrastructure metrics from that exact moment
- Sensitive field filtering that excludes specified elements and interactions from recordings before they leave the browser
- Autocapture product analytics β all user actions are captured immediately, events defined retroactively with no frontend re-instrumentation required
- Funnel analysis correlated with backend data β drop-off steps link directly to the traces, logs, and metrics that explain what broke in the flow
- Website analytics covering referrers, UTM campaigns, entry and exit pages, screen resolutions, locales, and AI traffic sources including ChatGPT and Gemini
- Built-in error tracking on the Sentry SDK protocol at roughly one-sixth the cost, with 1-click AI fix prompts designed for Claude Code, Cursor, and Codex
- AI SRE with MCP server integration for agentic root cause analysis with full infrastructure context
β Pros
- The only tool on this list where a slow LCP, the backend trace that caused it, the log lines from that request, and the on-call alert are all in the same platform β no integrations, no timestamp correlation, no tab switching
- Data-volume pricing means a 10x traffic spike does not produce a 10x bill β a fundamental structural advantage over every session-based competitor here
- Autocapture with retroactive event definition solves the "we should have tracked that" problem without requiring a re-deploy to instrument new events
- Chrome RAM monitoring and per-URL web vital alerting are genuinely useful RUM features that most competitors on this list do not offer at all
- Error tracking, uptime monitoring, and incident management are included β replacing Sentry, PagerDuty, and a standalone uptime tool with a single subscription
- 60-day money-back guarantee; all pricing is public and no sales call is required to get started
β Cons
- No feature flags or A/B testing
π² Pricing
Better Stack offers a generous free plan with 5,000 session replays/month, 100,000 exceptions, 10 uptime monitors, incident management, and a status page.
Paid plans start at $29/month (annual) or $34/month monthly for a Responder license, with unlimited team members included. Telemetry bundles start at $25/month and include 40 GB each of logs, traces, and metrics.
RUM pricing is usage-based: $0.10/GB for web events, $0.05/GB/month for retention, and $0.0015 per session replay.
At typical scale, Better Stack can be significantly cheaper than most RUM platforms. For example, handling 5M events and 50K session replays per month costs roughly $35β$102 with Better Stack, compared to $137β$613 on tools like PostHog, Sentry, Datadog, or Mixpanel.
2. Datadog
Datadog is a full-stack observability platform that connects frontend RUM data to backend traces, logs, and infrastructure metrics in a single workflow. It provides over 30 out-of-the-box metrics with 15-month retention, and RUM without Limits enables 100% session capture with post-capture retention filtering.
π Key features
- Core Web Vitals tracking including LCP, INP, and CLS with 15-month data retention
- Direct correlation of frontend sessions with APM distributed traces, infrastructure metrics, and logs
- RUM without Limits: 100% session ingestion with post-capture retention filtering
- Optional Session Replay as an add-on for visual reconstruction of user sessions
- Synthetic monitoring integration to correlate lab test results with real user data
- Click maps, scroll maps, and top elements heatmaps with three visualization modes
- Browser and mobile SDK support for iOS and Android
- Role-based access control and data masking for enterprise compliance
- Alerting and anomaly detection tied directly to RUM performance signals
β Pros
- Frontend-to-backend trace correlation from a user click to a distributed trace is not available in standalone RUM tools
- RUM without Limits removes the sampling problem that affects most per-session tools
- 30+ out-of-the-box metrics retained for 15 months supports long-term trend analysis and compliance investigations
- Existing Datadog monitors, dashboards, and alerts incorporate RUM data without additional configuration
- Mobile SDK support for iOS and Android provides unified web and mobile observability in one platform
β Cons
- RUM requires a Datadog plan and cannot be purchased as a standalone product
- Pricing compounds significantly at high session volumes when combined with APM, logs, and infrastructure
- Multiple product tiers make budget forecasting harder than simpler session-based tools
- Setup and initial configuration is more involved than drop-in tools like Sentry or LogRocket
- Not a practical option if you are not already on Datadog due to onboarding complexity and cost
π² Pricing
Datadog RUM pricing has two tiers: the Browser RUM plan at $1.50 per 1,000 sessions (billed annually) covers performance monitoring without replay, and the Browser RUM and Session Replay plan at $1.80 per 1,000 sessions (billed annually) adds session recordings, heatmaps, and advanced privacy controls. On-demand rates are $2.20 and $2.60 per 1,000 sessions respectively. Default retention is 30 days with an extended option up to 15 months. There is no free tier; teams can access a free trial to evaluate the product.
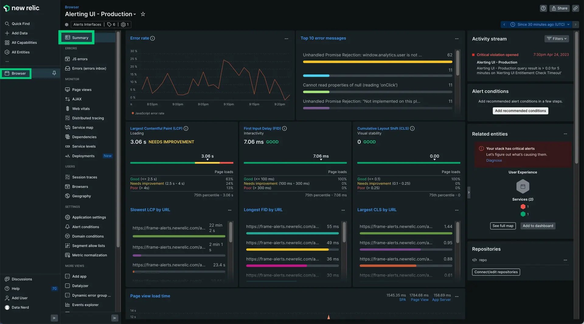
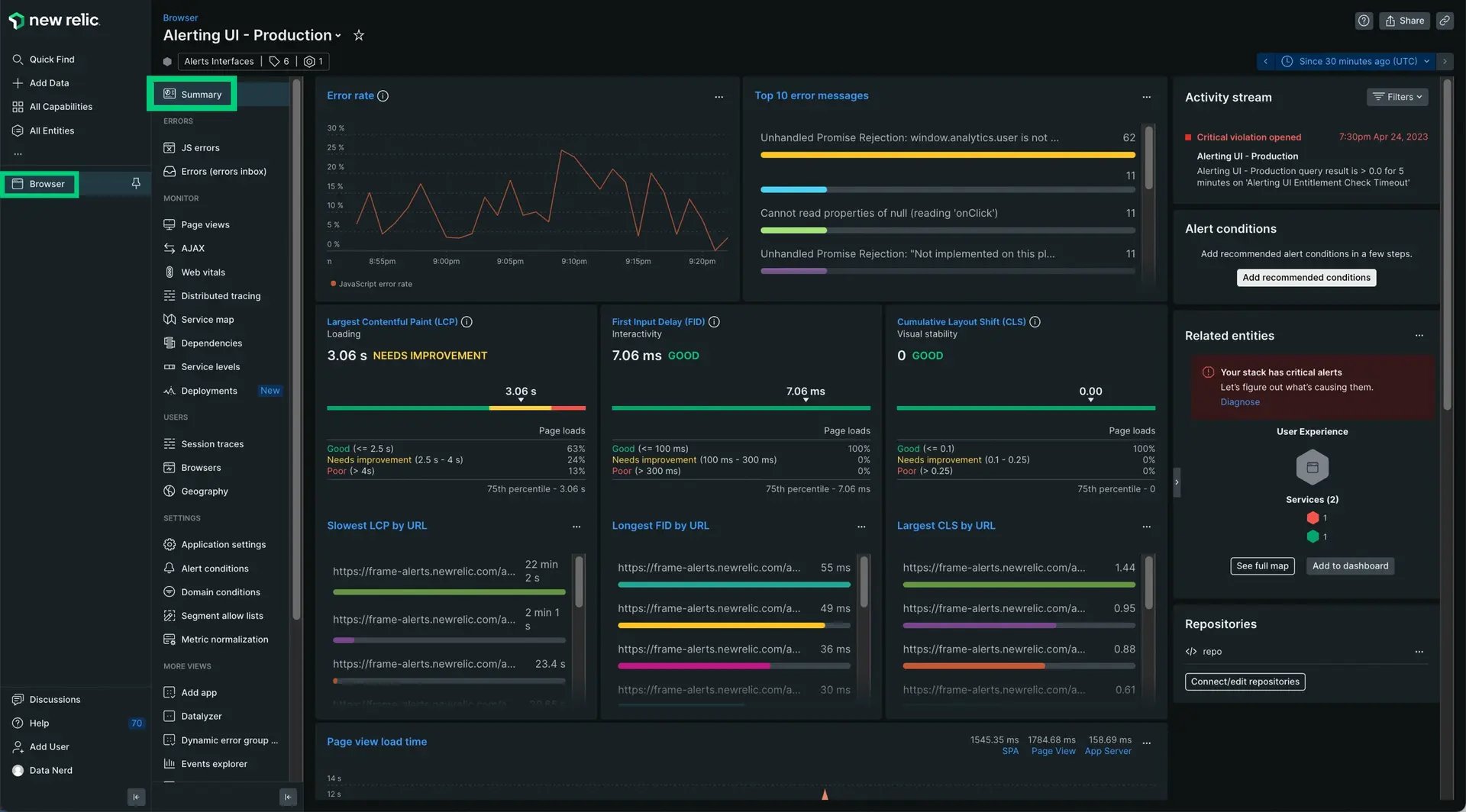
3. New Relic
New Relic is a full-stack observability platform that collects frontend performance data, JavaScript errors, and user interaction metrics and correlates them natively with backend traces and logs. It was named a Leader in the 2025 Gartner Magic Quadrant for Digital Experience Monitoring. Pricing is based on data ingest in gigabytes per month rather than per session, with a free tier covering 100 GB/month and no credit card required. Session Replay is available natively, billed by data consumption.
π Key features
- Core Web Vitals tracking including LCP, INP, and CLS with breakdown by page, browser, device, and geography
- JavaScript error analytics with source map support for readable stack traces in production
- Session traces that reconstruct the sequence of events leading to a performance issue or error
- Session Replay for visual playback of user interactions, billed by data consumption
- AJAX request monitoring showing timing, status codes, and correlation with user actions
- Direct correlation with APM distributed tracing for frontend-to-backend root cause analysis
- Browser and mobile SDK support for iOS and Android via New Relic Mobile
- OpenTelemetry support for vendor-agnostic telemetry pipelines
- 700+ integrations through New Relic Instant Observability quickstarts
- Synthetic monitoring integration for correlating scheduled tests with real user data
β Pros
- Consumption pricing based on data ingest rather than per session is more predictable for variable-traffic applications
- The free tier with 100 GB/month provides meaningful production monitoring at no cost
- Gartner Leader recognition for Digital Experience Monitoring in 2025 indicates sustained enterprise maturity
- A single data model across browser, mobile, APM, infrastructure, and logs enables powerful cross-domain queries
- OpenTelemetry support reduces vendor lock-in risk compared to proprietary agent-only platforms
β Cons
- Full platform user pricing at $349/user/month on the Pro plan is expensive for larger engineering teams
- Data ingest costs are not always predictable because RUM events, traces, logs, and custom events all consume the same quota
- Session replay is priced on data consumption rather than a flat per-session rate, which requires volume estimation
- Support quality has been a recurring concern in customer reviews compared to competitors at similar price points
- The platform breadth creates a steep learning curve for teams new to observability
π² Pricing
New Relic offers a free tier with 100 GB of data ingest per month, one full platform user, and unlimited basic users with no credit card required. Core users are $49/user/month. Full platform users start at $10/user/month on Standard (capped at five users, with additional users at $99/user/month) and $349/user/month on Pro with unlimited users, priority support, and vulnerability management. Data beyond 100 GB is $0.40/GB on the standard option or $0.60/GB on Data Plus, which adds 90-day retention, HIPAA and FedRAMP compliance, and streaming data export.
4. Dynatrace
Dynatrace is an AI-powered full-stack observability platform that correlates frontend RUM data with backend APM traces, infrastructure metrics, logs, and security events in Grail, its unified data lakehouse. The Davis AI engine surfaces root cause analysis automatically. Dynatrace announced next-generation RUM capabilities at Perform 2026 in January 2026, adding enhanced SPA support, soft navigation detection, and LLM-powered application monitoring.
π Key features
- Core Web Vitals tracking including LCP, INP, and CLS with enhanced SPA support and soft navigation detection
- Davis AI engine for automatic anomaly detection, root cause analysis, and problem correlation across the full stack
- Session Replay as an optional add-on for visual reconstruction of user journeys
- User journey analysis through dedicated Experience Vitals and Users and Sessions apps
- Direct correlation of frontend RUM data with backend APM traces, logs, topology, and security events in Grail
- Automatic instrumentation via OneAgent for servers, or a JavaScript tag for agentless web deployment
- Browser and mobile SDK support for iOS and Android
- Business performance monitoring linking application performance to revenue and conversion outcomes
- OpenPipeline for customizing ingested user events and extracting metrics
β Pros
- Davis AI automates root cause analysis across the full stack, reducing time to resolution without manual investigation
- Grail data lakehouse enables a unified query model across RUM, APM, logs, metrics, traces, and security events
- OneAgent auto-discovery reduces manual instrumentation effort compared to agent-based competitors
- Business performance monitoring links performance degradation to revenue impact for business justification
- Next-generation SPA and mobile support announced January 2026 addresses gaps in legacy RUM tools
β Cons
- Pricing is not published publicly, making budget planning difficult without a sales conversation
- Platform complexity is significant; teams without prior observability experience face a steep learning curve
- Full value requires combining multiple product modules, which increases total cost
- No meaningful free tier; evaluation is limited to a trial or sandbox environment
- Enterprise contracting can delay time to value compared to self-serve competitors
π² Pricing
Dynatrace RUM is priced using a Digital Platform Subscription (DPS) model, billed per session per application per hour. Session Replay is a separate capability billed per session with replay activated. Prices are not published publicly and require a quote from Dynatrace sales. Volume discounts are available. Teams can evaluate Dynatrace in a public sandbox environment without installing software.
5. Sentry
Sentry connects Core Web Vitals and frontend performance data directly to individual error occurrences, distributed traces, and session replays in a single workflow. Engineers can move from a performance signal to the related JavaScript error to the session recording without leaving the platform. The Seer AI debugging agent performs root cause analysis and generates fix recommendations.
π Key features
- Core Web Vitals tracking with page load performance, transaction traces, and AJAX monitoring
- Frontend performance issue detection for slow page loads, unresponsive clicks, and rendering bottlenecks
- Native integration with Sentry error tracking for direct correlation between performance signals and errors
- Session Replay integrated in the same platform for visual context on performance and error events
- Seer AI debugging agent for automated root cause analysis and fix generation
- Rage Click and Dead Click detection for identifying UX friction alongside performance data
- Browser and mobile SDK support for iOS, Android, React Native, and Flutter
- Distributed tracing from frontend user action through API calls to backend services
- Spike protection to prevent unexpected billing overages during traffic events
β Pros
- Error tracking and RUM in a single platform eliminates context switching during incident investigation
- Session Replay is native to the platform rather than an add-on from a separate vendor
- Developer-friendly setup: installing the Sentry SDK and a few lines of configuration starts monitoring immediately
- Seer AI agent provides automated root cause analysis without manual log correlation
- Generous free tier with 5,000 errors per month for small teams
β Cons
- Primary focus is on error and performance debugging rather than broad UX analytics or conversion optimization
- RUM analytics depth is not at the level of dedicated behavioral analytics tools
- Seer charges $40/active contributor/month, which increases the effective cost for larger engineering teams
- Session replay free tier of 50 sessions per month is limited for meaningful production analysis
- Mobile session replay is available but less mature than the web version
π² Pricing
The Developer (free) plan includes 5,000 errors per month for one user. The Team plan starts at $26/month billed annually with expanded error and replay volumes. The Business plan starts at $80/month billed annually and adds SSO/SAML, 90-day insight lookback, and unlimited metric alerts. The Seer AI agent is available as an add-on at $40/active contributor/month across all paid plans. Enterprise plans include custom volume, dedicated support, and compliance features.
6. Elastic Observability
Elastic Observability provides RUM via the Elastic APM JavaScript agent, which captures browser performance metrics, Core Web Vitals, and JavaScript errors alongside APM traces, logs, and infrastructure metrics in Elasticsearch. It is fully open source, allowing you to self-host the entire stack with no per-session licensing cost.
π Key features
- Core Web Vitals tracking including LCP, INP, and CLS with breakdown by page, URL, browser, OS, and geography
- Direct correlation with Elastic APM backend traces and logs using distributed tracing
- User Experience app in Kibana for visualizing performance metrics and identifying frontend bottlenecks
- Custom instrumentation support for capturing user interactions beyond automatic page load transactions
- Framework-specific integrations for React, Angular, and Vue via official packages
- Source map upload support for translating minified stack traces into readable file and line references
- Self-hosted deployment option with full data ownership and no per-session licensing
- Elastic Cloud managed deployment with serverless pricing based on data ingest
β Pros
- Full data ownership through self-hosted deployment satisfies strict data residency and compliance requirements
- Kibana provides powerful ad-hoc query and dashboard capabilities that exceed what most SaaS RUM tools offer
- No per-session licensing cost for self-hosted deployments, making it cost-effective at high traffic volumes
- Direct correlation with Elasticsearch logs and APM traces eliminates data silos without third-party integrations
- Open-source codebase enables customization that proprietary platforms do not allow
β Cons
- No native session replay capability; visual session reconstruction requires a separate tool
- Self-hosting requires operating APM Server, Elasticsearch, and Kibana, which adds significant operational complexity
- Mobile RUM is not natively supported; the JavaScript agent covers web browsers only
- Elastic Stack expertise is required to build effective dashboards beyond the out-of-the-box configurations
- Cloud pricing based on data ingest requires careful volume modeling to avoid unexpected costs at scale
π² Pricing
Elastic Observability is free to use as a self-managed deployment, with no licensing cost beyond the infrastructure required to run the stack. Elastic Cloud managed deployments use hosted resource-based pricing starting from $99 to $184/month, or serverless pricing at $0.15/GB of data ingested with additional charges for search and retention. Self-hosted deployments are free under the Elastic License 2.0, with enterprise features available under a commercial subscription.
7. LogRocket
LogRocket is a session replay and product analytics platform that includes RUM covering Core Web Vitals, frontend performance, and JavaScript error tracking. It serves both engineering and product/UX teams from the same platform, combining pixel-perfect session replay with performance metrics. Galileo Highlights summarizes sessions automatically, while AI Error Tracking surfaces and prioritizes errors by business impact.
π Key features
- Core Web Vitals and frontend performance monitoring including page load times, memory usage, and browser crashes
- Pixel-perfect session replay for visual reconstruction of every user session
- Galileo Highlights for AI-generated session summaries and automated issue diagnosis
- AI Error Tracking and AI Issues for automated error prioritization based on business impact
- Session search across 50+ filter dimensions including user attributes, errors, and performance thresholds
- Product analytics and UX analytics for feature adoption and funnel analysis
- Integrations with Jira, Intercom, Datadog, Optimizely, and Google Analytics
- Browser and mobile SDK support for iOS and Android
- User cohort building from session filters for analysis across the platform
β Pros
- Session replay and RUM in a single platform provides visual context that pure metrics tools cannot
- Galileo Highlights reduces the time required to find the relevant moments in a session without full playback
- 50+ filter dimensions across session search makes it practical to isolate specific user cohorts by performance characteristics
- Covers both engineering debugging and product analytics without requiring multiple tools
- Pixel-perfect replay accuracy means the recording shows exactly what the user saw at the time of the issue
β Cons
- Session-based pricing scales quickly for high-traffic consumer applications
- RUM capabilities are secondary to session replay; if you are focused purely on aggregate performance, dedicated RUM tools go deeper
- Two separate session replay products (developer vs. product and UX) can create instrumentation confusion during setup
- Advanced analytics features require meaningful configuration time before producing useful output
- Mobile replay is less mature than the web version
π² Pricing
LogRocket's Developer (free) plan includes 1,000 sessions/month with one-month data retention, limited to three users. The Team plan starts at $69/month (web, monthly) for 10,000 sessions with 5β10 seats, or $99/month for 25,000 sessions. The Professional plan starts at $295/month (annual commitment) and adds AI-powered struggle detection, detailed product analytics, heatmaps, scrollmaps, and clickmaps. Enterprise plans include custom session volume, seats, and retention with audit logs, RBAC, and data export. A 14-day free trial is available for all paid tiers.
8. Raygun
Raygun is a diagnostics platform combining real user monitoring, crash reporting, and APM in one place. It supports JavaScript, Angular, React, iOS, and Android with lightweight SDK integration. AI Error Resolution identifies probable causes and suggests fixes, and deployment tracking via CLI lets you correlate releases with error spikes in real time.
π Key features
- Core Web Vitals and Apdex score tracking with real-time visibility into frontend performance
- Session-level analysis for retracing the steps a user took through the application during an issue
- Crash reporting with detailed stack traces, breadcrumbs, and error grouping by root cause
- AI Error Resolution using language models to identify probable causes and recommend fixes
- Deployment tracking via CLI to correlate new releases with error spikes or performance degradation
- Alerting via Slack, Teams, PagerDuty, and email with spike protection against unexpected volume bursts
- Application Performance Monitoring for server-side performance correlation within the same platform
- Support for JavaScript, .NET, Ruby, Python, iOS, Android, and other platforms
β Pros
- Lightweight setup requires only a JavaScript snippet and provides a clean, fast-to-navigate dashboard
- AI Error Resolution surfaces probable causes and recommended fixes, reducing manual debugging time
- Deployment tracking makes it straightforward to identify whether a release introduced a regression
- Crash reporting and RUM in a single platform eliminates the need for a separate error tracking tool
- Spike protection prevents unexpected billing from sudden traffic bursts
β Cons
- No native session replay; visual session reconstruction requires a separate tool
- No meaningful free tier beyond a 14-day trial, limiting evaluation for smaller teams
- Does not include logs, synthetic monitoring, or distributed tracing as core platform capabilities
- Backend correlation is limited to Raygun APM; other APM or infrastructure tools require additional integration
- No self-hosted or on-premise deployment option for strict data residency requirements
π² Pricing
Raygun RUM pricing starts at $40/month (annual) for 100,000 sessions on the Basic plan, or $60/month (monthly). The Team plan covers 200,000 sessions at $160/month (annual) and adds third-party integrations, inbound filters, and unlimited custom dashboards. Crash Reporting is priced separately: $40/month for 100,000 errors billed annually on the Basic plan and $80/month for 200,000 errors billed annually on the Team plan. The Business plan starts at $400/month billed annually for 1,000,000 errors and adds SAML SSO. A 14-day free trial covers the full product suite with no credit card required.
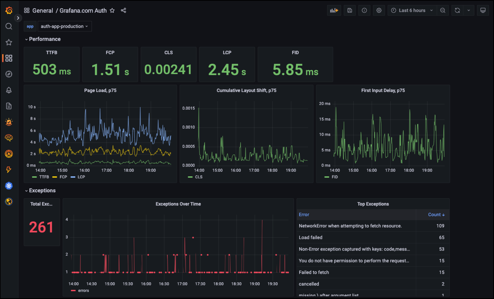
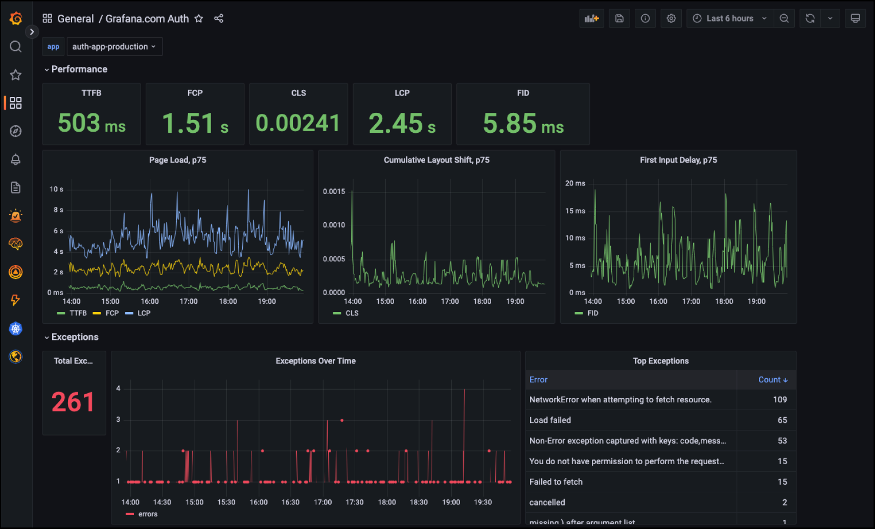
9. Grafana Faro
Grafana Faro is an open-source RUM SDK for web applications that collects Core Web Vitals, JavaScript errors, console logs, and user traces. It integrates with Grafana Tempo, Loki, and Mimir, so if you are already using this stack you can add frontend RUM to existing dashboards without a new vendor. Frontend traces correlate with backend services via OpenTelemetry, with no per-session licensing cost on self-hosted deployments.
π Key features
- Core Web Vitals tracking including LCP, INP, and CLS with automatic collection via the Web Vitals library
- JavaScript error capture with stack traces and contextual breadcrumbs
- User action tracing with OpenTelemetry-compatible spans for correlation with backend distributed traces
- Console log capture for debugging frontend issues in production
- Custom event and measurement instrumentation via the Faro Web SDK API
- Integration with Grafana Tempo for trace correlation, Loki for log aggregation, and Mimir for metrics
- Framework-specific integrations for React, Angular, and Vue
- Self-hostable with no per-session licensing on the Grafana OSS stack
- Grafana Cloud managed deployment with a free tier covering small applications
β Pros
- Open-source SDK with no per-session licensing cost eliminates the scaling pricing risk of commercial RUM tools
- Direct integration with Grafana Tempo, Loki, and Mimir enables frontend-to-backend correlation if you are already on this stack
- OpenTelemetry compatibility reduces vendor lock-in and aligns with the growing standard for observability telemetry
- Self-hosting provides complete data ownership and control over retention, relevant for regulated industries
- Grafana Cloud free tier allows meaningful evaluation and production use for low-traffic applications at no cost
β Cons
- No native session replay; visual session reconstruction requires a separate tool
- Grafana Faro is newer and less mature than established commercial RUM tools; enterprise features are still developing
- Self-hosted deployment requires operating Grafana, Tempo, Loki, and Mimir, which adds significant operational overhead
- Mobile RUM is not currently supported; the Faro SDK covers web browsers only
- Less suitable if you want a managed, low-configuration RUM solution out of the box
π² Pricing
Grafana Faro is free and open source under the Apache 2.0 license. Self-hosted deployments incur no licensing cost beyond the infrastructure required to run the Grafana stack. Grafana Cloud includes a free tier with 10,000 metrics series, 50 GB of logs, and 50 GB of traces per month. Paid Grafana Cloud plans use pay-as-you-go pricing beyond the free tier. Grafana Enterprise includes additional security, governance, and support features under an annual contract; pricing requires contact with Grafana Labs sales.
Final thoughts
So which real user monitoring tool should you choose?
If you need full-stack frontend-to-backend correlation at the lowest cost, Better Stack gives you RUM, session replay, error tracking, logs, traces, and incident management in one platform β at data-volume pricing that undercuts Datadog and New Relic significantly at scale.
If you need enterprise-grade full-stack correlation and are already invested in a platform, Datadog or New Relic are the mature choices. If you want AI-powered root cause analysis at enterprise scale, Dynatrace is the strongest option. If your team already uses Sentry for error tracking, adding RUM and replay keeps debugging in one place. If you need RUM with session replay and behavioral analytics for both engineering and product teams without enterprise pricing, LogRocket is worth evaluating.
-
13 Best Sentry Alternatives in 2026
A list of Sentry APM alternatives offering a better, less complicated and more reliable solutions to application monitoring.
Comparisons -
10 Best Datadog Alternatives to Consider in 2026
Datadog is one of the most potent and versatile players on the market, but they have their fair share of downsides. The monitoring and observability space is quite competitive, so we will discuss 10 of the best Datadog alternatives and compare their pros and cons to determine which is better suited for your needs.
Comparisons -
8 Best Session Replay Tools in 2026
Compare the 8 best session replay tools in 2026. LogRocket, FullStory, Sentry, OpenReplay, Glassbox, LaunchDarkly, and Datadog covered with features, pricing, and which one to choose.
Comparisons