13 Best GitHub Actions Runner Tools for Faster CI

Stanley Ulili
Updated on January 16, 2026

Waiting on every pull request because your tests run on slow hardware is painful. When CI feels slower than your laptop, it frustrates developers and drags down your whole release process. Picking the right GitHub Actions runners is key for fast feedback, reliable pipelines, and a smooth path from commit to deploy.

This guide walks through some of the best GitHub Actions runner tools to help you choose the right fit and keep your pipelines running smoothly.

What is a GitHub Actions runner tool?

A GitHub Actions runner tool provides execution environments for your workflows. When a workflow triggers, GitHub Actions hands the job to a runnerβ€”the machine that checks out your code, installs dependencies, builds your project, and runs tests. While GitHub provides default managed runners, you can also use external providers or self-hosted runners for better performance, cost, or control.

Factors to consider when choosing a GitHub Actions runner tool

Before looking at specific tools, here are the key factors to consider:

Performance and resource limits

Look for modern CPUs with strong single-core performance, sufficient RAM for your test suite, and enough SSD storage for builds and caches. Higher single-core performance can significantly impact job duration for compilation and testing.

Budget

Find transparent per-minute or per-second pricing with clear information on how runner size affects cost. The goal is a solution you can keep using comfortably as your usage grows.

Ease of use

Even the fastest runner is less helpful if it's hard to set up. Consider how easy it is to switch the runs-on label, whether your existing actions keep working, and how much configuration is needed.

Platform and architecture support

Your runners should align with the platforms you care about. Pay attention to supported CPU architectures (AMD, ARM), available operating systems, and any macOS limitations.

Cache and ecosystem support

Good caching can save minutes on every run. Look for reliable built-in cache support, reasonable per-repository limits, and drop-in replacements for popular actions.

Technical support

Clear documentation, troubleshooting guides, and ways to contact support for issues matter, especially during migration.

Tool Pricing highlight Architectures OS images Max runner size Cache support macOS support
BuildJet ~Half GitHub Actions price, $5 trial AMD, ARM Ubuntu 20.04, 22.04 32 vCPUs, 64 GB RAM 20 GB per repo per week No
RunsOn €300/year + AWS costs AMD, ARM Linux, Windows, macOS, GPU EC2 limits Unlimited S3 cache Yes
Ubicloud 3-10x cheaper than GitHub x64, arm64 Linux 30 vCPUs, 120 GB RAM Standard No
Depot From $20/month, $0.004/min Intel, Arm Linux, Windows, macOS 64 vCPUs, 256 GB RAM Integrated high-speed Yes
GetMac Up to 70% cheaper than GitHub M4 Apple Silicon macOS Plan-dependent Standard GitHub cache Yes (M4 only)
runmyjob.io €0/month + load-based usage x64, ARM (coming) Linux, Windows (coming) 48 vCPUs, 96 GB RAM Job cache on Business+ No
Namespace From $100/month AMD, Ampere, Apple Linux, macOS, Windows Very large configs Cache volumes Yes
DevZero $7/CPU/month (K8s optimization) Cluster-dependent Cluster-dependent Cluster-dependent Cluster storage Depends on cluster
Blacksmith $0.004/min, 3000 free mins/month x64 Linux Configurable Colocated cache No
Cirrus Runners $150/month per concurrent runner M4 Pro, x86, arm64, GPU macOS, Linux 16 vCPUs, 48 GB RAM 10 GB per runner Yes
Buildkite From $30/user/month + hosted costs Various via agents Various via agents Agent-dependent Via agents Yes
Actuated From $250/month x64, arm64 Linux Host-dependent Host storage No
Cirun From $29/month + cloud costs Cloud-dependent Linux, Windows, macOS, GPU Cloud-dependent Cloud storage Yes

1. BuildJet

Screenshot of BuildJet UI

BuildJet is a high-performance runner platform that uses gaming-grade CPUs on bare metal infrastructure. It's designed as a drop-in replacement for GitHub-hosted Linux runners with stronger single-core performance for faster builds and tests.

🌟 Key features

  • High-performance gaming-grade CPUs
  • AMD and ARM architecture support
  • Ubuntu 20.04 and 22.04 images
  • 64 GB SSD space per job
  • Nested virtualization support
  • Built-in cache action (20 GB per repo per week)
  • Drop-in replacements for setup actions

βž• Pros

  • Strong single-core performance speeds up builds and tests
  • Easy adoption by changing runs-on labels only
  • More SSD space than default GitHub runners
  • Optimized cache for large files
  • Supports nested virtualization for Android emulators
  • Clear concurrency limits with extension options

βž– Cons

  • No macOS runner support
  • ARM runners only on Ubuntu 22.04
  • New GitHub images take time to propagate
  • Home directory layout differs from GitHub defaults

πŸ’² Pricing

BuildJet uses usage-based pricing starting at $0.004 per minute for a 2 vCPU, 8 GB runner, up to $0.048 per minute for 32 vCPU, 64 GB. It's designed to be roughly half the price of GitHub Actions. New accounts get a $5 credit to test the service.

2. RunsOn

Screenshot of RunsOn

RunsOn is a self-hosted GitHub Actions runner stack that runs entirely in your AWS account. It launches EC2 instances on demand to execute workflows, then tears them down when finished, giving you EC2's cost profile with one-to-one compatibility with official GitHub runners.

🌟 Key features

  • Self-hosted runners on EC2 in your AWS account
  • Linux, Windows, GPU, and macOS support
  • One-to-one workflow compatibility with GitHub runners
  • Aggressive spot instance use with on-demand fallback
  • Ephemeral VMs per job
  • Integrated S3-based cache with unlimited capacity
  • Static egress IPs via NAT gateways
  • CloudFormation-based installation (~10 minutes)
  • Built-in metrics and cost reporting

βž• Pros

  • Can reduce CI costs up to 90% vs GitHub runners
  • Uses powerful modern EC2 instances for faster builds
  • Ephemeral VMs provide strong isolation per job
  • Unlimited fast caching through S3 Magic Cache
  • Runs in your AWS account for security compliance
  • Scales with EC2 limits rather than fixed quotas
  • Partly open source with sponsorship license option

βž– Cons

  • Requires AWS account and familiarity with AWS services
  • Total cost includes AWS charges plus RunsOn license
  • More complex than fully managed hosted runners
  • Some startup time when instances boot for new jobs

πŸ’² Pricing

RunsOn charges a flat license fee plus your AWS bill. The Commercial license is €300/year with unlimited jobs and email support. The Sponsorship license is €1,500/year with priority support, private Slack, and full source code access. AWS costs are per-second spot pricing, typically 7-17x cheaper than GitHub runners. Non-profits can request a free license.

3. Ubicloud

Screenshot of Ubicloud console

Ubicloud is an open cloud platform offering very low-cost GitHub Actions runners built on bare metal providers like Hetzner and Leaseweb. Runner prices are around 10x cheaper than GitHub-hosted runners while providing dedicated CPU, memory, and local storage.

🌟 Key features

  • Managed runners with dedicated CPU and memory
  • Linux x64 and arm64 support
  • Price-performance focus (3-10x cheaper)
  • GitHub Managed Runner Application
  • Multiple German data centers for high availability
  • $1 monthly credit per account (~1,250 minutes)
  • Broader platform with VMs, PostgreSQL, Kubernetes
  • Open source control plane (AGPL v3)

βž• Pros

  • Very low per-minute pricing for runners
  • Dedicated resources for predictable build times
  • Both x64 and arm64 architecture support
  • Simple per-minute billing with free monthly credit
  • Can extend to other services like databases
  • Open and portable design with self-hosting option

βž– Cons

  • Runner locations concentrated in Germany
  • Requires separate Ubicloud account and billing
  • Adds another vendor to your CI workflow

πŸ’² Pricing

Ubicloud charges per minute with end-of-month billing. Linux x64 standard runners start at $0.0008/min for 2 vCPUs with 8 GB RAM, scaling to $0.0120/min for 30 vCPUs. Premium runners are exactly double standard prices. Arm64 runners match standard x64 pricing. Every account gets $1 monthly credit covering ~1,250 minutes on a 2 vCPU runner.

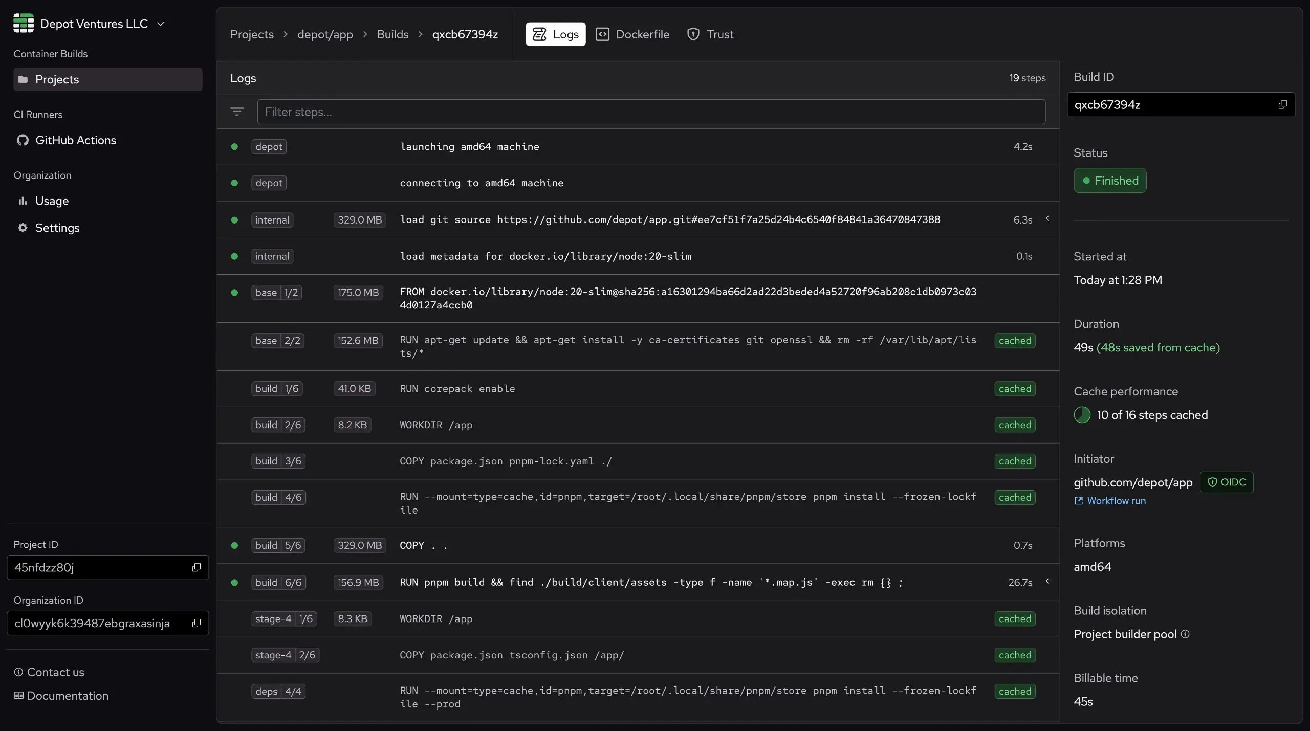
4. Depot

Screenshot of Depot UI

Depot focuses on making builds and workflows faster through fast runners, smarter caching, and accelerated Docker builds. It plugs into GitHub Actions as a drop-in replacement while reducing your monthly CI bill.

🌟 Key features

  • Managed runners as direct GitHub replacement
  • Ultra Runners with memory-backed disk accelerator
  • Integrated high-throughput GitHub Actions cache
  • Intel and Arm Linux, Windows, and macOS M2 runners
  • Ephemeral VMs per job
  • Per-second billing without minimums
  • Repository-scoped cache
  • Egress filtering options
  • Self-hosting option in your AWS account
  • Tight Docker build and registry integration

βž• Pros

  • Very strong performance with modern CPUs and provisioned I/O
  • Simple migration by changing runner labels
  • Broad runner selection including Arm and macOS
  • Integrated caching speeds up Docker and general cache usage
  • No enforced concurrency limits
  • Self-hostable in your AWS account
  • Good observability for job timing

βž– Cons

  • Managed service pricing, not bare metal level
  • Limited macOS capacity can cause queues
  • Egress filtering not available for all feature combinations
  • Adds another vendor to your CI stack

πŸ’² Pricing

Depot uses plan-based pricing. Developer plan at $20/month includes 1 user, 500 Docker build minutes, 2,000 GitHub Actions minutes, and 25 GB cache. Startup plan at $200/month includes unlimited users, 5,000 Docker minutes, 20,000 Actions minutes, 250 GB cache, then overage at $0.004/min for Actions. Business plan offers custom pools and dedicated infrastructure. Runners are billed per second.

5. GetMac

Screenshot of GetMac UI

GetMac delivers high-performance macOS runners powered by Apple Silicon M4 Mac Mini hardware in a TIER III, ISO-certified data center. It's built as a drop-in replacement for GitHub-hosted macOS runners and also supports GitLab CI, focusing on iOS and macOS CI/CD workloads.

🌟 Key features

  • M4 Apple Silicon Mac Mini hardware
  • GitHub Actions and GitLab CI support
  • Full macOS VM debugging environment (~60s launch)
  • Pre-installed tooling: Xcode, Fastlane, CocoaPods, Homebrew
  • Modern dashboard for runner and VM management
  • VNC and SSH access for debugging
  • Ephemeral isolated VMs per job
  • Standard GitHub Actions caching support
  • 100% renewable energy powered data center
  • Owned hardware with physical security controls

βž• Pros

  • Faster than GitHub Intel macos-12 runners for Xcode builds
  • Up to 70% cost savings from shorter runtimes
  • Simple migration by changing runs-on labels
  • Full VM debugging replicates actual build conditions
  • Works seamlessly with GitHub Actions artifacts
  • No strict concurrency limits on higher plans
  • Pre-loaded with standard GitHub Actions toolset

βž– Cons

  • macOS only, no Linux or Windows support
  • Manually started VMs for debugging or testing are capped at 60 minutes

πŸ’² Pricing

GetMac uses plan-based pricing with included compute minutes. Plans range from Free ($0, 100 minutes) to Developer ($11.99, 1,000 minutes), Team ($33.99, 3,000 minutes), Business ($110.99, 10,000 minutes), and Enterprise (unlimited). Concurrent VMs scale with plans from 1 to unlimited.

6. runmyjob.io

Screenshot of runmyjob.io

runmyjob.io (also known as Puzl Cloud) introduces a load-based billing model where you pay only for the actual CPU and memory resources your jobs consume, not for idle runner time. Each job runs in an isolated KVM-based microVM with near bare-metal performance.

🌟 Key features

  • Load-based billing: pay for CPU-seconds and memory-seconds actually utilized
  • KVM-based Spike Instances for strong isolation
  • GitHub Actions and GitLab CI support
  • Ephemeral filesystem per job (150 GB default)
  • Interactive Web Terminal for GitLab pipeline debugging
  • Up to 48 vCPUs and 96 GB RAM per job
  • Declarative API for runner management
  • Job cache on Business plan and above
  • Full GitHub Actions environment compatibility
  • EU-based infrastructure

βž• Pros

  • Fair pricing model only charges for actual resource load
  • Idle CPU time is free, reducing waste
  • Strong isolation with dedicated VM per job
  • Generous resource limits (48 vCPUs, 96 GB RAM)
  • 100% compatible with existing GitHub Actions and GitLab CI configurations
  • No vendor lock-in with standard integrations
  • Free tier includes 400 vCPU-minutes monthly

βž– Cons

  • Load-based billing model requires understanding new pricing structure
  • Currently Linux only (Windows and ARM coming soon)

πŸ’² Pricing

Free plan at €0/month includes 1 integration, 10 concurrent jobs, 12 vCPUs and 32 GB RAM per job, 400 vCPU-minutes and 800 GB-minutes included monthly, then €0.00002 per vCPU-second and €0.000001 per GB-second over limits. Business plan at €50/month includes 3 integrations, unlimited concurrent jobs, 48 vCPUs and 96 GB RAM per job, 2,000 vCPU-minutes and 4,000 GB-minutes included, plus 10 GB persistent storage and job caching. Enterprise offers custom resources, GPU support, dedicated nodes, and priority support.

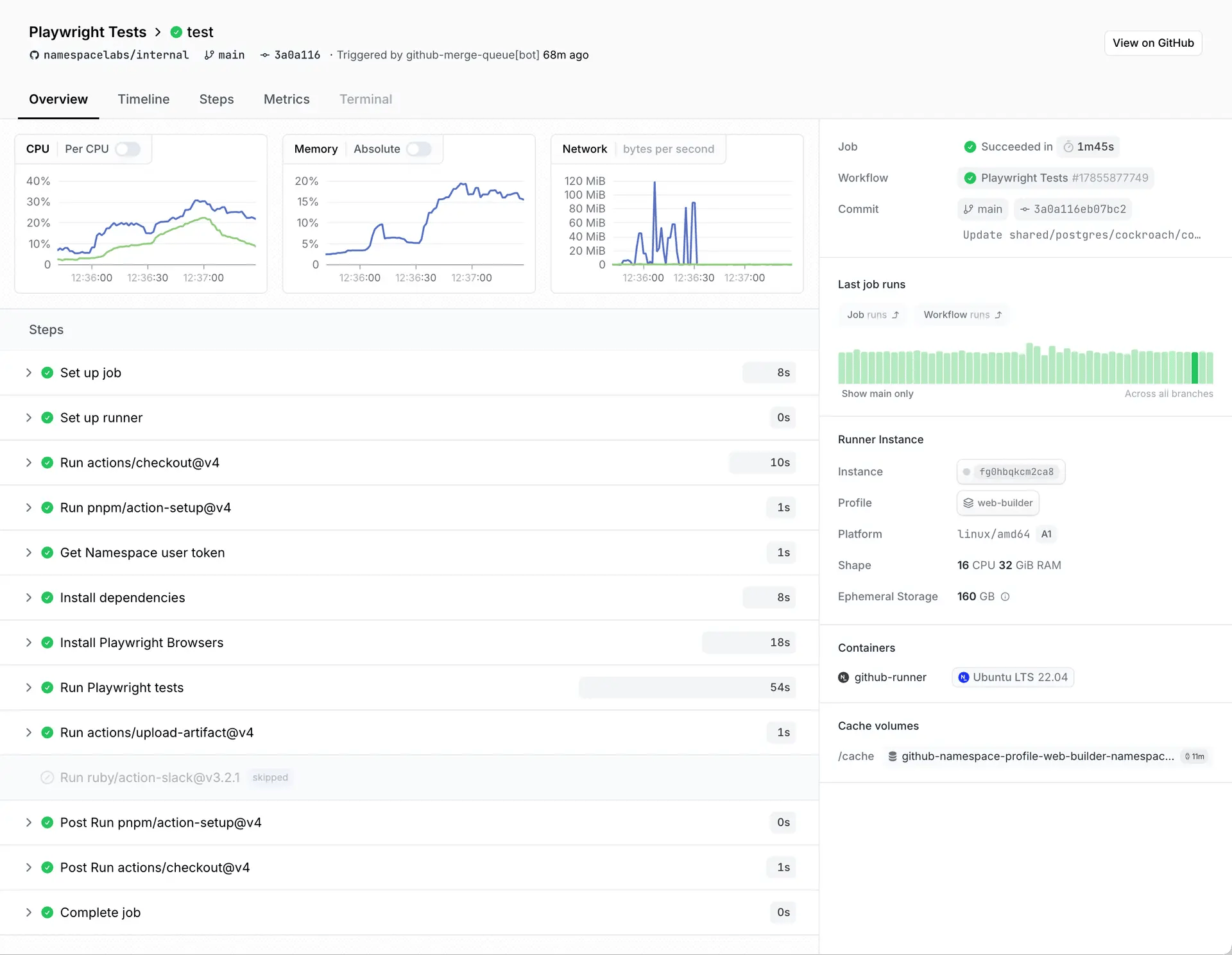
7. Namespace

Screenshot of Namespace job summary

Namespace focuses on very fast and very debuggable GitHub Actions runners with extensive caching and observability. It adds developer tooling around CI including cache volumes, remote Docker builders, interactive SSH/VNC sessions, and detailed metrics.

🌟 Key features

  • Managed runners for Linux, macOS, and Windows
  • AMD EPYC, Ampere, and Apple M-series hardware
  • Runner profiles for OS, architecture, and machine shape
  • Cache Volumes for local data persistence
  • Native build tool integrations (Bazel, Turborepo, Pants, Moon)
  • Container image acceleration with layer caching
  • Git checkout caching for large monorepos
  • Interactive debugging with breakpoints and SSH/VNC/RDP
  • Detailed job observability per step
  • Crash and OOM detection with dump capture

βž• Pros

  • Strong developer experience with built-in debugging tools
  • Complete caching for dependencies, toolchains, containers, and repos
  • Flexible runner selection across all major platforms
  • Good visibility into performance and queue time
  • Incremental migration path
  • Real-time collaboration features
  • Can run backend services alongside frontend

βž– Cons

  • Unit minute and VM credit system is complex
  • Many advanced features most mature on Linux
  • Tying both compute and caching to one vendor

πŸ’² Pricing

Namespace uses VM credits where 1 credit = $0.015. Developer plan is pay-as-you-go (~$0.0015/min in unit minutes) with no fixed fee. Team plan at $100/month includes 100,000 minutes and 1,000 Docker builds. Business plan at $250/month includes 250,000 minutes and 2,500 builds. Enterprise offers custom pools and very high concurrency.

8. DevZero

Screenshot of DevZero screenshot

DevZero focuses on Kubernetes cost and resource optimization, with GitHub Actions runners as one workload type. It connects to your clusters, monitors utilization and spend, then applies policy-based changes to right-size pods and nodes.

🌟 Key features

  • Kubernetes cost and resource monitoring
  • Savings insights with before/after projections
  • Automated optimization via balance operator
  • Pod live migration support
  • Spot instance management
  • EKS, GKE, AKS, and on-prem cluster support
  • GitHub Actions via Actions Runner Controller
  • Runner scale sets with DevZero labels
  • Audit logging and cost export

βž• Pros

  • Strong Kubernetes cost control for CI and apps
  • Read-only operator reduces initial risk
  • Automated rightsizing beyond recommendations
  • Runners fully under your control using K8s primitives
  • Fits organizations thinking in clusters and pods

βž– Cons

  • Overkill if only concerned with GitHub Actions minutes
  • Requires running operators in clusters
  • Pricing based on CPUs under management
  • Relies on Actions Runner Controller complexity

πŸ’² Pricing

DevZero prices by CPU under management. Free tier includes up to 2 clusters for 45 days with monitoring and attribution. Scaling and Optimization plan at $7/CPU/month supports up to 2,000 CPUs with workload optimization, spot management, and Slack support. Enterprise offers custom pricing, SSO, GPU optimization, and dedicated support.

9. Blacksmith

Screenshot of Blacksmith UI

Blacksmith positions itself as a very fast and observable drop-in replacement for GitHub-hosted runners. It focuses on raw performance with bare metal gaming CPUs, colocated caching, Docker layer reuse, and dedicated CI observability.

🌟 Key features

  • Marketed as ~2x faster than GitHub runners
  • Colocated cache (~4x faster downloads)
  • Docker build acceleration with layer reuse
  • Docker pull cache for public images
  • Run history view with search and filtering
  • Centralized log search across jobs
  • SSH access into running jobs
  • Test-level analytics for slow/flaky tests
  • CI analytics dashboards
  • Quickstart migration wizard

βž• Pros

  • Simple migration by swapping runs-on labels
  • Strong CI observability with dedicated tools
  • Targets main pipeline bottlenecks (CPU, cache, Docker)
  • Cache behavior mostly transparent
  • Keeps plain GitHub Actions primitives

βž– Cons

  • GitHub Actions only, not general-purpose
  • Docker acceleration requires provider-specific actions
  • Must understand runner cost plus cache storage costs

πŸ’² Pricing

Blacksmith uses pay-as-you-go with 3,000 free minutes/month. Base price is ~$0.004/min for 2 vCPU x64, with larger shapes at higher rates. Optional add-ons include Docker layer caching (~$0.50/GB/month), static IPs, and priority Slack support. Enterprise adds white-glove onboarding, uptime SLA, 24/7 support, and CI optimization help.

10. Cirrus Runners

Screenshot of Cirrus Runners

Cirrus Runners focuses on very fast and predictable GitHub Actions runners for a fixed monthly price. Instead of per-minute billing, you pay per concurrent runner and can use it as much as you want with modern CPUs and GPUs.

🌟 Key features

  • Fixed price: $150/month per concurrent runner with unlimited minutes
  • macOS M4 Pro runners (4 vCPUs, 16 GB RAM, GPU)
  • Linux x86 runners (16 vCPUs, 48 GB RAM, KVM)
  • Linux arm64 runners (8 vCPUs, 24 GB RAM)
  • Linux GPU runners (8 vCPUs, 24 GB RAM, Nvidia GPU)
  • ~2-3x performance vs GitHub runners
  • Resource classes via image suffixes
  • Optional extra small/small/medium Linux shapes
  • Cirrus cache action for faster restore/save
  • 10 GB cache per runner

βž• Pros

  • Simple flat fee per concurrent runner
  • Strong value for macOS and GPU workloads
  • Integration mostly through runs-on labels
  • Flexible resource classes without subscription changes
  • Low priority label for workflow prioritization

βž– Cons

  • Flat pricing can be expensive for low usage
  • Linux images not 100% identical to GitHub runners
  • Modest 10 GB cache storage per runner

πŸ’² Pricing

Each concurrent Cirrus Runner is $150/month with unlimited minutes. Choose runner types (macOS, Linux x86, Linux arm, Linux GPU) at the same price. 15% annual discount with 12-month commitment. 50% nonprofit discount for non-revenue projects. Effective per-minute cost decreases with heavy usage (~$0.003/min for high volume).

11. Buildkite

Screenshot of Buildkite

Buildkite is a full CI/CD platform that plugs into GitHub, GitLab, or other Git servers. GitHub stays as your source of truth while Buildkite handles pipelines, builds, test analytics, and deployments, reporting commit statuses back to pull requests.

🌟 Key features

  • Full CI/CD platform with pipelines and dashboards
  • Native GitHub integration via webhooks
  • Pipelines defined in pipeline.yml
  • Agents as cross-platform build runners
  • Cluster and queue model for workload control
  • Support for many Git providers
  • Buildkite Test Engine for large test suites
  • Buildkite Package Registries
  • Insights features (retries, queue control, exports)
  • Enterprise security (SSO, SCIM, audit logs)

βž• Pros

  • Move off GitHub Actions while keeping GitHub for source control
  • Keep compute close with self-hosted agents
  • Very flexible pipeline model for complex workflows
  • Test Engine designed for large suites and flakiness
  • Platform pricing based on users and self-hosted concurrency

βž– Cons

  • This is a platform switch, not a one-line change
  • Requires running agents if not using hosted agents
  • Hosted agent per-minute pricing can add up

πŸ’² Pricing

Platform plans: Personal (free) includes 3 concurrent jobs, 1 user, 50K test executions, 1 GB Package Registries, 500 mins Linux small. Pro ($30/user/month) includes 10 self-hosted agents, unlimited tests (then $0.10/managed test), 20 GB registries, 2,000 mins Linux small, SSO. Enterprise offers custom pricing with unlimited pipelines, volume discounts, and advanced governance. Hosted agents: Linux small $0.013/min, medium $0.026/min, large $0.052/min. Mac M4 medium $0.18/min, large $0.36/min.

12. Actuated

Screenshot of Actuated

Actuated is a hosted control plane for very fast, very isolated self-hosted runners. You bring your own bare metal or nested virtualization servers, install the agent, and it creates Firecracker microVMsβ€”one per jobβ€”for strong isolation.

🌟 Key features

  • Firecracker microVMs starting in ~1-2 seconds
  • Fully managed control plane
  • Maintained Ubuntu guest image
  • x86-64 and arm64 host support
  • GPU support for ML workloads
  • Fixed concurrency model with unmetered minutes
  • Multi-organization dashboard
  • Build queue view
  • Insights for up to 120 days
  • Job duration increase reports
  • SSH debugging support
  • CLI for management

βž• Pros

  • Strong security with microVM isolation per job
  • Fixed price per concurrency, not per minute
  • You control hardware location
  • Guest image centrally maintained
  • Dashboard focuses on practical usage questions
  • Works with GitHub and GitLab CI

βž– Cons

  • Must provision your own bare metal hosts
  • Linux only, no Windows or macOS
  • Smaller vendor and ecosystem

πŸ’² Pricing

Actuated Basic at $250/month includes 5 concurrent jobs, unmetered minutes, up to 1 VM host, single GitHub org, reports, SSH debugging, and Slack support during UK hours. Works out to ~$0.008/min if running 30K mins/month. Higher tiers available for 10, 15, 20, 35, 50+ concurrent jobs. Custom plans for larger fleets.

13. Cirun

Screenshot of Cirun

Cirun is a managed self-hosted GitHub Actions runner platform that runs entirely on your own cloud accounts. It connects to your AWS, GCP, Azure, Oracle Cloud, or other provider and spins up ephemeral VMs per job using labels defined in .cirun.yml.

🌟 Key features

  • Self-hosted runners in your cloud accounts
  • GitHub App integration
  • Configuration via .cirun.yml per repository
  • One-line workflow change to Cirun labels
  • On-demand runners per job
  • Multiple cloud support including on-prem
  • Arm and GPU instance support
  • Preemptible/spot instance support
  • Free for public open source repositories

βž• Pros

  • Compute stays in your cloud accounts
  • Lightweight onboarding process
  • Good support for Arm and GPUs
  • Preemptible instances for cost savings
  • Open source projects use it at zero platform cost

βž– Cons

  • Private repo pricing tied to repository count
  • You manage cloud accounts, images, and networking
  • GitHub Actions only

πŸ’² Pricing

Open Source (free) includes unlimited public repos, unlimited runners, Arm/GPU/all clouds. Startup ($29/month) adds up to 3 private repos with Slack/email support. Business ($79/month) supports up to 10 private repos. Enterprise (custom) offers unlimited private repos with premium support. Runners billed directly by your cloud provider.

Final thoughts

There is no single best way to run GitHub Actions. Each option has different trade-offs. If you want the smallest changes and an easy setup, tools like BuildJet, Blacksmith, and Depot work as drop-in replacements. You keep your YAML, change runs-on, and get faster machines and better caching.

For macOS-specific workloads, GetMac offers compelling performance on M4 hardware with full VM debugging capabilities, while Cirrus Runners provides flat-rate pricing that can be attractive for teams with consistent macOS build volumes.

If cost optimization is your primary concern, runmyjob.io's load-based billing ensures you only pay for actual resource usage rather than idle time, and Ubicloud offers some of the lowest per-minute rates available. RunsOn can dramatically reduce costs if you're comfortable running infrastructure in your own AWS account.

If your main issue is the cost of GitHub minutes and you already use Kubernetes, DevZero lets you run CI on your own clusters and control instance types and spend. The right choice depends on what you want to optimize for. Many teams mix options, using GitHub's default runners for simple jobs and faster or specialized runners for critical or GPU builds.