Top 10 Dash0 Alternatives in 2026
Dash0 is a modern observability tool built from the ground up with OpenTelemetry. However, it may no longer be the right fit for you if your needs have changed or you're encountering limitations.
The good news is that there are numerous alternative tools that address the same issues and have a proven track record of performing effectively in real-world scenarios.
I tested dozens of observability platforms and selected the top 10 that work effectively in real-world situations.
Dash0 features
Dash0 provides OpenTelemetry-native observability, covering metrics, logs, traces, resources, alerts, and dashboards.
It's built on CNCF open standards, such as Prometheus and Grafana, with clear pricing based on the amount of data you send, not the number of bytes or users.
The platform focuses on resource-centric monitoring, putting your infrastructure at the center of your observability data.
Top 10 Dash0 alternatives in 2026
Here's how each tool compares:
| Tool | OpenTelemetry support | Multi-signal unified | APM capabilities | Infrastructure monitoring | Custom dashboards | AI/ML features | Enterprise features | Free tier available |
|---|---|---|---|---|---|---|---|---|
| Dash0 | ✔ | ✔ | ✔ | ✔ | ✔ | ✔ | ✔ | ✔ |
| Better Stack | ✔ | ✔ | ✔ | ✔ | ✔ | ✔ | ✔ | ✔ |
| Dynatrace | ✔ | ✔ | ✔ | ✔ | ✔ | ✔ | ✔ | ✔ |
| New Relic | ✔ | ✔ | ✔ | ✔ | ✔ | ✔ | ✔ | ✔ |
| AppSignal | ✔ | ✔ | ✔ | ✔ | ✔ | ✖ | ✔ | ✔ |
| Honeybadger | ✔ | ✔ | ✔ | ✖ | ✔ | ✖ | ✔ | ✔ |
| Logz.io | ✔ | ✔ | ✔ | ✔ | ✔ | ✔ | ✔ | ✔ |
| Datadog | ✔ | ✔ | ✔ | ✔ | ✔ | ✔ | ✔ | ✔ |
| Grafana Cloud | ✔ | ✔ | ✔ | ✔ | ✔ | ✖ | ✔ | ✔ |
| SigNoz | ✔ | ✔ | ✔ | ✔ | ✔ | ✖ | ✖ | ✔ |
1. Better Stack
Better Stack matches Dash0's OpenTelemetry-native approach and goes well beyond it. Where Dash0 focuses on resource-centric observability built on CNCF standards, Better Stack covers the same ground — logs, traces, metrics, and infrastructure monitoring — and adds error tracking, real user monitoring, uptime monitoring, and incident management in one platform.
The Better Stack Collector instruments services with zero code changes using eBPF-based auto-instrumentation. See how the Collector works:
Real user monitoring connects session replays to the exact errors and traces they triggered, with Core Web Vitals tracked per URL.
The AI SRE maps incident blast radius across your service graph, logs, and traces automatically, integrating with Claude Code and Cursor to surface fixes without leaving your editor. See how the AI SRE investigates incidents:
🌟 Key features
- Zero-code eBPF instrumentation for Kubernetes and Docker with no agent configuration
- ClickHouse-powered log management with sub-second SQL search across billions of records
- OpenTelemetry-native distributed tracing with automatic service maps
- Infrastructure monitoring with auto-discovery for PostgreSQL, MySQL, Redis, and MongoDB
- Error tracking on the Sentry SDK protocol at one-sixth the cost, with AI fix prompts
- Real user monitoring with session replay, Core Web Vitals per URL, and autocapture
- Uptime monitoring at 30-second intervals with Playwright-based synthetic checks
- Incident management and on-call scheduling built in
- AI SRE for automated root cause analysis across your full service graph
➕ Pros
- Covers everything Dash0 does plus error tracking, RUM, uptime monitoring, and incident management in one subscription
- Zero-code eBPF instrumentation goes further than Dash0's manual OTel configuration
- 30-day log/trace retention and 13-month metrics retention included versus Dash0's shorter defaults
- Unlimited team members on all paid plans; 60-day money-back guarantee
- Transparent, predictable pricing with telemetry bundles from $25/month
➖ Cons
- Advanced tracing features like Dash0's AI-powered triage are still expanding, though core tracing capabilities are production-ready
2. SigNoz
SigNoz offers an open-source observability platform that directly competes with Dash0's OpenTelemetry-native approach while providing complete control over your data and deployment infrastructure.
🌟 Key features
- Fully open-source platform with complete transparency and customization capabilities
- Built specifically for OpenTelemetry with native support for modern telemetry standards
- Complete metrics, logs, and traces correlation in a unified interface
- ClickHouse-powered backend that provides excellent query performance and cost efficiency
- Self-hosted deployment options that give you complete data control and privacy
- Simple installation and configuration designed for rapid deployment with minimal maintenance
➕ Pros
- Control costs completely with no vendor fees beyond your infrastructure and operational expenses
- Own your data fully and control privacy through self-hosted deployment options
- Get standards-compliant implementation and regular updates with strong OpenTelemetry support
- Query fast with excellent performance through ClickHouse backend
- See into features and roadmap with transparent development process and open-source visibility
- Access growing community support with active contributions and shared knowledge
- Deploy simply with reduced complexity compared to enterprise platforms
➖ Cons
- Handle installation, configuration, and ongoing maintenance that requires technical expertise
3. Honeycomb
Honeycomb specializes in high-cardinality observability, excelling at debugging complex distributed systems. It offers capabilities that complement Dash0's resource-centric approach with superior exploratory data analysis.
🌟 Key features
- High-cardinality data analysis that handles millions of unique dimensions without slowing down
- Powerful query interface designed for exploring problems and finding root causes
- Service maps and distributed tracing that automatically discovers how services depend on each other
- BubbleUp feature that automatically finds connections between system behavior and performance problems
- SLO monitoring with error budget tracking and alerts for reliability engineering
- Structured event data that gives you richer context than traditional metrics
- Team collaboration features with query sharing and annotated incident investigations
➕ Pros
- Debug complex, high-cardinality systems with exceptional capabilities and unique performance
- Explore rapidly and test ideas during incidents with an intuitive query interface
- Get richer debugging context through structured events compared to traditional monitoring
- Handle large-scale, high-throughput systems and complex microservice architectures excellently
- Work with a developer-friendly approach that fits modern software engineering practices
- Collect and process data with good OpenTelemetry support and standards compliance
- Scale predictably with transparent pricing based on actual data volume and usage
➖ Cons
- Focuses mainly on application observability rather than comprehensive monitoring
- A higher learning curve if you're used to traditional metrics and dashboard-based monitoring
4. AppSignal
AppSignal provides developer-focused application performance monitoring with a clean interface and straightforward pricing that competes well with Dash0's transparency and ease of use.
🌟 Key features
- Application performance monitoring with error tracking and performance insights
- Custom metrics and dashboards with flexible visualization options
- Uptime monitoring with global checks and alert notifications
- Host metrics monitoring for infrastructure visibility
- Team collaboration features with shared dashboards and alerts
- Magic dashboards that automatically organize your metrics
- Anomaly detection that spots unusual patterns in your data
- Integration with popular frameworks like Ruby on Rails, Elixir, Node.js, and Python
➕ Pros
- Get transparent pricing with no surprises based on actual usage
- Use a clean, developer-friendly interface that's easy to understand
- Start monitoring quickly with automatic instrumentation for popular frameworks
- Access excellent documentation and responsive customer support
- Enjoy straightforward setup without complex configuration
- Focus on application performance without getting overwhelmed by too many features
- Scale pricing predictably as your application grows
➖ Cons
- Work with fewer enterprise features
- Limited support for complex distributed tracing scenarios
5. Honeybadger
Honeybadger specializes in error monitoring and uptime tracking with a focus on simplicity and developer productivity, offering a more streamlined approach than Dash0's comprehensive feature set.
🌟 Key features
- Exception monitoring that captures and organizes application errors
- Uptime monitoring with customizable checks and alert notifications
- Performance monitoring that tracks slow requests and database queries
- Team collaboration tools with shared error management and notifications
- Deployment tracking that connects errors to specific code releases
- Smart error grouping that reduces noise and focuses on important issues
- Integrations with popular development tools and chat platforms
- Simple pricing based on monthly error volume
➕ Pros
- Focus purely on error monitoring without complexity of full observability platforms
- Get started quickly with minimal configuration and setup time
- Pay only for what you use with transparent, volume-based pricing
- Use clean, intuitive interface designed specifically for developers
- Receive excellent customer support with fast response times
- Integrate easily with existing development workflows and tools
- Track deployment impact on error rates and application stability
➖ Cons
- Less infrastructure monitoring and distributed tracing features
6. Logz.io
Logz.io provides a cloud-native observability platform built on open-source tools like Elasticsearch, Prometheus, and Jaeger, offering an alternative to Dash0 with strong open-source foundations.
🌟 Key features
- Centralized logging with Elasticsearch-powered search and analytics
- Infrastructure and application monitoring using Prometheus
- Distributed tracing with Jaeger for microservices visibility
- Cloud SIEM for security monitoring and threat detection
- AI-powered insights and anomaly detection
- Kubernetes monitoring with specialized dashboards and alerts
- Multi-cloud support for AWS, Azure, and Google Cloud Platform
- Pre-built dashboards and alerts for common use cases
➕ Pros
- Use familiar open-source tools without vendor lock-in concerns
- Get enterprise-grade managed service without infrastructure overhead
- Access comprehensive observability covering logs, metrics, and traces
- Benefit from AI-powered insights that automatically find problems
- Scale easily with cloud-native architecture and managed infrastructure
- Connect with extensive integrations for popular tools and platforms
- Receive strong customer support with dedicated account management
➖ Cons
- You need to navigate multiple interfaces for different observability signals
- Face learning curve if you're not familiar with Elasticsearch and Prometheus
- Deal with potential complexity when managing multiple open-source components
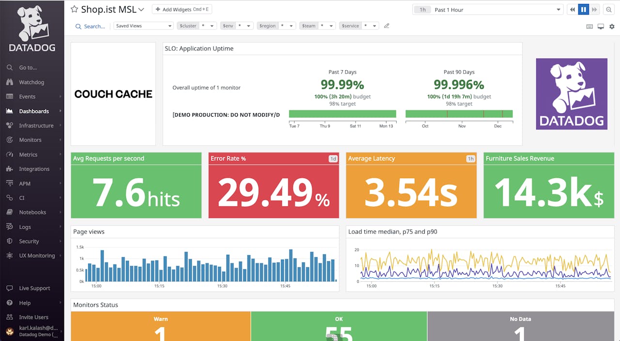
7. Datadog
Datadog leads the observability market with a huge platform that goes way beyond what Dash0 offers. It covers security, infrastructure, and application performance at enterprise scale.
🌟 Key features
- Application monitoring that shows you exactly what's happening in your code
- Infrastructure monitoring for cloud, containers, and hybrid environments
- Security monitoring with threat detection and compliance tools
- Real user monitoring and synthetic testing to track user experience
- Watchdog AI that finds problems and alerts you intelligently
- Over 800 integrations with other tools and services
- LLM monitoring for AI applications with detailed trace views
- Advanced log management that finds patterns and analyzes data
- Bits AI that automatically responds to incidents
➕ Pros
- Get the most complete feature set covering observability, security, and business data
- Handle massive enterprise workloads across the globe
- Use smart AI that automatically finds issues and gives you insights
- See exactly what's happening in your code with the best APM tools
- Protect your systems with built-in security monitoring and threat detection
- Access mature enterprise features like advanced permissions and audit logs
- Connect with hundreds of other tools through a huge ecosystem
➖ Cons
- Pay much more money, especially when you scale up and use multiple products
- Navigate confusing pricing that can surprise you with unexpected costs
- Risk getting overwhelmed if you want something simple
8. Dynatrace
Dynatrace uses AI to automatically find problems and map your entire system without much manual work. It offers more automation than Dash0 currently provides.
🌟 Key features
- Davis AI that automatically finds problems and tells you what caused them
- OneAgent technology that monitors everything automatically
- Smart maps that show how all your systems connect
- Complete monitoring for applications, infrastructure, and user experience
- Deep monitoring for Kubernetes and microservices
- Built-in security monitoring and vulnerability scanning
- Analysis that connects technical problems to business impact
- Enhanced AI that prevents problems before they happen
- Live debugging tools that show what's happening in your code right now
➕ Pros
- Let automation handle most of the setup and maintenance work
- Get smart insights instead of just raw data through superior AI
- Scale easily across large, complex enterprise environments
- Automatically discover and monitor cloud-native applications
- Connect technical performance to actual business results
- Add application security protection on top of monitoring
- Trust a platform used by Fortune 500 companies for critical systems
➖ Cons
- Costs much more to use
9. New Relic
New Relic offers a mature observability platform with strong application monitoring and a complete toolkit that competes with Dash0's unified approach while providing deeper enterprise features.
🌟 Key features
- Deep application monitoring that tracks performance across programming languages
- Infrastructure monitoring with detailed metrics and container insights
- Digital experience monitoring including real user tracking and synthetic tests
- Log management that connects logs with metrics and traces
- CodeStream integration that brings monitoring directly into your development tools
- AI that learns patterns and prevents issues before they happen
- Mobile monitoring with crash analysis for iOS and Android apps
- AI agents that work with ServiceNow, GitHub Copilot, and Amazon Q
- AI-powered predictions that warn you about problems before they occur
- Special monitoring for streaming video and ads with full-stack visibility
➕ Pros
- Get detailed insights into your application code with excellent performance monitoring
- Use development tools that integrate directly with your IDE and deployment process
- Start with a generous free tier that gives smaller projects real value
- Rely on a mature platform that works reliably across many different industries
- Monitor mobile apps comprehensively, not just web applications
- Choose the right balance of automation and manual control for your needs
- Connect with popular development and deployment tools easily
➖ Cons
- You will pay more as your data and feature usage grows beyond the free tier
- Its complex interface that might overwhelm you if you want something simple
10. Grafana Cloud
🌟 Key features
- Industry-leading dashboards and visualizations with tons of customization options
- Native support for Prometheus, Loki, and Tempo that covers the complete observability stack
- Strong OpenTelemetry integration that follows standards perfectly
- Grafana OnCall for incident response with escalation rules
- Application monitoring with service maps and dependency tracking
- Clear, usage-based pricing that you can predict as you scale
- Huge plugin ecosystem with community-built visualizations and connectors
- Grafana 12 with observability-as-code and Git integration
- Machine learning features that optimize data usage and find root causes automatically
➕ Pros
- Create the best dashboards and visualizations for presenting and analyzing data
- Avoid vendor lock-in with strong commitment to open source standards
- Get excellent value with transparent pricing that you can predict
- Access a mature ecosystem with lots of community support and third-party tools
- Choose flexible deployment options including cloud-managed and self-hosted setups
- Find the right balance of simplicity and power for different skill levels
- Monitor Kubernetes and cloud-native environments with specialized tools
➖ Cons
- You need to coordinate multiple separate tools (Prometheus, Loki, Tempo) that need management
- You need to learn Prometheus query language and concepts if you're not familiar with them
Final thoughts
If Dash0 no longer meets your needs, Better Stack is the top alternative. It offers excellent performance, transparent pricing, and a developer-friendly experience that matches Dash0’s simplicity while delivering reliable results.
For more advanced, enterprise-level features, Datadog offers the most comprehensive set of tools, including AI-driven insights and security monitoring, albeit at a significantly higher cost.
If you're focused on open standards, Grafana Cloud and SigNoz are great options, offering strong OpenTelemetry support and active community ecosystems.
-
10 Best Dynatrace Alternatives to Explore in 2026
Dynatrace offers a good solution for log management, but there is still a room for improvement. Let's take a look at the list of alternatives offering more friendly prices, easier onboarding, better design and more.
Comparisons -
Top 10 Honeybadger Alternatives 2026
This article explores the top 10 alternatives to Honeybadger.
Comparisons -
Top 10 Honeycomb Alternatives 2026
Looking for the top alternatives to Honeycomb for distributed tracing? Check out our guide to the best 10 tools to enhance your observability and monitoring
Comparisons -
Top 11 SigNoz Alternatives 2026
Discover the top 11 best SigNoz alternatives
Comparisons