11 Best AI SRE Tools for Faster Incident Resolution in 2026
Getting paged at 3 AM because a payment service is failing is already bad. But then spending 45 minutes jumping between Datadog, Grafana, GitHub, and Slack just to figure out why makes it even worse. By the time you connect a recent deploy to the spike in errors, your customers have already noticed.
So here's the real question. Why is incident response still this slow and manual?
AI SRE tools are changing this. They automate the hard parts like investigation, root cause analysis, and even suggested fixes. Instead of digging through logs and dashboards yourself, the AI connects the dots and shows you what broke and why.
This guide will walk you through the best AI SRE tools available today so you can find the right one for your team and resolve incidents faster with less stress.
What is an AI SRE tool?
An AI SRE tool is an AI-powered agent that handles site reliability engineering tasks autonomously or semi-autonomously. When an alert fires, the AI SRE investigates the incident by pulling data from your observability stack (logs, metrics, traces), correlating it with recent code changes and past incidents, and surfacing root causes with evidence rather than guesswork. Many can also suggest or apply fixes, generate post-mortems, and update ticketing systems.
The goal is not to replace your SRE team. It is to handle the repetitive, time-consuming investigation work so your engineers can focus on higher-leverage problems instead of spending hours in war rooms correlating signals manually.
Factors to consider when choosing an AI SRE tool
Before looking at specific tools, here are the key factors to weigh:
Performance and root cause accuracy
The whole point of an AI SRE is getting to root cause fast. Look for tools that show their reasoning with citations to specific logs, traces, or commits rather than just giving you a best guess. Confidence scores and transparent chain-of-thought help you trust the output.
Integration depth
An AI SRE is only as good as the data it can access. Check how deeply it integrates with your observability stack (Datadog, Grafana, New Relic, etc.), source control (GitHub, GitLab), communication tools (Slack, Teams), and incident management platforms. The more context it can pull, the better its analysis.
Remediation capabilities
Some tools stop at root cause identification. Others generate fix PRs, execute rollback scripts, or run kubectl commands on your behalf. Decide whether you need a tool that just investigates or one that also acts on findings.
Human-in-the-loop controls
Automated remediation is powerful, but you want guardrails. Look for approval workflows, audit trails, and the ability to review before the tool takes any write action against your infrastructure.
Deployment and security
Consider whether the tool runs as SaaS, in your VPC, or self-hosted. For regulated industries, check for SOC 2, GDPR, HIPAA compliance, data retention policies, and whether your code or data is used for model training.
Platform scope
Some AI SRE tools are standalone agents. Others are part of broader platforms that include log management, uptime monitoring, incident management, and on-call scheduling. A unified platform reduces context-switching and gives the AI more data to work with.
| Tool | Root cause approach | Remediation | Primary interface | Key integrations | Deployment | Standout feature |
|---|---|---|---|---|---|---|
| Better Stack | eBPF service map + OTel traces + logs + metrics | PRs, fix suggestions | Slack, Teams, MCP, web | Datadog, Grafana, Sentry, Linear, Notion | SaaS | Full observability platform with AI SRE built-in at 1/30th Datadog's cost |
| Resolve AI | Multi-agent parallel hypothesis testing | PRs, kubectl, scripts | Slack, web | Code, infra, telemetry tools | SaaS, enterprise | Multi-agent system by OpenTelemetry co-creators ($1B valuation) |
| incident.io AI SRE | Telemetry + code changes + incident history | PRs from Slack | Slack | Datadog, Grafana, GitHub, GitLab | SaaS | Deep incident management platform integration |
| Datadog Bits AI | Native Datadog observability data | Code fix suggestions | Slack, Jira, ServiceNow, web | Native Datadog ecosystem | SaaS | Millions of signals analyzed in seconds via native data |
| Rootly AI SRE | Code changes + telemetry + past incidents | Fix suggestions | Slack, IDE (MCP) | Broad observability stack | SaaS | Transparent chain-of-thought and AI Labs research |
| Sentry Seer | Stack traces, logs, replays, traces, profiles | PRs, patch suggestions | GitHub, IDE (MCP), web | Sentry ecosystem | SaaS | AI debugging deeply tied to error monitoring context |
| Deeptrace | Living knowledge graph + telemetry + code | PRs, runbook updates, Linear tickets | Slack, web | Datadog, Grafana, New Relic, PagerDuty, AWS, Sentry | SaaS, hybrid, self-hosted | Dynamic architecture mapping that compounds over time |
| IncidentFox | Codebase + Slack history + past incidents | One-click remediation scripts | Slack | 300+ built-in tools (Datadog, AWS, K8s, PagerDuty, etc.) | SaaS, on-prem, self-host (Apache 2.0) | Auto-learns your stack, zero setup required |
| Metoro | eBPF kernel-level telemetry + Guardian AI agent | PRs, rollbacks (human-approved) | Slack, PagerDuty, web | GitHub, AWS Bedrock, Kubernetes-native | SaaS, BYOC, on-prem | Kubernetes-native AI SRE with zero-instrumentation eBPF observability |
| Dash0 Agent0 | Specialized multi-agent guild (6 agents) | Dashboard and alert creation | Web (Dash0 UI) | OpenTelemetry-native | SaaS | Six specialized agents for different observability tasks |
| LogicMonitor Edwin AI | Event intelligence + historical patterns | Auto-executes playbooks, self-healing | Web | 3,000+ integrations, ServiceNow bi-directional | SaaS | Enterprise ITOps with 88% noise reduction across hybrid IT |
1. Better Stack
Better Stack offers a Slack-native AI SRE agent built into a full observability platform that includes log management, infrastructure monitoring, error tracking, real user monitoring, uptime monitoring, status pages, and incident management with on-call scheduling.
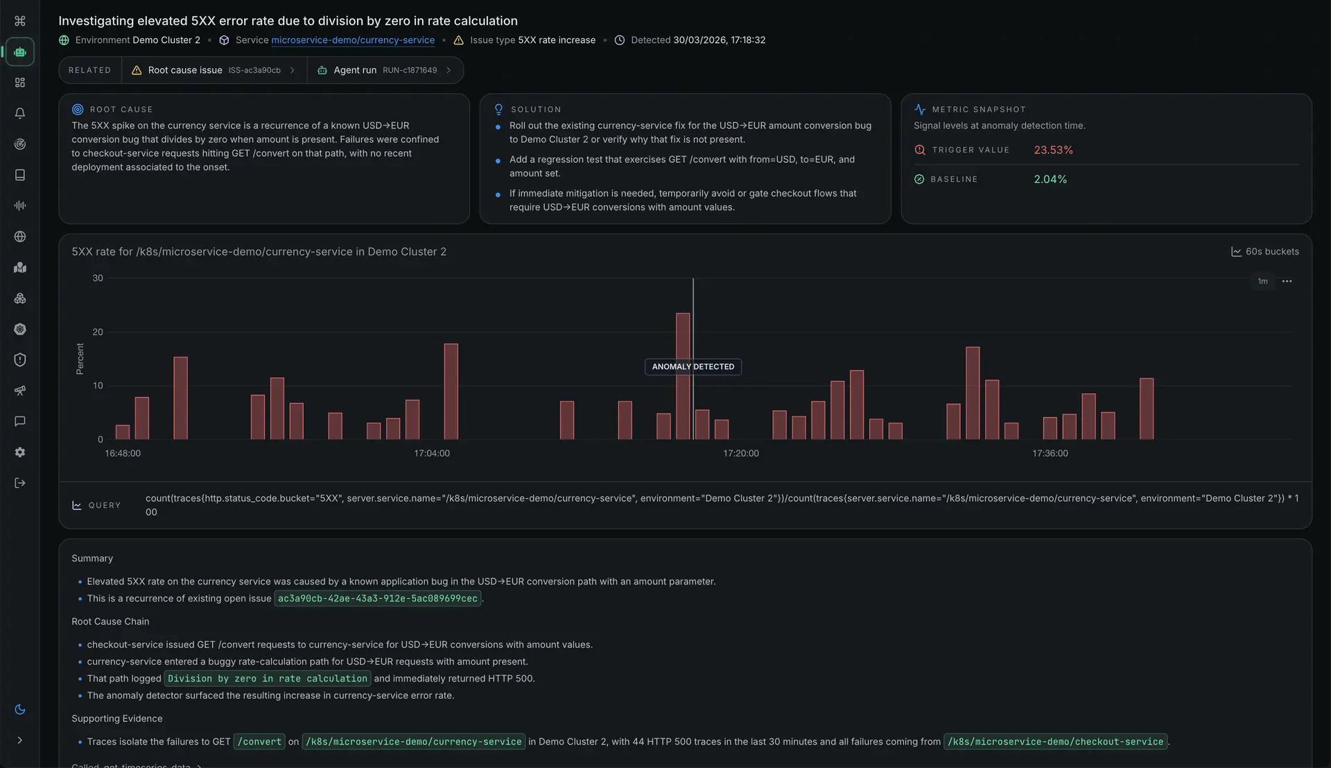
What sets Better Stack's AI SRE apart is the breadth of context it works with. It investigates incidents using an eBPF-based service map, OpenTelemetry traces, logs, metrics, errors, and web events all from a single platform. Because the observability data and the AI SRE live in the same product, there is no integration gap between your monitoring and your investigation tool. The AI sees everything your platform sees.
The agent performs agentic root cause analysis by correlating recent deployments, errors, trace slowdowns, changes in metric trends, and recent logs to suggest hypotheses for what went wrong. You can tag a specific incident and ask it to diagnose the issue. It then fetches the incident details, starts an investigation, generates a service map to identify critical error paths between services, queries your metrics (like Redis memory usage), analyzes log patterns (surfacing out-of-memory errors, for example), and presents everything in plain English with visualizations.
Once the investigation is complete, it generates a full root cause analysis document with evidence timeline, log evidence, root cause chain, immediate resolution steps, and long-term recommendations. All of this happens without leaving the chat.
The AI SRE never takes automated actions without your approval, keeping you in control while doing the heavy investigative work.
π Key features
- Agentic root cause analysis across eBPF service maps, OpenTelemetry traces, logs, metrics, errors, and web events
- Correlates recent deployments, trace slowdowns, metric trend changes, and logs to form hypotheses
- Generates a service map during investigation to identify critical error paths between services
- Queries your metrics and logs directly, showing the exact queries it executes for full transparency
- Produces a full root cause analysis document with evidence timeline, log evidence, root cause chain, and resolution steps
- Generates pull requests for new errors directly in GitHub
- Natural language querying with chart visualizations built into the response
- AI-native workflows including Linear ticket suggestions, AI-written post-mortems, and AI-powered log/error/trace analysis
- Robust MCP server that integrates with Claude Desktop and renders charts directly
- Built-in incident management and on-call scheduling
- eBPF instrumentation with zero code changes for host metrics and RED metrics across services
- Plugs into Datadog, Grafana, Sentry, Linear, and Notion alongside native data ingestion
β Pros
- Full observability platform means the AI SRE has the richest possible context without needing external integrations
- eBPF-based service map provides deep infrastructure visibility with zero code changes
- Shows the exact queries it runs during investigation so you can verify every step
- Human-in-the-loop by design: suggests hypotheses but never acts without your approval
- Works in Slack, MS Teams, and directly in Claude Code via MCP server
- 5-minute integration time to get started
- Predictable pricing at a fraction of competitors like Datadog (marketed as 30x cheaper)
- 60-day money-back guarantee lowers adoption risk
- SOC 2 Type 2, GDPR-compliant, ISO 27001 data centers
β Cons
- AI SRE capabilities are strongest when using Better Stack's native observability data rather than relying solely on third-party integrations
π² Pricing
Better Stack is 30x cheaper than Datadog with predictable pricing. Plans start with a free tier ($0, includes 10 monitors, 3 GB logs for 3 days, 2B metrics for 30 days) and paid plans that include on-call at $29/responder/month. Enterprise pricing is available on request. A 60-day money-back guarantee applies to all plans.
2. Resolve AI
Resolve AI is a multi-agent AI SRE system that works across your code, infrastructure, and observability tools to troubleshoot both repeat and novel incidents. It was founded by Spiros Xanthos and Mayank Agarwal, who co-created OpenTelemetry and previously led Splunk's observability business, with two prior exits to Splunk and VMware.
The company raised a $125M Series A at a $1B valuation led by Lightspeed Venture Partners in February 2026, bringing total funding to over $150M. Enterprise customers include Coinbase, DoorDash, MongoDB, Salesforce, and Zscaler.
The multi-agent architecture is the key differentiator. Instead of a single AI model trying to do everything, Resolve AI uses specialized agents that pursue multiple hypotheses in parallel and validate each against real evidence. This means it can investigate several possible root causes simultaneously rather than working through them one at a time.
π Key features
- Multi-agent system that pursues multiple hypotheses in parallel
- Investigates 100% of alerts with under 5 minutes from alert to root cause analysis
- Learns from historical investigation patterns and incorporates runbook knowledge
- Generates remediation PRs, kubectl commands, code fixes, and scripts
- Auto-generates post-mortems and updates ticketing systems
- Confidence scores with evidence for root cause identification
- Maps cascading failures and dependency chains
β Pros
- Multi-agent parallel investigation is genuinely faster than sequential analysis
- Built by OpenTelemetry co-creators with deep observability expertise and two prior exits
- $1B valuation and $150M+ in total funding signals strong market confidence
- Notable enterprise customers including DoorDash (87% faster investigations) and Coinbase (72% reduction in critical incident investigation time)
- Makes junior on-call engineers as effective as seniors by surfacing the right context
- SOC 2 Type II certified, GDPR and HIPAA compliant
β Cons
- Pricing is not publicly listed, which suggests enterprise-focused sales cycles (reportedly can reach $1M+/year for large deployments)
- Effectiveness depends on the breadth of integrations configured
- Less transparent about how individual agents reason compared to tools that show full chain-of-thought
π² Pricing
Resolve AI offers a free trial. Pricing details are not publicly available and require contacting their sales team. Given the $1B valuation and enterprise customer base (Coinbase, DoorDash, Salesforce, MongoDB, Zscaler), expect custom enterprise pricing based on deployment scale.
3. incident.io AI SRE
incident.io built its AI SRE agent on top of what was already one of the most well-regarded incident management platforms. The AI SRE connects telemetry, code changes, and historical incident data to investigate issues, find root causes, and even draft fixes, all within Slack.
The platform integration is the main strength here. Because incident.io already tracks your incidents, post-mortems, and response patterns, the AI SRE has historical context that standalone tools lack. It knows that Lisa rolled back a deploy last time this happened and brought in the database team, and it uses that kind of institutional knowledge in its investigations.
π Key features
- Investigates alerts by correlating telemetry, code changes, and past incidents
- Pinpoints the specific PR behind an incident within seconds
- Drafts code fixes and opens PRs directly from Slack
- Scans public Slack channels for related discussions and pulls context into the incident
- AI-native post-mortems with timeline, contributing factors, and follow-ups
- Suggests next steps based on what worked in similar past incidents
- Searches dashboards and logs from Grafana/Datadog within Slack threads
β Pros
- Deep integration with a mature incident management platform provides unmatched historical context
- 5x faster resolution and 80% automation rates within the first quarter, according to customer reports
- Slack-first workflow means no context-switching during incidents
- Can answer codebase questions on the fly during an investigation
- Broader platform includes on-call, incident response, and status pages
β Cons
- Most valuable when using the full incident.io platform, not just the AI SRE add-on
- Pricing is not publicly listed for the AI SRE component specifically
- Primarily Slack-focused, which may not suit teams that use other communication platforms as their primary tool
π² Pricing
incident.io uses demo-based pricing. You need to book a call with their team to get specific pricing for the AI SRE component. The broader platform is priced around $31-45/user/month based on plan, but AI SRE pricing requires direct engagement.
4. Datadog Bits AI SRE
Datadog Bits AI SRE is an always-on AI SRE agent built natively into the Datadog platform. Its key advantage is obvious: if you already use Datadog for monitoring, it has immediate access to your entire observability dataset without any integration work.
Bits AI SRE analyzes millions of signals across your stack in seconds. It explores multiple root causes in parallel, learns from each investigation, and dynamically suggests code fixes. The native integration with Datadog's vast dataset means it can correlate infrastructure metrics, APM traces, logs, RUM data, database monitoring, network paths, continuous profiler data, and security signals in ways that third-party tools cannot. Datadog has also recently expanded Bits AI SRE with third-party integrations for GitHub, ServiceNow, Grafana, Splunk, Dynatrace, and Sentry.
π Key features
- Autonomous investigation triggered the moment alerts fire
- Explores multiple root causes in parallel with real-time investigations
- Analyzes metrics, logs, traces, RUM, database monitoring, network paths, and continuous profiler data
- Learns from each investigation to improve over time with feedback loops
- Dynamically suggests code fixes via Bits AI Dev Agent
- Integrates with Slack, Jira, ServiceNow, GitHub, and the Datadog mobile app
- Supports a
bits.mdconfiguration file for team-specific troubleshooting knowledge - Role-based access controls and enterprise security
β Pros
- Unmatched data depth if you are already a Datadog customer
- 90% faster resolution and 70% MTTR reduction reported by customers like iFood
- Native platform integration eliminates the need to configure data pipelines to a third-party tool
- Enterprise-grade controls including RBAC, zero data retention for third-party AI providers, and HIPAA compliance
- Handles multiple alerts simultaneously, effectively scaling on-call capacity
- Tested against 2,000+ customer environments with tens of thousands of investigations
β Cons
- Priced per investigation, which can get expensive for teams with noisy alerts
- Most valuable for teams already deeply invested in the Datadog ecosystem
- Datadog's broader pricing model is notoriously complex and expensive at scale
- Once incident workflows rely on Bits AI, switching platforms becomes significantly harder
π² Pricing
Bits AI SRE is priced per investigation. Annual plans start at $500 per 20 investigations/month. Month-to-month pricing is $600 per 20 investigations/month. On-demand billing is available per individual investigation. Only conclusive investigations are billable; inconclusive ones are free. A 14-day free trial of the full Datadog platform is available.
5. Rootly AI SRE
Rootly has been building incident management tooling since 2021 and has earned trust from engineering teams at NVIDIA, LinkedIn, Figma, Canva, and Replit. The AI SRE layer adds intelligent investigation and root cause analysis on top of an already mature on-call and incident response platform.
The standout feature is transparency. Rootly shows the AI's full chain of thought so you can see why a root cause is flagged and how it arrived at a fix, not just what the answer is. This explainability makes it easier to trust the output and learn from the investigation.
π Key features
- Analyzes code changes, telemetry, and past incidents to identify root causes and fixes
- Transparent AI chain of thought showing reasoning behind every conclusion
- MCP server for IDE integration with Cursor, Windsurf, and Claude
- AI-powered post-mortem generation and retrospective diagram creation
- Full on-call management, incident response, retrospectives, and status pages built-in
- Enterprise-grade security with opt-out, bring-your-own AI API key, PII scrubbing, and no training on customer data
β Pros
- Transparent chain-of-thought builds trust in AI recommendations
- MCP server lets you resolve incidents directly from your IDE
- Rootly AI Labs drives open research into reliability topics like cognitive fault prediction and burnout detection
- Strong customer base including NVIDIA, LinkedIn, Figma, and Canva validates the platform
- 14-day free trial to evaluate
β Cons
- AI SRE is a newer layer on top of the existing incident platform, so maturity may vary
- Relies on existing observability tools for data rather than ingesting telemetry independently
- Less focused on autonomous remediation compared to tools like Resolve AI or IncidentFox
π² Pricing
Rootly offers a 14-day free trial. Pricing starts at $20/user/month with plans scaling based on team size and feature requirements. Custom enterprise pricing is available.
6. Sentry Seer
Sentry Seer takes a different angle from most tools on this list. Rather than responding to infrastructure alerts, it is an AI debugging agent that works within Sentry's error monitoring platform to root cause application-level issues using the rich context Sentry already collects.
Seer analyzes stack traces, event history, logs, session replays, distributed traces, and profiles to pinpoint root causes. It can also review your PRs in GitHub to catch bugs that would likely cause production issues before they ship, checking potential problems against real issues that have happened in production.
π Key features
- Root cause analysis using stack traces, event history, logs, replays, traces, and profiles
- AI code review in GitHub that checks PRs against real production issues
- MCP integration for debugging in your IDE during development
- Suggests fixes with options to apply yourself, let Seer open a PR, or send to your coding agent
- Works across distributed systems using distributed tracing data
- Supports all programming languages and frameworks supported by Sentry
β Pros
- Uniquely strong at application-level debugging thanks to Sentry's deep error context
- Catches bugs before they ship through PR reviews grounded in real production issue patterns
- Works across web, mobile, and desktop applications
- Privacy by default: does not use your data to train models, output shown only to you
- Fits naturally into the development workflow, not just operations
β Cons
- Focused on application errors rather than infrastructure-level incidents
- Requires a paid Sentry plan (Team, Business, or Enterprise)
- Less suited for infrastructure outages, resource exhaustion, or configuration drift compared to full AI SRE platforms
π² Pricing
Seer is available on all paid Sentry plans at $40 per active contributor per month. An active contributor is defined as anyone who commits two or more PRs in a connected repository.
7. Deeptrace
Deeptrace investigates and fixes alerts by reasoning across observability, telemetry, and code simultaneously. Its standout feature is a living knowledge graph that dynamically models your system architecture and updates in real-time as your infrastructure evolves.
The knowledge graph means Deeptrace gets smarter over time. It maps your architecture, learns how services depend on each other, and uses this compounding understanding to deliver more accurate root cause analysis the longer it runs.
π Key features
- Living knowledge graph of your system architecture that updates in real-time
- Evidence-backed root cause analysis with citations in 2-3 minutes on average
- Alert intelligence with automatic priority ranking by business impact
- Groups related alerts into single issues
- Generates PRs for fixes, updates runbooks, and creates Linear tickets
- 20+ integrations including Datadog, Grafana, New Relic, PagerDuty, AWS CloudWatch, Sentry, Snowflake, and PostHog
- Under 1 hour setup time
β Pros
- Knowledge graph that compounds over time provides increasingly accurate analysis
- 70%+ root cause identification accuracy
- Evidence-backed conclusions with citations, not guesswork
- Endorsed by Gary Tan (Y Combinator President)
- Complements existing observability tools rather than replacing them
- Never stores source code, end-to-end encryption
β Cons
- Startup tier is limited to 1,000 alerts and chats per month, which growing teams may outgrow quickly
- Enterprise pricing requires direct engagement with the sales team
- Relatively new with a $5M seed round, so long-term stability is less proven than established platforms
π² Pricing
Deeptrace offers two tiers. The Startup plan includes a 2-week trial with up to 1,000 alerts and chats per month, unlimited users, and a single workspace. The Enterprise plan includes a 4-week trial with investigation capacity tailored to alert volume, flexible deployment (SaaS, hybrid, self-hosted), dedicated support and SLA, and custom integrations.
8. IncidentFox
IncidentFox is a YC W26-backed AI incident investigator that works entirely within Slack. Its setup philosophy is radically different from most tools: it analyzes your codebase, Slack history, and past incidents to understand your stack, then auto-builds the integrations for you. There is no weeks-long onboarding process.
Founded by Jimmy Wei (ex-Roblox, ex-Meta FAIR, Cornell CS) and Long Yi (ex-Roblox Stateful Infra team, Brandeis), the two-person team built IncidentFox because they lived on both sides of the problem: Jimmy built AI systems while Long was the SRE drowning in incidents.
The tool is designed around a specific scenario: an alert fires at 2 AM, and by the time you wake up, IncidentFox has already investigated the issue, found the root cause, and prepared fix scripts for your review.
π Key features
- Auto-learns your stack by analyzing codebase, Slack history, and past incidents
- Ships with 300+ built-in tools including Kubernetes, AWS, Grafana, Prometheus, Datadog, Elasticsearch, PagerDuty, and GitHub
- Auto-discovers what each team needs and generates custom integrations
- Delivers root cause analysis and fix scripts while you sleep
- Interactive Slack thread follow-up with full investigation context
- One-click remediation with human-in-the-loop approval
- Sandboxed execution with credential injection via proxy (agent never sees raw credentials)
- PII redaction before data reaches the LLM
- Open core (Apache 2.0) with self-host option
- Per-team configuration so each team's AI knows their specific stack
β Pros
- Zero-setup approach with sub-day integration time genuinely reduces onboarding friction
- 300+ built-in tools means most stacks are covered out of the box
- Sandboxed execution with credential proxy is a strong security model
- Open core with Apache 2.0 license provides transparency and self-hosting flexibility
- SaaS, on-prem/VPC, and self-hosted deployment options cover most compliance needs
- Self-evaluates and continuously improves without manual tuning
- Full audit trail of every AI action for compliance
β Cons
- YC W26 with a two-person team means the company is very early stage, which carries typical startup risk
- SOC 2 Type 2 audit is in progress but not yet complete
- Slack-only interface may not suit teams that prefer web dashboards or other communication tools
π² Pricing
IncidentFox offers a free tier with no setup required. You can install it to your Slack workspace and test it immediately. Enterprise pricing requires booking a demo. The open core version is available for self-hosting under the Apache 2.0 license.
9. Metoro
Metoro is a Kubernetes-native AI SRE platform that brings its own observability backend instead of depending on third-party integrations for telemetry. It uses eBPF to automatically instrument every service in your cluster at the kernel level, collecting metrics, logs, traces, and profiling data with zero code changes. The AI SRE agent, called Guardian, runs on top of this self-generated telemetry.
The key differentiator is that Metoro does not inherit incomplete or inconsistent telemetry from other tools. Because it generates its own data at the kernel level via eBPF, Guardian starts every investigation with a complete picture of what happened across services rather than relying on whatever instrumentation your team has set up. This makes root cause analysis more reliable from day one without months of instrumentation work upfront.
Guardian continuously monitors your cluster, detects anomalies without requiring predefined alerts, and when something breaks, it correlates telemetry, code changes, and deployment history to identify the root cause. It then raises a GitHub PR with a suggested fix for your review. Nothing ships without human approval.
π Key features
- Guardian AI agent that learns cluster patterns and detects anomalies without requiring predefined alerts or prior observability configuration
- eBPF auto-instrumentation that captures L4 and L7 protocol traffic including TLS-encrypted data with zero code changes
- AI-powered deployment verification that compares pre- and post-deployment telemetry for error rates, latency, log patterns, and resource consumption
- Autonomous issue detection and root cause analysis with evidence-backed conclusions
- Generates GitHub PRs with code fixes and can perform rollbacks with human approval
- AI alert investigation that automatically analyzes every firing alert and filters noise
- AI agent monitoring that inspects prompts, responses, and outbound requests from AI agent runtimes
- Full observability platform with logs, traces, metrics, profiling, dashboards, and uptime monitoring
- Bring-your-own AI keys via AWS Bedrock for complete control over AI processing
- Notifications via Slack, PagerDuty, webhooks, and email
β Pros
- Generates its own telemetry via eBPF, so the AI starts with complete and consistent data rather than inheriting gaps from third-party integrations
- Under 1 minute installation with a single Helm chart and no code changes or container restarts
- Kubernetes-native architecture means workload awareness is built in, not bolted on
- Free tier available with no credit card required
- SOC 2 Type II certified, GDPR, HIPAA, and CCPA compliant
- Cloud, BYOC (your VPC managed by Metoro), and on-prem (air-gapped) deployment options
- CNCF Silver Member and Linux Foundation Silver Member
- Predictable per-node pricing at $20/node/month with 100GB included
β Cons
- Limited to Kubernetes environments, which means teams with mixed or non-containerized infrastructure would need a separate tool for the rest of their stack
π² Pricing
Metoro offers a free Hobby tier (1 cluster, 2 nodes, 200GB ingested/month). The Scale plan costs $20/node/month with 100GB of data included per node and $0.20/GB for excess data transfer. Enterprise pricing is available for bulk discounts, custom SLAs, on-prem deployments, and BYOC configurations. Purchases can be made through Stripe or AWS Marketplace.
10. Dash0 Agent0
Dash0 takes a unique approach with Agent0, its agentic AI platform built as a team of six specialized agents rather than a single general-purpose AI. Each agent has a focused mission within the observability workflow, from incident triage to query building to dashboard creation.
The six agents (The Seeker, The Oracle, The Pathfinder, The Threadweaver, The Artist, and The Lookout) each handle a specific domain. This specialization means each agent can be deeply optimized for its task rather than being a jack-of-all-trades. Dash0 also recently acquired Lumigo to expand coverage across AWS and serverless workloads.
π Key features
- The Seeker handles troubleshooting and incident triage, surfacing root causes in seconds
- The Oracle generates and optimizes PromQL queries from plain language
- The Pathfinder guides OpenTelemetry instrumentation and onboarding step-by-step
- The Threadweaver transforms complex traces into clear cause-and-effect narratives
- The Artist auto-builds dashboards and alert rules from existing telemetry
- The Lookout analyzes frontend performance and correlates user behavior with backend issues
- OpenTelemetry-native platform
- Explainable and transparent, showing reasoning and data sources used
β Pros
- Specialized agents deliver deeper expertise in each domain compared to one generalist AI
- OpenTelemetry-native means no vendor lock-in on instrumentation
- Acquired Lumigo, expanding coverage across AWS and serverless workloads
- Explainable reasoning builds trust in the output
- Available in Beta for all Dash0 users, lowering the barrier to try it
β Cons
- Agent0 is still in Beta, so stability and feature completeness may vary
- The multi-agent approach can be harder to understand initially compared to a single-agent model
- Dash0 is a newer observability platform, so the broader ecosystem is less mature than Datadog or Grafana
π² Pricing
Dash0 offers a free trial. Agent0 starts at around $50/month. The platform uses transparent, usage-based pricing. Agent0 is available to all Dash0 users in Beta.
11. LogicMonitor Edwin AI
LogicMonitor Edwin AI is the most enterprise-oriented and ITOps-focused tool on this list. While most AI SRE tools target cloud-native engineering teams, Edwin AI is built for organizations managing complex hybrid environments that span traditional infrastructure, cloud, and everything in between.
Edwin AI delivers self-healing incident response with AI agents that find root causes, execute fixes, and restore services automatically. Its event intelligence system provides real-time correlation, deduplication, and enrichment of alerts across hybrid IT, which is critical for organizations dealing with thousands of alerts per day across diverse infrastructure. LogicMonitor also recently merged with Catchpoint to expand digital experience monitoring.
π Key features
- AI agents that manage the full incident lifecycle from detection to remediation
- Event intelligence with real-time correlation, deduplication, and enrichment
- AI automation that generates and executes playbooks autonomously
- Predicts and prevents outages using historical patterns and anomaly detection
- Groups issues across ITOps, SecOps, and DevOps domains
- Auto-routes and escalates based on severity, scope, and context
- 3,000+ pre-built integrations spanning observability, APM, security, and CMDB
- 100% bi-directional sync with ITSM platforms like ServiceNow
β Pros
- 3,000+ integrations make it the broadest connector in this list by far
- Proven enterprise results: 67% ITSM incident reduction, 88% noise reduction, 55% MTTR reduction
- Bi-directional ServiceNow sync is essential for enterprise IT workflows
- Covers ITOps, SecOps, and DevOps in a single platform
- Merged with Catchpoint for expanded digital experience monitoring
- Strong enterprise customer base including Syngenta, Capital Group, and Topgolf
β Cons
- Overkill for small, cloud-native engineering teams that do not manage hybrid infrastructure
- Enterprise pricing model requires sales engagement
- More focused on traditional IT operations than modern DevOps/SRE workflows
- The broader LogicMonitor platform has a learning curve
π² Pricing
Edwin AI pricing requires booking a demo. LogicMonitor uses enterprise pricing based on the scope of infrastructure under management. Given the 3,000+ integrations and enterprise feature set, expect pricing to reflect an enterprise-grade commitment.
Final thoughts
There isn't one "best" AI SRE tool. Each one is built for a different kind of team. So the real question is, what do you actually need most right now?
If you want something simple, powerful, and all in one place, Better Stack (https://betterstack.com/) is the easiest recommendation. Instead of stitching together multiple tools, it gives you logs, metrics, tracing, uptime monitoring, incident management, and an AI SRE agent in a single platform. That matters because the AI works better when it has full context. It can investigate issues, explain what happened, and produce clear root cause summaries without you jumping between tools.
Other tools still have their place. If your team cares about deeper, multi-agent investigations, options like Resolve AI or Dash0 are worth a look. If you are already using platforms like Datadog or Sentry, their built-in AI tools will fit more naturally into your workflow.
But the bigger question is this. Do you want a collection of tools, or one system that just works?
For most teams, starting with Better Stack is the most practical choice. It keeps things simple while still giving you everything you need.
-
The 10 Best BigPanda Alternatives
BigPanda is a powerful incident management tool. But is it right for you? Check out these comparisons between the best BigPanda alternatives.
Comparisons -
The 10 Best FireHydrant Alternatives
FireHydrant is great for incident management, but it's not perfect. Check out these FireHydrant alternatives and find the right fit for you.
Comparisons -
The 10 Best Incident.io Alternatives
Incident.io is a great incident management tool with powerful capabilities. But is it right for you? Find out by checking out these incident.io alternatives.
Comparisons -
5 Most Used Incident Management Tools (Reviewed & Ranked)
Looking to formalize your incident management process by picking a professional solution? We have tested 5 most used incident management tools based on 4 criteria.
Comparisons