Where can I find MySQL logs in phpMyAdmin?
In the older version of the phpMyAdmin control panel, there is Binary log in which all logs are stored. This can be opened by clicking Status → Binary log
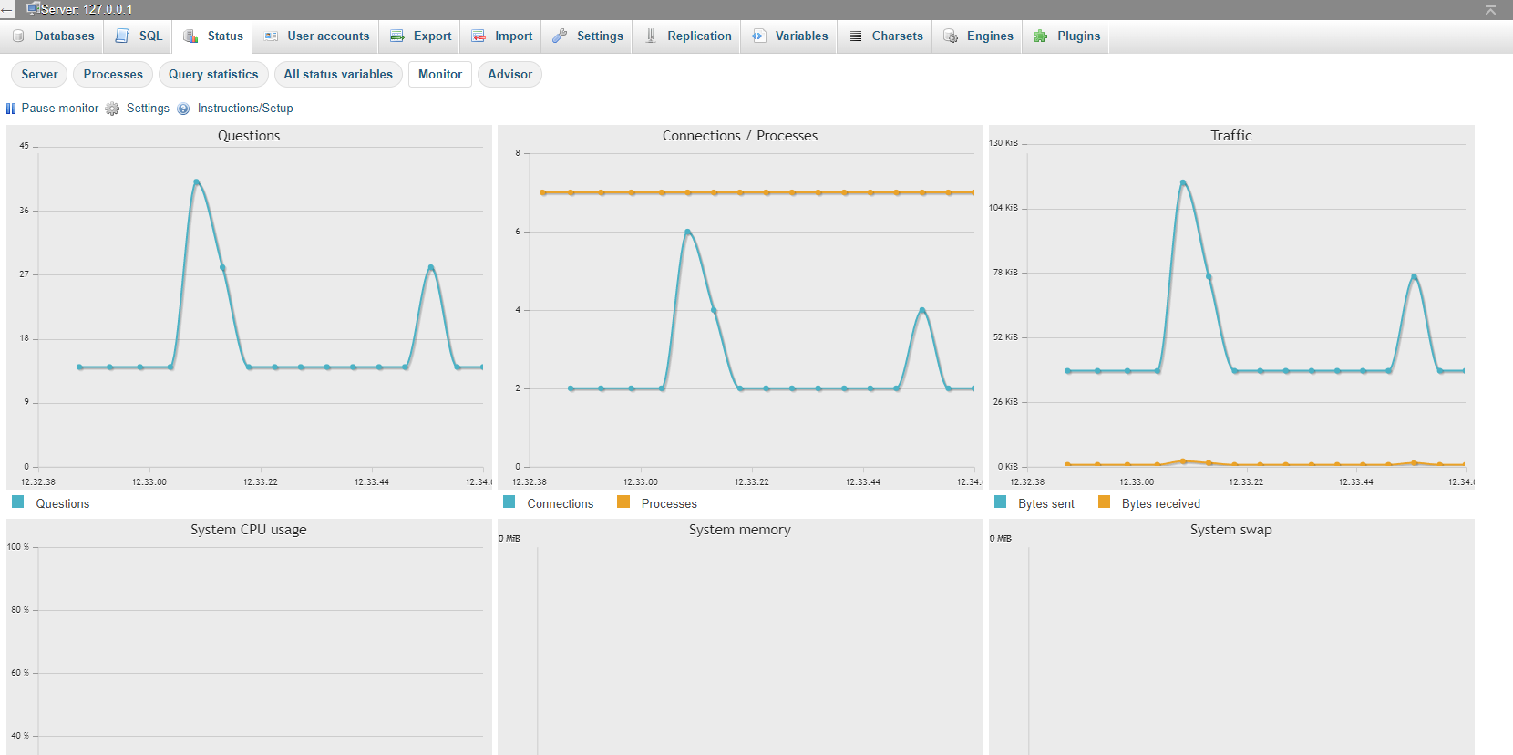
In newer versions, the Status page looks like this
Here you can monitor all activity on your MySQL server.
-
How to do error logging in CodeIgniter (PHP)
Code igniter has logging capabilities built-in. Make sure you do the following: Make your /application/logs folder writable In /application/config/config.php set the following: ...
Questions -
How to enable MySQL Query Log?
MySQL query log stores the history of executed queries. This history is stored in a log file. On busy servers, this file ca grow very large. To enable the query log, put the following line into&nbs...
Questions -
How to Get the Query Executed in Laravel 5
By default, the query log is disabled in Laravel 5: Don’t worry, you can enable the query log by running the following: // enable query log DB::enableQueryLog(); Then you can display the log like t...
Questions -
Where can I find error log files for PHP?
PHP stores error logs in /var/log/apache2 if PHP is an apache2 module. Shared hosts are often storing log files in your root directory /log subdirectory. If you are using cPanel...
Questions